| УТВЕРЖДЕН
1. Введение. 3
2. Минимальные системные требования. 3
3. Установка ПО «КНС Мониторинг». 3
3.1. Инсталляция программного обеспечения CitectFacilities. 3
3.1.1. Дополнительные настройки (Администратор источников данных ODBC). 9
3.1.2. Установка ПО «КНС Мониторинг». 11
4. Описание ПО «КНС Мониторинг». 13
4.1. Связь с КТС «Напор». 13
4.2. Состав и функции ПО «КНС Мониторинг». 13
4.3. Структура окна. 14
4.3.1. Меню. 15
4.3.2. Зона состояния контроллеров. 16
4.3.3. КНС. 17
4.4. Окно «Агрегат». 18
4.5. Окно «Общестанционный пульт КНС». 20
4.6. Окно «Мониторинг». 22
4.7. Окно «Авария». 23
4.8. Окно «Сервис». 24
4.9. Окно «Уставки». 25
4.10. Окно «Параметры датчиков». 26
4.11. Окно «Графический анализ». 27
4.12. Окно «История». 28
4.13. Пункт меню «Выключить». 28
4.14. Пункт меню «Войти». 28
4.15. Дополнительные настройки. 29
5. Часто задаваемые вопросы.. 29
Приложение 1. Перечень событий. 30
П1.1. Перечень системных событий "КНС Мониторинг". 30
П1.2. Перечень событий агрегатного контроллера «Напор». 34
П1.3. Перечень событий общестанционного контроллера «Напор». 39
Настоящее руководство пользователя предназначено для изучения функциональных возможностей программного обеспечения автоматизированного рабочего места оператора «КНС Мониторинг» (далее ПО «КНС Мониторинг»), правил его инсталляции и эксплуатации.
ПО «КНС Мониторинг» предназначено для автоматизации сбора информации о состоянии и параметрах насосных агрегатов, а также для дистанционного управления насосными агрегатами и вспомогательным оборудованием кустовых насосных станций (КНС) посредством комплекса технических средств «Напор». Сбор информации и управление производится по каналу связи EIA RS-485, протокол MODBUS RTU.
Настоящее руководство описывает порядок установки, запуска и эксплуатации ПО «КНС Мониторинг». Характер изложения данного руководства предполагает, что пользователь знаком с одной из операционных систем семейства Microsoft Windows (Windows NT 4.0 и выше, Windows 2000, Windows XP).
ПО «КНС Мониторинг» функционирует на компьютерах, совместимых с Win-32 платформой. Компьютер, на котором будет эксплуатироваться программный комплекс, должен удовлетворять следующим требованиям:
Забиваем Сайты В ТОП КУВАЛДОЙ - Уникальные возможности от SeoHammer
Каждая ссылка анализируется по трем пакетам оценки: SEO, Трафик и SMM.
SeoHammer делает продвижение сайта прозрачным и простым занятием.
Ссылки, вечные ссылки, статьи, упоминания, пресс-релизы - используйте по максимуму потенциал SeoHammer для продвижения вашего сайта.
Что умеет делать SeoHammer
— Продвижение в один клик, интеллектуальный подбор запросов, покупка самых лучших ссылок с высокой степенью качества у лучших бирж ссылок.
— Регулярная проверка качества ссылок по более чем 100 показателям и ежедневный пересчет показателей качества проекта.
— Все известные форматы ссылок: арендные ссылки, вечные ссылки, публикации (упоминания, мнения, отзывы, статьи, пресс-релизы).
— SeoHammer покажет, где рост или падение, а также запросы, на которые нужно обратить внимание.
SeoHammer еще предоставляет технологию Буст, она ускоряет продвижение в десятки раз,
а первые результаты появляются уже в течение первых 7 дней.
Зарегистрироваться и Начать продвижение
· процессор – Pentium с частотой 2ГГц и выше;
· емкость оперативной памяти – 512 Мбайт и выше;
· на жестком диске должно иметься в наличии свободное дисковое пространство не менее 80 Гбайт;
· графический адаптер и монитор должны поддерживать видеорежим с разрешением 1920 * 1200 при 32-бит цвета. Допускается – 1280 * 800 при 32-бит цвета;
· для связи с КТС «Напор» должен быть свободный СОМ порт, а также преобразователь RS-232/RS-485.
Строго рекомендуется Windows XP.
3.1. Инсталляция
программного обеспечения CitectFacilities
Вставьте компакт диск с CitectFacilities в устройство чтения CD. Происходит автозапуск программы инсталляции. Если автозапуск не произошел, запустите файл Setup.exe.

Нажмите «Next» («Далее»).

Нажмите «Next» («Далее»).

Отметьте «I accept …» («Я согласен с условиями …») и нажмите «Next» («Далее»).

Отметьте «Display/Manager Client» и нажмите «Next» («Далее»).

Нажмите «Next» («Далее»).

Нажмите «Next» («Далее»).

Укажите путь для инсталляции «Install CitectFacilities to”: C:\Program Files\Citect\ CitectFacilities 7.0 (оставьте по умолчанию).
Укажите путь к рабочему разделу «CitectFacilities User and Data Folder location», например, D:\KNS Monitoring\System.
Нажмите «Next» («Далее»).

Нажмите «Next» («Далее»).

Нажмите «Install» («Инсталляция»). Начинается процесс инсталляции, который может продлиться несколько минут. Программа инсталляции может предложить установить необходимые дополнительные утилиты, в этом случае нажмите «Install» в появившемся окне.

Инсталляция завершена, нажмите «Finish».
3.1.1. Дополнительные настройки (Администратор источников данных
ODBC).
Чтобы открыть компонент «Администратор источников данных ODBC», нажмите кнопку Пуск
, затем выберите команду Панель управления
. Дважды щелкните значок Администрирование
, затем дважды щелкните значок Источники данных (
ODBC)
.

Дважды щелкните кнопку «Добавить…».

Выберите «Driver do Microsoft dBase (*.dbf)» и щелкните кнопку «Готово».

· Наберите «Имя источника данных»: «KNS_
DSN_
Citect».
· Выберите версию базы данных: «dBase
IV»
.
· Снимите отметку с опции «Использовать текущий каталог», и щелкнув кнопкой «Выбор каталога…» в открывшемся окне (показано ниже) выберите каталог: «D:\
KNS
MONITORING\
SYSTEM\
DATA».
· Щелкните кнопкой «Параметры>>», откроется дополнительное окно «Драйвер».
· Установите параметры драйвера как показано на рисунке.
Сервис онлайн-записи на собственном Telegram-боте
Попробуйте сервис онлайн-записи VisitTime на основе вашего собственного Telegram-бота:
— Разгрузит мастера, специалиста или компанию;
— Позволит гибко управлять расписанием и загрузкой;
— Разошлет оповещения о новых услугах или акциях;
— Позволит принять оплату на карту/кошелек/счет;
— Позволит записываться на групповые и персональные посещения;
— Поможет получить от клиента отзывы о визите к вам;
— Включает в себя сервис чаевых.
Для новых пользователей первый месяц бесплатно.
Зарегистрироваться в сервисе
· Нажмите кнопку «OK».


Нажмите кнопку «OK». Дополнительные настройки завершены.
3.1.2. Установка ПО «КНС Мониторинг».
Запустите CitectFacilities Explorer.exe
: Пуск
=> Все
программ
ы => CitectFacilities => CitectFacilities 7.0 => CitectFacilities Explorer.
Откроется следующее окно.

В меню выберите Tools ->
Restore,
откроется следующее окно.

· В поле «Backup file» укажите путь файла «КНС Мониторинг» с расширением ctz*
.
· Остальные настройки оставьте так же, как показано на рисунке выше.
· Нажмите кнопку «OK».
· Введите пароль (если потребуется).
· После завершения установки выйдет сообщение «Restore completed», нажмите кнопку «OK».
· Закройте все окна CitectFacilities Explorer.exe.
· Убедитесь что, лицензионный ключ подсоединен к компьютеру.
· Запустите C:\Program Files\Citect\CitectFacilities 7.0\Bin\Citect32.exe.
Если Вы все сделали правильно в соответствии с настоящей инструкцией, ПО «КНС Мониторинг» должен запустится. После запуска приложения на рабочем столе появится ярлык «КНС Мониторинг».
4. Описание ПО «КНС Мониторинг»
4.1. Связь с КТС «Напор».
Обмен данными между системой верхнего уровня «КНС МОНИТОРИНГ» и комплексом технических средств «Напор» происходит по интерфейсу EIA RS-485 и протоколу MODBUS RTU.
Скорость обмена 9600 бод.
Формат байта:
· стартовый бит;
· 8 бит данных;
· бит четности;
· стоповый бит.
В комплект входит RS-422/485 конвертер (PCMCIA карта).
4.2. Состав и функции ПО «КНС Мониторинг».
КНС Мониторинг состоит из 13 основных окон:
1. КНС:
общий визуальный обзор системы мониторинга.
2. Агрегат 1:
мониторинг состояния 1-го агрегата.
3. Агрегат 2:
мониторинг состояния 2-го агрегата.
4. Агрегат 3:
мониторинг состояния 3-го агрегата.
5. Общестанционный пульт:
мониторинг состояния общестанционного оборудования.
6. Мониторинг:
общий обзор системы мониторинга.
7. Аварии:
список текущих аварий (включая подтвержденных аварий).
8. Сервис:
мониторинг состояния системы (состояние винчестера, оперативной памяти), мониторинг последних действий оператора с внешней стороны, важная системная информация для подтверждения.
9. Уставки:
чтение/изменение уставок определенного модуля КНС системы.
10. Параметры датчиков:
чтение параметры датчиков определенного модуля КНС системы.
11. Графический анализ:
анализ аналоговых, дискретных сигналов за последние 5 лет.
12. История:
история КНС системы и действий оператора.
13. Учетная запись:
добавить/удалить/изменить пароль пользователя (только для администратора).
ПО «КНС Мониторинг» периодически обновляет и постоянно хранит следующую информацию:
· Аналоговые параметры с контроллеров агрегатов и общестанционного контроллера. Каждый контроллер «Напор» имеет 17 аналоговых входов.
· Дискретные параметры с контроллеров агрегатов и общестанционного контроллера. Каждый контроллер «Напор» может иметь 32 дискретных параметра, в том числе 13 дискретных входов ПМУ, 6 дискретных входов БМА. Остальные дискретные параметры представляют собой флаги, отражающие состояние оборудования (насосный агрегат, маслонасосы, вентиляторы, водяные насосы системы охлаждения и т.п.) и самого контроллера.
· Историю событий с контроллеров агрегатов и общестанционного контроллера. История событий представляет собой список событий, записанный в хронологическом порядке в энергонезависимое ОЗУ контроллеров «Напор», в том числе: все действия оператора по управлению оборудованием, по изменению уставок, параметров датчиков, параметров конфигурации и т.д.; любые изменения состояния оборудования в процессе работы; результаты сравнения аналоговых параметров с уставками, причем выход параметра за пределы аварийных уставок записывается как авария, а выход параметра за пределы технологических уставок записывается как предупреждение.
С помощью «КНС МОНИТОРИНГ» можно прочитать/изменить следующую информацию:
· Текущее время и дата на контроллере (чтение/запись).
· Уставки (чтение/запись).
· Параметры датчиков (чтение).
· Режим управления водяными насосами (чтение/запись).
· Моточасы (чтение).
С помощью «КНС МОНИТОРИНГ» можно выполнить следующие операции:
· Запустить/остановить насосный агрегат (доступно для инженера, администратора).
· Включить/выключить водяные насосы ВН-1/1 и ВН-1/2 (доступно для инженера, администратора)
4.3. Структура окна.
Каждое окно «КНС МОНИТОРИНГ», как правило, состоит из трех зон (рис.18):
1. Меню (верхняя часть окна).
2. Содержательная часть.
3. Окно состояния (нижняя часть окна).

Рис.18. Окно КНС.
4.3.1. Меню.
Меню состоит из следующих кнопок:
· КНС:
общий визуальный обзор системы мониторинга.
· Агрегат 1:
мониторинг состояния 1-го агрегата.
· Агрегат 2:
мониторинг состояния 2-го агрегата.
· Агрегат 3:
мониторинг состояния 3-го агрегата.
· Общестанционный пульт:
мониторинг состояния общестанционного оборудования.
· Мониторинг:
общий обзор системы мониторинга.
· Аварии:
список текущих аварий (включая подтвержденных аварий).
· Сервис:
мониторинг состояния системы (состояние винчестера, оперативной памяти), мониторинг последних действий оператора с внешней стороны, важная системная информация для подтверждения.
· Монитор 1:
переключение графического дисплея для монитора поддерживающий видеорежим с разрешением 1280 на 800 при 32-бита цвета.
· Монитор 2:
переключение графического дисплея для монитора поддерживающий видеорежим с разрешением 1920 на 1200 при 32-бита цвета.
· Уставки:
чтение/изменение уставок определенного модуля КНС системы.
· Параметры датчиков:
чтение параметры датчиков определенного модуля КНС системы.
· Графический анализ:
анализ аналоговых, дискретных сигналов за последние 5 лет.
· История:
история КНС системы и действий оператора.
· Выключить:
выключение «КНС МОНИТОРИНГ» системы.
· Войти:
вход в систему под определенным именем.
· Учетная запись:
добавить/удалить/изменить пароль пользователя (только для администратора).
4.3.2. Зона состояния контроллеров.

Рис. 19. Зона состояния контроллеров.
1 – Управление звуком сирены во время аварии. Есть возможность отключить звук сирены для определенного контроллера.
2 – Текущее дата и время системы (ПК).
3 – Название модуля (контроллера) системы КНС.
4 – Текущее состояние контроллера:
· для общестационного пульта (ОбП КНС): Задвижка открыта / Задвижка закрыта.
· для агрегата: Работает / Стоит.
5 – Текущий режим контроллера: Ручной / Автоматический.
6 – Состояние связи контроллера: Нет связи (при срыве связи)
7 – Флаг наличия предупреждения, т.е. аналоговый параметр вышел за пределы технологических уставок.
8 – Флаг наличия аварийного события.
9 – Список конкретных аварий/предупреждений, полученных от данного контроллера «Напор». Квитировать, т.е. подтвердить получений аварийного сообщения, можно щелкнув мышью на текущую динамическую строку.
10 – Плавающая информационная строка. Если имеется информация о неквитированных системных событиях, то эта информация индицируется в плавающем режиме. Если такой информации нет, то в стационарном режиме индицируется время включения системы. Для подтверждения системной информации зайдите в меню «Сервис».
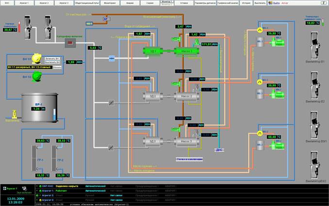
4.3.3. КНС.

Рис. 20. КНС.
1. Вентиляторы системы продувки электродвигателя насосного агрегата.
2. Водяной насос системы охлаждения.
3. «Кнопки» управления водяными насосами (Включить или Выключить).
4. Калорифер системы продувки.
5. «Кнопка» чтения режима управления водяными насосами.
6. Воздушная заслонка системы продувки.
7. Индикаторы текущих значений физических величин (аналоговых параметров). Индикаторы могут находиться в одном из девяти состояний, причем каждое состояние характеризуется своим цветовым решением.
· зеленый – в норме.
· мигающий зеленый – восстановленный сигнал из авария/предупреждения но не подтвердивший.
· желтый – предупреждение квитированное.
· мигающий желтый – предупреждение не квитированное.
· красный – авария квитированная.
· мигающий красный – авария не квитированная.
· белый – авария датчика квитированная.
· мигающий белый – авария датчика не квитированная.
· темно серый – нет связи.
Квитирование, т.е. подтверждение получения сообщения об аварийном событии, производится с помощью мыши, щелкнув на мигающий индикатор текущего аналогового значения.
8. Электродвигатель насосного агрегата.
9. Насос.
10. Задвижка на выкиде.
11. Маслоохладитель.
12. Маслобак.
13. Маслонасос.
14. Задвижка для забора воды в систему охлаждения из водопровода.
15. Резервуар охлажденной воды.
4.4. Окно «Агрегат».
    
Рис.21. Окно «Агрегат».
1. Поле состояния агрегата. Состояние агрегата может принять одно из пяти значений:
· Стоит.
· Работает.
· Предупреждение!
· Авария!
· Нет связи! (Между контроллером агрегата и системой «КНС Мониторинг»).
Цвет надписи может находиться в одном из пяти состояний:
· синий – агрегат в норме, стоит.
· зеленый – агрегат в норме, работает.
· желтый – предупреждение для агрегата.
· красный – авария агрегата.
· темно серый – нет связи с агрегатом.
2. «Кнопки» управления агрегатом.
3. Индикаторы текущих значений физических величин (аналоговых параметров). Индикаторы могут находиться в одном из девяти состояний, причем каждое состояние характеризуется своим цветовым решением.
· зеленый – в норме.
· мигающий зеленый – восстановленный сигнал из авария/предупреждения но не подтвердивший.
· желтый – предупреждение квитированное.
· мигающий желтый – предупреждение не квитированное.
· красный – авария квитированная.
· мигающий красный – авария не квитированная.
· белый – авария датчика квитированная.
· мигающий белый – авария датчика не квитированная.
· темно серый – нет связи.
Квитирование, т.е. подтверждение получения сообщения об аварийном событии, производится с помощью мыши, щелкнув на мигающий индикатор текущего аналогового значения.
4. Поле индикации режима работы агрегата при автоматическом управлении из общестанционного контроллера «Напор». В этом контексте агрегат может быть основным или резервным.
5. Поле индикации режима управления агрегатом. Возможны следующие 3 режима:
· контроль давления на выкиде. В этом режиме за счет открывания и закрывания задвижки на выкиде поддерживается постоянное давление на выкиде, равное середине технологического диапазона.
· работа на полностью открытую задвижку на выкиде – основной режим работы. Но если давление на выкиде становится меньше нижней технологической уставки, производится попытка восстановить значение давления за счет закрытия задвижки. И если значение давления на выкиде становится больше нижней технологической уставки, задвижка на выкиде снова полностью открывается.
· прогон электродвигателя. В этом режиме контролируются только параметры, относящиеся к электродвигателю: температура подшипников двигателя, температура меди и стали статора, давление масла системы охлаждения подшипников двигателя и т.п. При любом отключении электродвигателя: с пульта управления, по аварии или дистанционно с компьютера оператора – автоматически устанавливается режим работы на полностью открытую задвижку на выкиде. Если необходимо продолжить прогон электродвигателя, то нужно предварительно установить режим ПРОГОН.
6. Поле выбора и записи на контроллер агрегата режима управления агрегатом.
7, 8. Поля текущих значений отдельных параметров.
9. Поле чтения и индикации времени наработки агрегата (моточасов).
· всего.
· за день.
· за неделю.
· за месяц.
· за год.
4.5. Окно «Общестанционный пульт КНС».
Это окно обеспечивает управление и индикацию состояния общестанционного оборудования.
   
Рис.22. Окно «Общестанционный пульт КНС».
1. Поле состояния общестанционного контроллера. Состояние контроллера может принять одно из четырех значений:
· В норме.
· Предупреждение!
· Авария!
· Нет связи! (Между общестанционным контроллером и системой «КНС Мониторинг»).
Цвет надписи может находиться в одном из пяти состояний:
· синий – общестанционный контроллер в норме.
· желтый – установлен флаг предупреждения при сравнении аналогового параметра с технологическими уставками.
· красный – установлен флаг аварии.
· темно серый – нет связи с общестанционным контроллером.
2. «Кнопки» управления водяными насосами (Включить или Выключить).
3. «Кнопка» чтения режима управления водяными насосами.
4. Индикаторы текущих значений физических величин (аналоговых параметров). Индикаторы могут находиться в одном из девяти состояний, причем каждое состояние характеризуется своим цветовым решением.
· зеленый – в норме.
· мигающий зеленый – восстановленный сигнал из авария/предупреждения но не подтвердивший.
· желтый – предупреждение квитированное.
· мигающий желтый – предупреждение не квитированное.
· красный – авария квитированная.
· мигающий красный – авария не квитированная.
· белый – авария датчика квитированная.
· мигающий белый – авария датчика не квитированная.
· темно серый – нет связи.
Квитирование, т.е. подтверждение получения сообщения об аварийном событии, производится с помощью мыши, щелкнув на мигающий индикатор текущего аналогового значения.
5. «Кнопки» управления режимом работы контроллера. (автомат/ручной).
6. Поле чтения и индикации времени наработки агрегата (моточасов).
· всего.
· за день.
· за неделю.
· за месяц.
· за год.
7. Поле выбора и записи на общестанционный контроллер режима управления водяными насосами:
· Работает только ВН 1/1.
· Работает только ВН 1/2.
· ВН 1/1-главный, ВН 1/2-резервный.
· ВН 1/1-резервный, ВН 1/2-главный.
· Оба главные.
4.6. Окно «Мониторинг».

Рис.23. Окно «Мониторинг».
Цвет надписи наименования контроллера может находиться в одном из пяти состояний:
· синий – агрегат в норме, стоит.
· зеленый – агрегат в норме, работает.
· желтый – предупреждение для агрегата.
· красный – авария агрегата.
· темно серый – нет связи с агрегатом.
4.7. Окно «Авария».

Рис.24. Окно «Авария».
Содержательная часть окна «Авария» разделена вертикальными линиями на 4 зоны, по числу контроллеров «Напор». Каждая зона разделена на поле индикации аварий, предупреждений (верхняя часть) и поле индикации последних семи событий (нижняя часть).
В поле индикации аварий надписи могут принимать один из трех цветов:
· желтый – предупреждение;
· красный – авария;
· белый – датчик поврежден.
С помощью «кнопок» прокрутки можно посмотреть весь список аварий.
 4.8. Окно «Сервис».
 
Рис.25. Окно «Сервис».
1. Информационное поле:
· Имя пользователя (если пользователь вошел в систему под определенным именем).
· Время запуска системы «
КНС Мониторинг».
2. Поле операций контроллера для квитирования.
3. Поле статус системы: состояние винчестера и оперативной памяти.
4. Поле системной информации для квитирования.
4.9. Окно «Уставки».

Рис.26. Окно «Уставки».
Кнопки «Чтение текущих уставок» («Запись новых уставок») обеспечивают чтение уставок с (на) конкретного контроллера «Напор». Для облегчения записи новых уставок можно предварительно загрузить старые с базы данных, нажав кнопку «Загрузка уставок с БД».
4.10. Окно «Параметры датчиков».

Рис.27. Окно «Параметры датчиков».
4.11. Окно «Графический анализ».
Анализатор процессов – это средство, позволяющее во время работы приложения строить на экране различные тренды в реальном времени.

Рис.28. Окно «Графический анализ».
Окно «Графический анализ» обеспечивает:
· Анализ аналоговых, дискретных значений.
· Сохранить/загрузить до 8 функций (сигнальных трендов)
· Добавление графика. При нажатии на кнопку на экране откроется окно определения новой кривой.
· Удаление графика. При нажатии на кнопку выделенный график удаляется из тренда.
4.12. Окно «История».

Рис.29. Окно «История».
1. Поле фильтрации базы данных. С помощью фильтрации можно просматривать события только с интересующих нас источников.
2. Индикатор новых записей индицирует количество новых событий конкретного контроллера, а также время закачки новых событий в базу данных.
4.13. Пункт меню «Выключить».
Пункт меню «Выключить» обеспечивает выход из системы «КНС Мониторинг». Перед выходом запрашивается пароль на выход: по умолчанию – «kns exit».
4.14. Пункт меню «Войти».
После входа в систему пользователя с административными правами появится кнопка 1 (рис.30). Щелкнув на кнопку 1 откроется дополнительное окно (рис.31), где можно добавить/ удалить/ изменить пароль пользователя.

Рис.30. Вход в систему с правами администратора.

Рис.31. Доступ к служебным сервисным функциям.
4.15. Дополнительные настройки.
В меню выберите «Сервис». В окне «Сервис» введите ключевое слово «prompt». Откроется окно с командной строкой (рис.32).

Рис.32. Окно с командной строкой.
Введите одну из команд и нажмите на кнопку «Выполнить».
SET SYNCH # - устанавливает новую синхронизацию контроллеров между компьютером (от 1 ч. до 24 ч.).
GET SYNCH – возвращает текущую синхронизацию контроллеров с компьютером (в часах).
GET MODBUS ADDRESS - возвращает текущий MODBUS адрес.
SET MODBUS ADDRESS - устанавливает новый MODBUS адрес.
SET DEFAULT SETTINGS PA - восстанавливает настройки графического анализа.
AUTOSTART ENABLE - устанавливает автозагрузку «КНС Мониторинг».
1. Вопрос:
Почему во время включения программы выходит следующая ошибка
«No protection key found, Press OK to run in Demo Mode»?
Ответ:
Убедитесь что, лицензионный ключ подсоединен к компьютеру.
2. Вопрос:
Как узнать текущий MODBUS адрес, используемый КНС системой?
Ответ:
В окне «Сервис» введите ключевое слово «prompt». Введите в командную строку следующую команду GET MODBUS ADDRESS.
П1.1. Перечень системных событий "КНС Мониторинг".
1. Вход в систему "КНС Мониторинг".
2. Выход из системы "КНС Мониторинг".
3. нажата кнопка РЕЖИМ РУЧНОЙ.
4. нажата кнопка РЕЖИМ АВТОМАТИЧЕСКИЙ.
5. нажата кнопка ПУСК.
6. нажата кнопка СТОП.
7. нажата кнопка ТЕКУЩЕЕ ВРЕМЯ КОНТРОЛЛЕРА.
8. нажата кнопка ИЗМЕНИТЬ ТЕКУЩЕЕ ВРЕМЯ КОНТРОЛЛЕРА.
9. нажата кнопка ОБНОВИТЬ МОТОЧАСЫ.
10. нажата кнопка ЧТЕНИЕ ТЕКУЩИХ УСТАВОК.
11. нажата кнопка ЗАПИСЬ НОВЫХ УСТАВОК.
12. нажата кнопка ЧТЕНИЕ ТЕКУЩИХ ПАРАМЕТРОВ.
13. нажата кнопка ПУСК ВН.
14. нажата кнопка СТОП ВН.
15. нажата кнопка ИЗМЕНИТЬ РЕЖИМ УПРАВЛЕНИЯ АГРЕГАТА (поддержание давления на выкиде).
16. нажата кнопка ИЗМЕНИТЬ РЕЖИМ УПРАВЛЕНИЯ АГРЕГАТА (работа на полностью открытую задвижку).
17. нажата кнопка ИЗМЕНИТЬ РЕЖИМ УПРАВЛЕНИЯ АГРЕГАТА (прогон двигателя с продувкой).
18. нажата кнопка ИЗМЕНИТЬ РЕЖИМ УПРАВЛЕНИЯ АГРЕГАТА (прогон двигателя без продувки).
19. нажата кнопка ИЗМЕНИТЬ РЕЖИМ РАБОТЫ АГРЕГАТА (основной).
20. нажата кнопка ИЗМЕНИТЬ РЕЖИМ РАБОТЫ АГРЕГАТА (резервный).
21. нажата кнопка ИЗМЕНИТЬ РЕЖИМ УПРАВЛЕНИЯ ВОДЯНЫМИ НАСОСАМИ (работает только ВН 1/1).
22. нажата кнопка ИЗМЕНИТЬ РЕЖИМ УПРАВЛЕНИЯ ВОДЯНЫМИ НАСОСАМИ (работает только ВН 1/2).
23. нажата кнопка ИЗМЕНИТЬ РЕЖИМ УПРАВЛЕНИЯ ВОДЯНЫМИ НАСОСАМИ (ВН 1/1-главный, ВН 1/2-резервный).
24. нажата кнопка ИЗМЕНИТЬ РЕЖИМ УПРАВЛЕНИЯ ВОДЯНЫМИ НАСОСАМИ (ВН 1/1-резервный, ВН 1/2-главный).
25. нажата кнопка ИЗМЕНИТЬ РЕЖИМ УПРАВЛЕНИЯ ВОДЯНЫМИ НАСОСАМИ (оба главные).
26. подтверждение аварии "Вода в двигателе".
27. подтверждение аварии "Загазованность".
28. подтверждение аварии "Датчик задвижки поврежден".
29. подтверждение аварии "Датчик заслонки поврежден".
30. подтверждение аварии "Авария ВН-1/1".
31. подтверждение аварии "Авария ВН-1/2".
32. подтверждение аварии "электрозащита КРУН".
33. подтверждение аварии "Уровень МБ1, Датчик поврежден".
34. подтверждение аварии "Уровень МБ2, Датчик поврежден".
35. подтверждение аварии "Уровень МБ3, Датчик поврежден".
36. подтверждение аварии Резерв 5.
37. подтверждение аварии Резерв 6.
38. подтверждение аварии Резерв 7.
39. подтверждение аварии Резерв 8.
40. подтверждение аварии Резерв 9.
41. подтверждение аварии Резерв 10.
42. подтверждение аварии Резерв 11.
43. подтверждение аварии Резерв 12.
44. подтверждение аварии Резерв 13.
45. подтверждение аварии Резерв 14.
46. подтверждение аварии Резерв 15.
47. подтверждение аварии/предупреждения "Давление на приеме".
48. подтверждение аварии/предупреждения "Давление на выкиде".
49. подтверждение аварии/предупреждения "Температура полевого подшипника двигателя".
50. подтверждение аварии/предупреждения "Температура рабочего подшипника двигателя".
51. подтверждение аварии/предупреждения "Температура полевого подшипника насоса".
52. подтверждение аварии/предупреждения "Температура рабочего подшипника насоса".
53. подтверждение аварии/предупреждения "Температура агрегата Ш9329И".
54. подтверждение аварии/предупреждения "Температура воды в линии разгрузки".
55. подтверждение аварии/предупреждения "Давление масла двигателя".
56. подтверждение аварии/предупреждения "Давление масла насоса".
57. подтверждение аварии/предупреждения "Вибрация насоса".
58. подтверждение аварии/предупреждения "Резерв 1".
59. подтверждение аварии/предупреждения "Резерв 2".
60. подтверждение аварии/предупреждения "Резерв 3".
61. подтверждение аварии/предупреждения "Резерв 4".
62. подтверждение аварии/предупреждения "Резерв 5".
63. подтверждение аварии/предупреждения "Резерв 6".
64. подтверждение аварии/предупреждения "Температура машинного зала".
65. подтверждение аварии/предупреждения "Резерв 1".
66. подтверждение аварии/предупреждения "Температура масла МО1".
67. подтверждение аварии/предупреждения "Температура масла МО2".
68. подтверждение аварии/предупреждения "Температура масла МО3".
69. подтверждение аварии/предупреждения "Температура воздуха до калорифера".
70. подтверждение аварии/предупреждения "Уровень воды в баке BP1".
71. подтверждение аварии/предупреждения "Резерв 2".
72. подтверждение аварии/предупреждения "Резерв 3".
73. подтверждение аварии/предупреждения "Давление воды на выходе BP1".
74. подтверждение аварии/предупреждения "Температура воды на входе градирен 1".
75. подтверждение аварии/предупреждения "Температура воды на выходе градирни 1".
76. подтверждение аварии/предупреждения "Температура воды на входе градирен 2".
77. подтверждение аварии/предупреждения "Температура воды на выходе градирни 2".
78. подтверждение аварии/предупреждения "Резерв 4".
79. подтверждение аварии/предупреждения "Резерв 5".
80. подтверждение аварии/предупреждения "Температура воздуха после калорифера".
81. Включение системы.
82. Выключение системы.
83. подтверждение информации "включение питания".
84. подтверждение информации "нажата кнопка РЕЖИМ АВТ".
85. подтверждение информации "нажата кнопка РЕЖИМ РУЧ.".
86. подтверждение информации "нажата кнопка ПУСК АГРЕГАТ".
87. подтверждение информации "нажата кнопка СТОП АГРЕГАТ".
88. подтверждение информации "нажата кнопка ПУСК М/НАСОС".
89. подтверждение информации "нажата кнопка СТОП М/НАСОС".
90. подтверждение информации "нажата кнопка ОТКРЫТЬ ЗАДВИЖКУ".
91. подтверждение информации "нажата кнопка ЗАКРЫТЬ ЗАДВИЖКУ".
92. подтверждение информации "нажата кнопка СТОП ЗАДВИЖКА".
93. подтверждение информации "авария устранена".
94. подтверждение информации "изменен номер КНС".
95. подтверждение информации "изменен номер агрегата".
96. подтверждение информации "изменен флаг наличия маслонасоса".
97. подтверждение информации "изменен режим управления".
98. подтверждение информации "изменен коэффициент сглаживания".
99. подтверждение информации "очищена история".
100. подтверждение информации "очищены моточасы".
101. подтверждение информации "изменен пароль".
102. подтверждение информации "изменен адрес ModBus".
103. подтверждение информации "изменены параметры датчиков".
104. подтверждение информации "изменены уставки".
105. подтверждение информации "изменены дата и время".
106. подтверждение информации "произведена калибровка АЦП. Установлены все параметры по умолчанию".
107. подтверждение информации "установлен режим АВТОМАТ с диспетчерского пункта (ДП)".
108. подтверждение информации "установлен режим РУЧНОЙ с ДП".
109. подтверждение информации "пуск агрегата с ДП. (для ПМУ1 ? ПМУ5)".
110. подтверждение информации "стоп агрегата с ДП. (для ПМУ1 ? ПМУ5)".
111. подтверждение информации "пуск ВН 1/1 с ДП. (для ПМУ6)".
112. подтверждение информации "стоп ВН 1/1 с ДП. (для ПМУ6)".
113. подтверждение информации "пуск ВН 1/2 с ДП. (для ПМУ6)".
114. подтверждение информации "стоп ВН 1/2 с ДП. (для ПМУ6)".
115. подтверждение информации "изменен режим управления агрегатом с ПМУ-6".
116. подтверждение информации "ОШИБКА АРХИВАЦИИ! Убедитесь в правильности системного времени !".
117. подтверждение информации "архив аналоговых значений за предыдущий год готов ( в папке E:\KNS Monitoring\Archives )".
118. подтверждение информации "архив дискретных значений за предыдущий год готов ( в папке E:\KNS Monitoring\Archives )".
119. подтверждение информации "архив событий истории за предыдущий год готов ( в папке E:\KNS Monitoring\Archives )".
120. подтверждение информации "не забудьте скопировать архив предыдущего года до конца текущего года, либо архив будет потерян ! ( в папке E:\KNS Monitoring\ Archives)".
121. подтверждение информации "не достаточно места на диске !".
122. подтверждение информации "уставки обновлены автоматически (Агрегат-1)".
123. подтверждение информации "уставки обновлены автоматически (Агрегат-2)".
124. подтверждение информации "уставки обновлены автоматически (Агрегат-3)".
125. подтверждение информации "уставки обновлены автоматически (Агрегат-6)".
126. подтверждение информации "не удалось обновить уставки автоматически (Агрегат-1)!".
127. подтверждение информации "не удалось обновить уставки автоматически (Агрегат-2)!".
128. подтверждение информации "не удалось обновить уставки автоматически (Агрегат-3)!".
129. подтверждение информации "не удалось обновить уставки автоматически (Агрегат-6)!".
130. подтверждение информации "параметры датчиков обновлены автоматически (Агрегат-1)".
131. подтверждение информации "параметры датчиков обновлены автоматически (Агрегат-2)".
132. подтверждение информации "параметры датчиков обновлены автоматически (Агрегат-3)".
133. подтверждение информации "параметры датчиков обновлены автоматически (Агрегат-6)".
134. подтверждение информации "не удалось обновить параметры датчиков автоматически (Агрегат-1)!".
135. подтверждение информации "не удалось обновить параметры датчиков автоматически (Агрегат-2)!".
136. подтверждение информации "не удалось обновить параметры датчиков автоматически (Агрегат-3)!".
137. подтверждение информации "не удалось обновить параметры датчиков автоматически (Агрегат-6)!".
138. подтверждение информации "режим управления обновлен автоматически (Агрегат-1)".
139. подтверждение информации "режим управления обновлен автоматически (Агрегат-2)".
140. подтверждение информации "режим управления обновлен автоматически (Агрегат-3)".
141. подтверждение информации "режим управления обновлен автоматически (Агрегат-6)".
142. подтверждение информации "не удалось обновить режим управления автоматически (Агрегат-1), обновите в ручную!".
143. подтверждение информации "не удалось обновить режим управления автоматически (Агрегат-2), обновите в ручную!".
144. подтверждение информации "не удалось обновить режим управления автоматически (Агрегат-3), обновите в ручную!".
145. подтверждение информации "не удалось обновить режим управления автоматически (Агрегат-6), обновите в ручную!".
146. подтверждение аварии "Нет связи с БМА".
147. подтверждение аварии "Загазованость".
148. подтверждение аварии "Электрозащита".
149. подтверждение аварии "авария пуска агрегата".
150. подтверждение аварии "авария стопа агрегата".
151. подтверждение аварии "авария пуска м/насоса 1".
152. подтверждение аварии "авария стопа м/насоса 1".
153. подтверждение аварии "авария пуска м/насоса 2".
154. подтверждение аварии "авария стопа м/насоса 2".
155. подтверждение аварии "авария стопа задвижки".
156. подтверждение аварии "авария открытия задвижки".
157. подтверждение аварии "авария закрытия задвижки".
158. подтверждение аварии "авария: залип контактов задвижки".
159. подтверждение аварии "авария: запрет отключения маслонасоса".
160. подтверждение аварии "авария: агрегат остановлен БМА (из-за отсутствия связи с ПМУ)".
161. подтверждение аварии "авария: несанкционированный пуск агрегата".
162. подтверждение аварии "нет КОЦ пуска агрегата".
163. подтверждение аварии "нет КОЦ стопа агрегата".
164. подтверждение аварии "авария: потеря настроечных параметров".
165. подтверждение аварии "авария обратки стопа агрегата".
166. подтверждение аварии "авария обратки пуска агрегата".
167. подтверждение аварии "авария обратки задвижки на выкиде".
168. подтверждение аварии "авария открытия заслонки".
169. подтверждение аварии "авария закрытия заслонки".
170. подтверждение аварии "авария: залип контактов заслонки".
171. подтверждение аварии "авария продувки: датчик А".
172. подтверждение аварии "авария продувки: датчик Б".
173. подтверждение аварии "авария продувки: датчик В".
174. подтверждение аварии "авария продувки: датчик Г".
175. подтверждение аварии "авария пуска ВН1 (на контроллере агрегата)".
176. подтверждение аварии "авария плавающий пуск".
177. подтверждение аварии "авария переключения на плавающий пуск".
178. подтверждение аварии "авария GotUBP".
179. подтверждение аварии "авария включения вентилятора".
180. подтверждение аварии "предупредитльный сигнал аварии (Ш9329И)".
181. подтверждение аварии "аварийный сигнал (Ш9329И)".
182. подтверждение аварии "авария продувки: давление продувки ниже нормы".
183. подтверждение аварии "авария продувки: давление продувки выше нормы".
184. подтверждение аварии "авария датчиков А1 и А2".
185. подтверждение аварии "авария датчиков Б и В".
186. подтверждение аварии "авария прибора Ш9329И".
187. подтверждение аварии "Нет связи с БМА".
188. подтверждение аварии "авария пуска ВН11".
189. подтверждение аварии "авария стопа ВН11".
190. подтверждение аварии "авария пуска ВН 12".
191. подтверждение аварии "авария стопа ВН 12".
192. подтверждение аварии "авария пуска вентилятора".
193. подтверждение аварии "авария стопа вентилятора".
194. подтверждение аварии "авария неисправность датчика".
195. подтверждение аварии "авария пуска агрегата".
196. подтверждение аварии "авария стопа агрегата".
197. подтверждение аварии "авария открытия задвижки".
198. подтверждение аварии "авария закрытия задвижки".
199. подтверждение аварии "авария: залип контактов задвижки".
200. подтверждение аварии "авария: потеря настроечных параметров".
201. подтверждение аварии "авария включения калорифера".
202. подтверждение аварии "авария выключения калорифера".
П1.2. Перечень событий агрегатного контроллера «Напор»
1. включение питания.
2. нажата кнопка РЕЖИМ АВТОМАТИЧЕСКИЙ.
3. нажата кнопка РЕЖИМ РУЧНОЙ.
4. нажата кнопка ПУСК АГРЕГАТ.
5. нажата кнопка СТОП АГРЕГАТ.
6. нажата кнопка ПУСК М/НАСОС.
7. нажата кнопка СТОП М/НАСОС.
8. нажата кнопка ОТКРЫТЬ ЗАДВИЖКУ.
9. нажата кнопка ЗАКРЫТЬ ЗАДВИЖКУ.
10. нажата кнопка СТОП ЗАДВИЖКА.
11. авария устранена.
12. изменен номер КНС.
13. изменен номер агрегата.
14. изменен флаг наличия маслонасоса.
15. изменен режим управления.
16. изменен коэффициент сглаживания.
17. очищена история.
18. очищены моточасы.
19. изменен пароль.
20. изменен адрес ModBus.
21. изменены параметры датчиков.
22. изменены уставки.
23. изменены дата и время.
24. произведена калибровка АЦП. Установлены все параметры по умолчанию.
25. установлен режим АВТОМАТ с диспетчерского пункта (ДП).
26. установлен режим РУЧНОЙ с ДП.
27. пуск агрегата с ДП.
28. стоп агрегата с ДП.
29. пуск ВН 1/1 с ДП.
30. стоп ВН 1/1 с ДП.
31. пуск ВН 1/2 с ДП.
32. стоп ВН 1/2 с ДП.
33. изменен режим управления агрегатом с ПМУ-6.
34. отключение питания.
35. изменен режим водяного охлаждения.
36. агрегат остановлен.
37. агрегат запущен.
38. м/насос 1 остановлен.
39. м/насос 1 запущен.
40. м/насос 2 остановлен.
41. м/насос 2 запущен.
42. задвижка на выкиде открыта.
43. задвижка на выкиде закрыта.
44. авария пуска агрегата.
45. авария стопа агрегата.
46. авария пуска м/насоса 1.
47. авария стопа м/насоса 1.
48. авария пуска м/насоса 2.
49. авария стопа м/насоса 2.
50. авария стопа задвижки.
51. авария открытия задвижки.
52. авария закрытия задвижки.
53. авария: залип контактов задвижки.
54. авария: запрет отключения маслонасоса.
55. авария: агрегат остановлен БМА (из-за отсутствия связи с ПМУ).
56. авария: несанкционированный пуск агрегата.
57. нет КОЦ пуска агрегата.
58. есть КОЦ пуска агрегата.
59. нет КОЦ стопа агрегата.
60. есть КОЦ стопа агрегата.
61. авария: потеря настроечных параметров.
62. авария обратки стопа агрегата.
63. авария обратки пуска агрегата.
64. авария обратки задвижки на выкиде.
65. заслонка открыта.
66. заслонка закрыта.
67. авария открытия заслонки.
68. авария закрытия заслонки.
69. авария: залип контактов заслонки.
70. пуск агрегата с ПМУ6.
71. стоп агрегата с ПМУ6.
72. авария продувки: датчик А.
73. авария продувки: датчик Б.
74. авария продувки: датчик В.
75. авария продувки: датчик Г.
76. авария пуска ВН1 (на контроллере агрегата).
77. нет готовности УБП.
78. авария плавного пуска.
79. авария переключения плавного пуска.
80. авария готовности УБП.
81. авария включения вентилятора.
82. предупреждение температуры прибора Ш9329И.
83. авария температуры прибора Ш9329И.
84. давление продувки низкое.
85. давление продувки высокое.
86. авария датчика А1 и А2.
87. авария датчика Б и В.
88. авария датчика Ш9329И.
89. авария включения калорифера.
90. нормализация давления на приеме.
91. нормализация давления на выкиде.
92. нормализация температуры полевого подшипника двигателя.
93. нормализация температуры рабочего подшипника двигателя.
94. нормализация температуры полевого подшипника насоса.
95. нормализация температуры рабочего подшипника насоса.
96. нормализация температуры агрегата (Ш9329И).
97. нормализация температуры воды в линии разгрузки.
98. нормализация давления масла двигателя.
99. нормализация давления масла насоса.
100. нормализация вибрации насоса.
101. нормализация аналогового параметра 12.
102. нормализация аналогового параметра 13.
103. нормализация аналогового параметра 14.
104. нормализация аналогового параметра 15.
105. нормализация аналогового параметра 16.
106. нормализация аналогового параметра 17.
107. авария: давление на приеме меньше аварийной уставки.
108. авария: давление на выкиде меньше аварийной уставки.
109. авария: температура полевого подшипника двигателя меньше аварийной уставки.
110. авария: температура рабочего подшипника двигателя меньше аварийной уставки.
111. авария: температура полевого подшипника насоса меньше аварийной уставки.
112. авария: температура рабочего подшипника насоса меньше аварийной уставки.
113. авария: температура агрегата (Ш9329И) меньше аварийной уставки.
114. авария: температура воды в линии разгрузки меньше аварийной уставки.
115. авария: давление масла двигателя меньше аварийной уставки.
116. авария: давление масла насоса меньше аварийной уставки.
117. авария: вибрация насоса меньше аварийной уставки.
118. авария: параметр 12 меньше аварийной уставки.
119. авария: параметр 13 меньше аварийной уставки.
120. авария: параметр 14 меньше аварийной уставки.
121. авария: параметр 15 меньше аварийной уставки.
122. авария: параметр 16 меньше аварийной уставки.
123. авария: параметр 17 меньше аварийной уставки.
124. предупреждение: давление на приеме меньше технологической уставки.
125. предупреждение: давление на выкиде меньше технологической уставки.
126. предупреждение: температура полевого подшипника двигателя меньше технологической уставки.
127. предупреждение: температура рабочего подшипника двигателя меньше технологической уставки.
128. предупреждение: температура полевого подшипника насоса меньше технологической уставки.
129. предупреждение: температура рабочего подшипника насоса меньше технологической уставки.
130. предупреждение: температура агрегата (Ш9329И) меньше технологической уставки.
131. предупреждение: температура воды в линии разгрузки меньше технологической уставки.
132. предупреждение: давление масла двигателя меньше технологической уставки.
133. предупреждение: давление масла насоса меньше технологической уставки.
134. предупреждение: вибрация насоса меньше технологической уставки.
135. предупреждение: параметр 12 меньше технологической уставки.
136. предупреждение: параметр 13 меньше технологической уставки.
137. предупреждение: параметр 14 меньше технологической уставки.
138. предупреждение: параметр 15 меньше технологической уставки.
139. предупреждение: параметр 16 меньше технологической уставки.
140. предупреждение: параметр 17 меньше технологической уставки.
141. предупреждение: давление на приеме больше технологической уставки.
142. предупреждение: давление на выкиде больше технологической уставки.
143. предупреждение: температура полевого подшипника двигателя больше технологической уставки.
144. предупреждение: температура рабочего подшипника двигателя больше технологической уставки.
145. предупреждение: температура полевого подшипника насоса больше технологической уставки.
146. предупреждение: температура рабочего подшипника насоса больше технологической уставки.
147. предупреждение: температура агрегата (Ш9329И) больше технологической уставки.
148. предупреждение: температура воды в линии разгрузки больше технологической уставки.
149. предупреждение: давление масла двигателя больше технологической уставки.
150. предупреждение: давление масла насоса больше технологической уставки.
151. предупреждение: вибрация насоса больше технологической уставки.
152. предупреждение: параметр 12 больше технологической уставки.
153. предупреждение: параметр 13 больше технологической уставки.
154. предупреждение: параметр 14 больше технологической уставки.
155. предупреждение: параметр 15 больше технологической уставки.
156. предупреждение: параметр 16 больше технологической уставки.
157. предупреждение: параметр 17 больше технологической уставки.
158. авария: давление на приеме больше аварийной уставки.
159. авария: давление на выкиде больше аварийной уставки.
160. авария: температура полевого подшипника двигателя больше аварийной уставки.
161. авария: температура рабочего подшипника двигателя больше аварийной уставки.
162. авария: температура полевого подшипника насоса больше аварийной уставки.
163. авария: температура рабочего подшипника насоса больше аварийной уставки.
164. авария: температура агрегата (Ш9329И) больше аварийной уставки.
165. авария: температура воды в линии разгрузки больше аварийной уставки.
166. авария: давление масла двигателя больше аварийной уставки.
167. авария: давление масла насоса больше аварийной уставки.
168. авария: вибрация насоса больше аварийной уставки.
169. авария: параметр 12 больше аварийной уставки.
170. авария: параметр 13 больше аварийной уставки.
171. авария: параметр 14 больше аварийной уставки.
172. авария: параметр 15 больше аварийной уставки.
173. авария: параметр 16 больше аварийной уставки.
174. авария: параметр 17 больше аварийной уставки.
175. авария: загазованность.
176. авария загазованности устранена.
177. двигатель агрегата включен.
178. авария электрозащиты КРУН.
179. двигатель агрегата выключен.
180. авария электрозащиты КРУН устранена.
181. авария датчика давления на приеме.
182. авария датчика давления на выкиде.
183. авария датчика температуры полевого подшипника двигателя.
184. авария датчика температуры рабочего подшипника двигателя.
185. авария датчика температуры полевого подшипника насоса.
186. авария датчика температуры рабочего подшипника насоса.
187. авария датчика температуры агрегата (Ш9329И).
188. авария датчика температуры воды в линии разгрузки.
189. авария датчика давления масла двигателя.
190. авария датчика давления масла насоса.
191. авария датчика вибрации насоса.
192. авария: нет связи с БМА.
193. есть связь с БМА.
194. нет связи с адресом N.
195. есть связь с адресом N.
П1.3. Перечень событий общестанционного контроллера «Напор»
1. включение питания.
2. нажата кнопка РЕЖИМ АВТОМАТИЧЕСКИЙ.
3. нажата кнопка РЕЖИМ РУЧНОЙ.
4. нажата кнопка ПУСК ВЕНТИЛЯТОР.
5. нажата кнопка СТОП ВЕНТИЛЯТОР.
6. нажата кнопка ПУСК В/НАСОС.
7. нажата кнопка СТОП В/НАСОС.
8. нажата кнопка ОТКРЫТЬ ЗАДВИЖКУ.
9. нажата кнопка ЗАКРЫТЬ ЗАДВИЖКУ.
10. нажата кнопка СТОП ЗАДВИЖКА.
11. авария устранена.
12. изменен номер КНС.
13. изменен номер агрегата.
14. изменен флаг наличия маслонасоса.
15. изменен режим управления.
16. изменен коэффициент сглаживания.
17. очищена история.
18. очищены моточасы.
19. изменен пароль.
20. изменен адрес ModBus.
21. изменены параметры датчиков.
22. изменены уставки.
23. изменены дата и время.
24. произведена калибровка АЦП. Установлены все параметры по умолчанию.
25. установлен режим АВТОМАТ с диспетчерского пункта (ДП).
26. установлен режим РУЧНОЙ с ДП.
27. пуск вентилятор с ДП.
28. стоп вентилятор с ДП.
29. пуск ВН 1/1 с ДП.
30. стоп ВН 1/1 с ДП.
31. пуск ВН 1/2 с ДП.
32. стоп ВН 1/2 с ДП.
33. изменен режим управления агрегатом с ПМУ-6.
34. отключение питания.
35. изменена задержка пуска агрегата.
36. дистанционный пуск вентилятора с ДП.
37. дистанционный пуск вентилятора с агрегата 1.
38. дистанционный пуск вентилятора с агрегата 2.
39. дистанционный пуск вентилятора с агрегата 3.
40. дистанционный пуск вентилятора с агрегата 4.
41. дистанционный пуск вентилятора с агрегата 5.
42. дистанционный стоп вентилятора с ДП.
43. дистанционный стоп вентилятора с агрегата 1.
44. дистанционный стоп вентилятора с агрегата 2.
45. дистанционный стоп вентилятора с агрегата 3.
46. дистанционный стоп вентилятора с агрегата 4.
47. дистанционный стоп вентилятора с агрегата 5.
48. вентилятор работает.
49. вентилятор стоит.
50. авария пуска ВН11.
51. авария стопа ВН11.
52. авария пуска ВН 12.
53. авария стопа ВН 12.
54. насос ВН 11 запущен.
55. насос ВН 11 остановлен.
56. насос ВН 12 запущен.
57. насос ВН 12 остановлен.
58. авария пуска вентилятора.
59. авария стопа вентилятора.
60. дистанционный пуск ВН1 с ДП.
61. дистанционный стоп ВН1 с ДП.
62. дистанционный пуск ВН1 с агрегата 1.
63. дистанционный пуск ВН1 с агрегата 2.
64. дистанционный пуск ВН1 с агрегата 3.
65. дистанционный пуск ВН1 с агрегата 4.
66. дистанционный пуск ВН1 с агрегата 5.
67. дистанционный стоп ВН1 с агрегата 1.
68. дистанционный стоп ВН1 с агрегата 2.
69. дистанционный стоп ВН1 с агрегата 3.
70. дистанционный стоп ВН1 с агрегата 4.
71. дистанционный стоп ВН1 с агрегата 5.
72. неисправность датчика уровня.
73. авария пуска агрегата.
74. авария стопа агрегата.
75. задвижка открыта.
76. задвижка закрыта.
77. авария открытия задвижки.
78. авария закрытия задвижки.
79. авария: залип контактов задвижки.
80. авария: потеря настроечных параметров.
81. авария включения калорифера.
82. авария выключения калорифера.
83. авария калорифер не успевает разогреть температуру воздуха.
84. авария вентилятора.
85. включение калорифера.
86. выключение калорифера.
87. нормализация температуры машинного зала.
88. нормализация аналогового параметра 2.
89. нормализация температуры масла МО1.
90. нормализация температуры масла МО2.
91. нормализация температуры масла МО3.
92. нормализация температуры воздуха до калорифера.
93. нормализация уровеня воды в баке BP1.
94. нормализация аналогового параметра 8.
95. нормализация аналогового параметра 9.
96. нормализация давления воды на выходе BP1.
97. нормализация температуры воды на входе градирен 1.
98. нормализация температуры воды на выходе градирни 1.
99. нормализация температуры воды на входе градирен 1.
100. нормализация температуры воды на выходе градирни 2.
101. нормализация аналогового параметра 15.
102. нормализация аналогового параметра 16.
103. нормализация температуры воздуха после калорифера.
104. авария: температура машинного зала меньше аварийной уставки.
105. авария: параметр 2 меньше аварийной уставки.
106. авария: температура масла МО1 меньше аварийной уставки.
107. авария: температура масла МО2 меньше аварийной уставки.
108. авария: температура масла МО3 меньше аварийной уставки.
109. авария: температура воздуха до калорифера меньше аварийной уставки.
110. авария: уровень воды в баке BP1 меньше аварийной уставки.
111. авария: параметр 8 меньше аварийной уставки.
112. авария: параметр 9 меньше аварийной уставки.
113. авария: давление воды на выходе BP1 меньше аварийной уставки.
114. авария: температура воды на входе градирен 1 меньше аварийной уставки.
115. авария: температура воды на выходе градирни 1 меньше аварийной уставки.
116. авария: температура воды на входе градирен 2 меньше аварийной уставки.
117. авария: температура воды на выходе градирни 2 меньше аварийной уставки.
118. авария: параметр 15 меньше аварийной уставки.
119. авария: параметр 16 меньше аварийной уставки.
120. авария: температура воздуха после калорифера меньше аварийной уставки.
121. предупреждение: температура машинного зала меньше технологической уставки.
122. предупреждение: параметр 2 меньше технологической уставки.
123. предупреждение: температура масла МО1 меньше технологической уставки.
124. предупреждение: температура масла МО2 меньше технологической уставки.
125. предупреждение: температура масла МО3 меньше технологической уставки.
126. предупреждение: температура воздуха до калорифера меньше технологической уставки.
127. предупреждение: уровень воды в баке BP1 меньше технологической уставки.
128. предупреждение: параметр 8 меньше технологической уставки.
129. предупреждение: параметр 9 меньше технологической уставки.
130. предупреждение: давление воды на выходе BP1 меньше технологической уставки.
131. предупреждение: температура воды на входе градирен 1 меньше технологической уставки.
132. предупреждение: температура воды на выходе градирни 1 меньше технологической уставки.
133. предупреждение: температура воды на входе градирен 2 меньше технологической уставки.
134. предупреждение: температура воды на выходе градирни 2 меньше технологической уставки.
135. предупреждение: параметр 15 меньше технологической уставки.
136. предупреждение: параметр 16 меньше технологической уставки.
137. предупреждение: температура воздуха после калорифера меньше технологической уставки.
138. предупреждение: температура машинного зала больше технологической уставки.
139. предупреждение: параметр 2 больше технологической уставки.
140. предупреждение: температура масла МО1 больше технологической уставки.
141. предупреждение: температура масла МО2 больше технологической уставки.
142. предупреждение: температура масла МО3 больше технологической уставки.
143. предупреждение: температура воздуха до калорифера больше технологической уставки.
144. предупреждение: уровень воды в баке BP1 больше технологической уставки.
145. предупреждение: параметр 8 больше технологической уставки.
146. предупреждение: параметр 9 больше технологической уставки.
147. предупреждение: давление воды на выходе BP1 больше технологической уставки.
148. предупреждение: температура воды на входе градирен 1 больше технологической уставки.
149. предупреждение: температура воды на выходе градирни 1 больше технологической уставки.
150. предупреждение: температура воды на входе градирен 2 больше технологической уставки.
151. предупреждение: температура воды на выходе градирни 2 больше технологической уставки.
152. предупреждение: параметр 15 больше технологической уставки.
153. предупреждение: параметр 16 больше технологической уставки.
154. предупреждение: температура воздуха после калорифера больше технологической уставки.
155. авария: температура машинного зала больше аварийной уставки.
156. авария: параметр 2 больше аварийной уставки.
157. авария: температура масла МО1 больше аварийной уставки.
158. авария: температура масла МО2 больше аварийной уставки.
159. авария: температура масла МО3 больше аварийной уставки.
160. авария: температура воздуха до калорифера больше аварийной уставки.
161. авария: уровень воды в баке BP1 больше аварийной уставки.
162. авария: параметр 8 больше аварийной уставки.
163. авария: параметр 9 больше аварийной уставки.
164. авария: давление воды на выходе BP1 больше аварийной уставки.
165. авария: температура воды на входе градирен 1 больше аварийной уставки.
166. авария: температура воды на выходе градирни 1 больше аварийной уставки.
167. авария: температура воды на входе градирен 2 больше аварийной уставки.
168. авария: температура воды на выходе градирни 2 больше аварийной уставки.
169. авария: параметр 15 больше аварийной уставки.
170. авария: параметр 16 больше аварийной уставки.
171. авария: температура воздуха после калорифера больше аварийной уставки.
172. включен вентилятор В1.
173. включен вентилятор В2.
174. включен вентилятор В3/1.
175. включен вентилятор В3/2.
176. выключен вентилятор В1.
177. выключен вентилятор В2.
178. выключен вентилятор В3/1.
179. выключен вентилятор В3/2.
180. включен вентилятор П3а.
181. выключен вентилятор П3а.
182. авария датчика температуры машинного зала.
183. авария датчика на аналоговом входе 2.
184. авария датчика температуры масла МО1.
185. авария датчика температуры масла МО2.
186. авария датчика температуры масла МО3.
187. авария датчика температуры воздуха до калорифера.
188. авария датчика уровеня воды в баке BP1.
189. авария датчика на аналоговом входе 8.
190. авария датчика на аналоговом входе 9.
191. авария датчика давления воды на выходе BP1.
192. авария датчика температуры воды на входе градирен 1.
193. авария датчика температуры воды на выходе градирни 1.
194. авария датчика температуры воды на входе градирен 2.
195. авария датчика температуры воды на выходе градирни 2.
196. авария датчика на аналоговом входе 15.
197. авария датчика на аналоговом входе 16.
198. авария датчика температуры воздуха после калорифера.
199. авария: нет связи с БМА.
200. есть связь с БМА.
201. нет связи с адресом N.
202. есть связь с адресом N.
|