| МИНИСТЕРСТВО СЕЛЬСКОГО ХОЗЯЙСТВА РФ
АЛТАЙСКИЙ ГОСУДАРСТВЕННЫЙ АГРАРНЫЙ УНИВЕРСИТЕТ
Кафедра: Механизации животноводства
МЕХАНИЗАЦИЯ УПЛОТНЕНИЯ КОРМОВ
Методические указания к лабораторной работе по курсу
«Механизация технологических процессов в животноводстве»
Барнаул 2008
И.Я. Федоренко, д.т.н., профессор кафедры механизации животноводства.
Механизация уплотнения кормов: методические указания лабораторной работе по курсу «Механизация технологических процессов в животноводстве»
/ Алтайский государственный аграрный университет, - Барнаул, 2008, - 32 с.
Методические указания к лабораторной работе по курсу «Механизация технологических процессов в животноводстве»
предназначена для студентов института техники и агроинженерных исследований.
Указания одобрены методической комиссией института техники и агроинженерных исследований (протокол № __) от ___________ и рекомендовано к печати.
АЛТАЙСКИЙ ГОСУДАРСТВЕННЫЙ АГРАРНЫЙ УНИВЕРСИТЕТ
Лабораторная работа по курсу «Механизация и технология
животноводства»
Механизация производства комбикормов
и амидоконцентратных добавок
Продолжительность -
2 часа
Цель
: изучить производство комбикормов и амидоконцентратных добавок в условиях хозяйства.
ПРОГРАММА РАБОТЫ
1. Изучить способы подготовки концентрированных кормов.
2. Изучить устройство и принцип действия малогабаритных комбикормовых цехов и агрегатов (УМК-Ф-2, АКМ-1, КА-4, ВУАК, «ИТАИ»).
3.
Изучить устройство и принцип действия пресс-экструдеров ПЭК-125´8, КМЗ-2.
СОДЕРЖАНИЕ ОТЧЕТА
1. Дать краткое описание, техническую характеристику и условия применения малогабаритных комбикормовых агрегатов и пресс-экструдеров.
2. Вычертить технологическую схему комбикормового агрегата «ИТАИ».
3. Рассчитать удельную энергоемкость Эуд
, (кВт×ч/т) изучаемого оборудования и сделать выводы.
НЕОБХОДИМОЕ ОБОРУДОВАНИЕ
1. Пресс-экструдер ПЭК-125´8.
2. Плакаты по пресс-экструдеру КМЗ-2 и комбикормовому агрегату «ИТАИ».
3. Диафильмы: «Агрегаты и оборудование поточных линий для приготовления концентрированных кормов» и «Экструдеры, их назначение, устройство».
ВВЕДЕНИЕ
В современных условиях ведения животноводства важное значение приобретает экономное расходование зерна, направляемого на фуражные цели. Наиболее рационально фуражное зерно используется в виде комбикормов, сбалансированных по протеину, аминокислотам и др. биологически активным веществам.
Согласно данным А.И. Завражного использование в рационах животных комбикормов, сбалансированных по питательным
веществам, позволяет получить повышение продуктивности животных на 10…12%, а при обогащении их биологически активными
веществами (аминокислоты, микроэлементы, антибиотики и т.д.) продуктивность возрастает на 25…30 % и более [2].
Комбикорм
– это сложная однородная смесь кормовых средств (зерно, отруби, корма животного происхождения, минеральные добавки и др.) сбалансированных между собой.
По кормовому значению комбикорма подразделяются на: полноценные комбикорма, комбикорма-концентраты, балансирующие кормовые добавки (белково-витаминные, белково-витаминно-минеральные) и премиксы.
Забиваем Сайты В ТОП КУВАЛДОЙ - Уникальные возможности от SeoHammer
Каждая ссылка анализируется по трем пакетам оценки: SEO, Трафик и SMM.
SeoHammer делает продвижение сайта прозрачным и простым занятием.
Ссылки, вечные ссылки, статьи, упоминания, пресс-релизы - используйте по максимуму потенциал SeoHammer для продвижения вашего сайта.
Что умеет делать SeoHammer
— Продвижение в один клик, интеллектуальный подбор запросов, покупка самых лучших ссылок с высокой степенью качества у лучших бирж ссылок.
— Регулярная проверка качества ссылок по более чем 100 показателям и ежедневный пересчет показателей качества проекта.
— Все известные форматы ссылок: арендные ссылки, вечные ссылки, публикации (упоминания, мнения, отзывы, статьи, пресс-релизы).
— SeoHammer покажет, где рост или падение, а также запросы, на которые нужно обратить внимание.
SeoHammer еще предоставляет технологию Буст, она ускоряет продвижение в десятки раз,
а первые результаты появляются уже в течение первых 7 дней.
Зарегистрироваться и Начать продвижение
Полнорационные комбикорма
содержат все необходимые питательные вещества, обеспечивающие физиологические потребности животных при высоком уровне их продуктивности и снижения затрат питательных веществ на единицу продукции.
Комбикорма-концентраты
предназначены для скармливания животным в дополнение к основному рациону.
Балансирующие кормовые добавки
(БВД, БМВД, карбамидный концентрат и др.) представляют собой однородные смеси измельченных до нужной степени высокобелковых кормовых средств и микродобавок. Их используют главным образом для приготовления комбикормов на основе зернофуража. БВД и БМВД вводят в состав зерновой смеси в количестве 10...30 % ее массы.
Премиксы
– смеси измельченных до нужной степени крупности различных веществ (минеральных кормов, аминокислот, витаминов, антибиотиков и др.) и наполнителя, используемые для обогащения комбикормов и белково-витаминных добавок. Премиксы вводят в количестве 1..2% от массы смеси.
Минеральные подкормки.
К ним относятся поваренная соль, ракушки, костная мука, кормовой фосфат, известняки, сапропель (озерный ил), фосфорно-кальциевые подкормки, трикальцийфосфат, преципитат кормовой и др. Промышленность выпускает специальные брикеты, состоящие в основном из поваренной соли с добавкой необходимых микроэлементов.
Витаминные препараты.
Для удовлетворения потребностей животных в витаминах в состав комбикормов вводят концентраты витамина А и каротина. Рыбий жир получают из печени трески, добавляя концентраты витаминов А и D. Кормовые дрожжи, содержащие витамины D2
и группы В, вырабатывают при облучении ультрафиолетовыми лучами дрожжевой суспензии.
В настоящее время комбикормовая промышленность развивается по двум направления. Первое – наращивание мощностей крупных комбикормовых предприятий. Второе – разработка малогабаритных установок и цехов для приготовления комбикормов в условиях хозяйства из местного сырья с использованием покупных ингредиентов (БВД, премиксов). Данное направление на сегодняшний день является наиболее перспективным [6].
1.
ТЕХНОЛОГИЧЕСКИЕ СХЕМЫ МАЛОГАБАРИТНЫХ
КОМБИКОРМОВЫХ ЦЕХОВ И АГРЕГАТОВ
1.1 Комбикормовые агрегаты УМК-Ф-2 и АКМ-1
Малогабаритный комбикормовый агрегат выпускается в двух модификациях: УМК-Ф-2 конструкции НПО ВНИИЖивмаш (г. Киев), АКМ-1 "Харьковчанка" экспериментальный (г. Харьков). В конструкции этих установок заложены аналогичные узлы, отличие заключается лишь в оснащении агрегата дополнительными устройствами.
Сервис онлайн-записи на собственном Telegram-боте
Попробуйте сервис онлайн-записи VisitTime на основе вашего собственного Telegram-бота:
— Разгрузит мастера, специалиста или компанию;
— Позволит гибко управлять расписанием и загрузкой;
— Разошлет оповещения о новых услугах или акциях;
— Позволит принять оплату на карту/кошелек/счет;
— Позволит записываться на групповые и персональные посещения;
— Поможет получить от клиента отзывы о визите к вам;
— Включает в себя сервис чаевых.
Для новых пользователей первый месяц бесплатно.
Зарегистрироваться в сервисе
На рис. 1 приведена схема малогабаритного комбикормового агрегата УМК-Ф-2. Он состоит из бункера-накопителя добавок 1, магнитной защиты от металлических включений 2, системы очистки сырья от посторонних включений 3, нории 4, распределительного загрузочного конвейера 5 с шиберными задвижками 6, блока наддозаторных емкостей 7, бункера готовой продукции 8, выгрузного шнека-смесителя 9, измельчителя 10, механизма дозирующих шнеков 11.
Компоненты и сырье для комбикорма загружаются в бункер добавок 1 и наддозаторные емкости 6. При этом компоненты, не подлежащие измельчению, загружаются в боковые крайние отсеки наддозаторной емкости.
Исходные компоненты подаются дозирующими шнеками 11 в камеру измельчения молотковой решетной дробилки 10. Измельченный материал подается горизонтальным винтовым конвейером через смесительное устройство в вертикальный конвейер 9, который загружает кормосмесь в бункер-накопитель 8, откуда она поступает в транспортные средства потребителя.
Компоненты комбикорма, не требующие предварительного измельчения, направляются прямо в горизонтальный винтовой конвейер, минуя камеру измельчения. Смешивание всех компонентов, включая материал, не требующий измельчения, осуществляется в горизонтальном и вертикальном конвейерах.
Перед началом работы агрегата осуществляется тарировка производительности шнеков-дозаторов 11. Агрегат оснащен пультом управления, который позволяет осуществлять настройку на различные режим работы (измельчение со смешиванием или только смешивание компонентов).
Дробилка 10 предназначена для измельчения зерновых материалов и смешивания компонентов в процессе измельчения. Состоит из корпуса, дробильного ротора, сита и съемной крышки. Ротор и сито образуют дробильную камеру.
Показатели работы агрегата представлены в сводной таблице 1.
Экономический эффект от применения комбикормовых цехов на оборудовании УМК-Ф-2 достигается благодаря сокращению стоимости строительства и эксплуатационных издержек в сравнении с действующими типовыми комбикормовыми цехами.
1.2 Агрегат кормоприготовительный КА-4
В 1989 году прошел государственные испытания комбикормовый агрегат КА-4, разработанный ОПКТБ СибНИПТИЖ (г. Новосибирск). Агрегат обладает значительно меньшими габаритами, материалоемкостью и энергоемкостью при одинаковой производительности с аналогичным типовым цехом. Позволяет производить комбикорма непосредственно в существующих складских помещениях хозяйств без капитальных затрат на дополнительное строительство.
Агрегат КА-4 предназначен для приготовления рассыпных кормов из имеющихся в хозяйстве зерна, травяной муки с использованием БВД промышленного или местного производства.
КА-4 обеспечивает накопление оперативного запаса сырья, непрерывное объемное дозирование, измельчение, непрерывное смешивание ингредиентов, выдачу готового продукта непосредственно в транспорт. Он работает на предварительно очищенном от металлических и других примесей сырье в комплекте с загрузчиком сухих кормов ЗСК-10.
Кормоприготовительный агрегат КА-4 (рис. 2) состоит из следующих основных частей: механизма выгрузки 1, блока бункеров 2, дозатора микродобавок 3, роторной дробилки 4, дозирующих шнеков 5, механизма шнека-смесителя 6.
Блок бункеров 2 кормоприготовительного агрегата состоит из четырех бункеров для зерна (пшеница, горох, ячмень, овес и др.) и двух бункеров для БВД (отруби, травяная мука, жом, молотый жмых и др.)
Дозатор микродобавок 3 представляет собой серийный тарельчатый дозатор ДТК.
Дозирующие шнеки 5 располагаются по два на дне каждого бункера. Механизм регулирования оборотов дозирующих шнеков представлен в виде цепных передач с блоками звездочек различного диаметра.
Ротор дробилки 4 представляет собой диск с кольцевым рядом измельчающих элементов по периферии ("беличье колесо").
Технологический процесс протекает следующим образом. Предварительно очищенное от металлических и других примесей сырье (пшеница, горох, ячмень, овес и др.) загружают в соответствующие бункера загрузчиком сухих кормов ЗСК-10. Пропорция дозируемого компонента может быть установлена через 5% по массе, т.е. 5%; 10%; 15%; 20%; 25%; 30% или 35% и регулируется изменением частоты вращения дозирующих шнеков перемещением цепи вручную с одной пары звездочек на другую.
При запуске агрегата компоненты подаются из бункеров дозирующими шнеками 5 в камеру шнека-смесителя, расположенного вдоль всех шести бункеров. Шнек-смеситель 6, перемешивая разнородный материал (пшеница, овес, ячмень и др.), подает его в роторную дробилку 4, где происходит его измельчение.
Затем измельченный материал поступает в шнековый транспортер механизма выгрузки, где, смешиваясь с отрубями и травяной мукой, выгружается в склад или транспортное средство.
Сравнительные испытания комбикормовых агрегатов, по данным авторов этой разработки, показали, что экономическая эффективность от внедрения агрегата КА-4 выше, чем у АКМ-1"Харьковчанки" [6].
1.3 Вибро-ударная технология приготовления комбикормов
и технологическое оборудование
В результате проводимых в АГАУ работ по совершенствованию процесса и технологического оборудования для приготовления комбикормов были разработаны малогабаритный комбикормовый агрегат и ряд технологических схем комбикормовых цехов. Основным оборудованием комплекта являются опытные образцы центробежно-ударной дробилки-смесителя, молотковой дробилки и многокомпонентного вибрационного дозатора. Впервые комплект оборудования был изготовлен и испытан в 1995 году.
Комплект оборудования комбикормового вибро-ударного агрегата (ВУАК) может обеспечить производительность до 2 т/ч рассыпных комбикормов.
С целью обеспечения компактности агрегата и удобства его монтажа в складских помещениях малогабаритный комбикормовый агрегат производительностью 1 ... 2 т/ч был выполнен в виде цельного модуля.
Модуль (рис.3 а) состоит из рамы 1 со смонтированным на ней технологическим оборудованием. Основным технологическим оборудованием являются два многокомпонентных вибрационных дозатора: зернового материала 2 и микроэлементов 3, ударно-центробежная дробилка-смеситель 4. Также в схеме предусмотрены циклон 5 со шлюзовым затвором и наклонный шнек-смеситель 6.
На рисунке 3 б приведена технологическая схема производства комбикорма с использованием модуля в зерноскладе. В качестве дополнительного оборудования используется бункер - накопитель 7 для зернофуража (бункер имеет четыре отсека), передвижной загрузчик зерна (например, ЗСК-10), четырехсекционный бункер 8 микродобавок и не требующих измельчения компонентов. С целью исключения передозировки микроэлементов комплект может также включать вибросмеситель периодического действия 9, который используется для смешивания соли, мела с отрубями и другими добавками.
Бункер-накопитель (объемом не менее 2 м3
) заполняется по отсекам материалом, подлежащим последующему измельчению. Зерновой материал должен быть предварительно очищен от посторонних примесей и металла.
Приготовленные в вибрационном смесителе 9 компоненты загружаются в бункер микродобавок по секциям при помощи передвижного транспортера 8 или вручную.
Перед началом работы дозаторы зерна 2 и микроэлементов 3 настраиваются на заданную норму. В зависимости от требуемого модуля помола зерна устанавливаются сменные шкивы на дробилке-смесителе 4.
Затем поочередно запускаются: выгрузной шнек - смеситель 6 и шлюзовый затвор циклона 5 (оба приводятся от одного мотора - редуктора), дробилка-смеситель 4, многокомпонентный дозатор зернового материала 2 и дозатор 3 микроэлементов (после заполнения шнека-смесителя 6 материалом). Сразу же после запуска дозатора 2 зерновой материал начинает поступать в загрузочную горловину дробилки-смесителя 3.
Четыре вида зернофуража, жмыха и других компонентов подвергаются ударному измельчению и предварительному смешиванию. Далее смесь через шлюзовый затвор циклона 5 поступает в наклонный шнековый смеситель 6, куда дозированно подаются микроэлементы из дозатора 3. Выгрузка продукта осуществляется шнеком-смесителем 6 в транспортные средства, на склад или затаривается в мешки.
Остановка агрегата осуществляется в обратном порядке запуску.
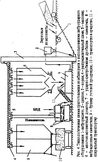
Комбикормовый модуль может быть использован также в составе миникормоцеха с необходимыми капитальными сооружениями и транспортирующим оборудованием (завальная яма, бункера исходных компонентов и готовой продукции, нории и т.п.). В этом случае размеры цеха в большей мере зависят от габаритных размеров накопительных емкостей (рис. 4).
Технологический процесс приготовления рассыпных комбикормов включает следующие основные операции:
- прием, очистка исходного сырья;
- подача и распределение ингредиентов по отсекам наддозаторного бункера;
- объемное непрерывное и одновременное дозирование всех ингредиентов комбикормов;
- взвешивание, подача в смеситель витаминно-белкового сырья и его смешивание с наполнителем (при необходимости);
- измельчение ингредиентов с их одновременным смешиванием;
- подача полученного комбикорма в бункер готовой продукции;
- хранение и выдача комбикормов.
Сырье поступает в завальную яму (см. рис. 4), которая сверху прикрыта активным решетом 1. Решето опирается на неподвижные и вибрирующие балки, которые чередуются между собой. Ингредиенты, идущие через решето, подвергаются очистке. Крупные соломистые частицы, комья земли и т.д., составляющие сход решета, за счет его наклона, собираются на участках, прилегающих к нории, и периодически удаляются.
Подача и транспортирование ингредиентов от завальной ямы до наддозаторного бункера осуществляется при помощи нории 3, которая служит также и для отвода готового комбикорма от дробилки 7 через циклон 2. Распределение ингредиентов и готового комбикорма по отсекам бункеров производится шнеком и при помощи открытия или закрытия заслонки 5. Дозирование ингредиентов обеспечивает вибрационный четырехкомпонентный дозатор 6. Все ингредиенты выводятся через одно центральное отверстие виброднища дозатора. Под действием гравитационных сил эта смесь попадает в дробилку фуражного зерна ДРЦ-5, где измельчается и окончательно перемешивается.
Дробилка оснащена дополнительными лопастями, что позволяет транспортировать материал по пневмопроводу в циклон 2, и далее в норию 3 для последующего транспортирования в бункер готовой продукции 9.
БВД подаются в один из отсеков наддозаторного бункера 6 и выводятся одновременно с другими ингредиентами. При подготовке БВД
непосредственно в цехе поступают следующим образом. В один из смесителей 8 в определенной пропорции подают наполнитель (комбикорм) и предварительно отвешенные минеральные вещества, витамины, аминокислоты, микроэлементы и т.д. После перемешивания открывается выгрузная горловина смесителя, и через спиральный транспортер 11 подготовленная смесь вводится в дробилку одновременно с другими ингредиентами.
Действие одного смесителя носит периодический характер, и чтобы не прерывать поток, в линии установлены две таких машины 8. Пока в одной идет подготовка смеси, другой смеситель дозирует ранее подготовленную массу, затем функции смесителей меняются. Таким образом, на выходе из смесителей получается непрерывный поток, хотя каждый из смесителей работает по периодическому закону. Смеситель выполняет здесь две функции: смешивания и дозирования. Кроме того, если минеральные добавки слежались, то в смесителе они измельчаются, подвергаясь виброобработке.
Таким образом, макро- и микродобавки в данной линии смешивают в две стадии: а) смешивание с наполнителем в вибрационном смесителе; б) смешивание полученной смеси с остальными ингредиентами комбикормов в дробилке. Такая технология позволяет получить более равномерное распределение ингредиентов в готовой смеси.
1.4 Комбикормовый агрегат «ИТАИ»
В результате научных исследований, проводимых в последние годы на кафедрах ИТАИ по совершенствованию вибро-ударного комбикормового агрегата ВУАК был разработан и изготовлен новый образец комбикормового агрегата, получивший название - «ИТАИ».
В комплект агрегата (рис.5) входят: бункер зерновых компонентов 1, разделенный переборками на четыре независимых отсека, многокомпонентный вибрационный дозатор 2, молотковая или ударно - центробежная дробилка 3, пробоотборник 4, шнек-смеситель 5, дозатор кормовых добавок 6, наддозаторный бункер добавок 7. Наддозаторный бункер 7, также как бункер 1 разделён на четыре независимых отсека.
Каждый дозатор одновременно выдает по четыре компонента с независимой регулировкой подачи каждого ингредиента.
Перед началом работы отсеки бункеров 1 и 7 заполняются поочередно исходными компонентами. Дозаторы 2 и 6 настраиваются на заданную подачу компонентов в соответствии с рецептом. Затем поочередно включается шнек-смеситель 5, дробилка 3, дозаторы 2 и 6. Четыре зерновых компонента из дозатора 2 и жмых поступают одновременно в дробилку, где происходит их измельчение и смешивание. Из дробилки Рис. 5 Технологическая схема комбикормового агрегата «ИТАИ»
смесь подается в шнек-смеситель 5, куда так же поступают кормовые добавки из дозатора 6. Пройдя процедуру смешивания, готовый продукт направляется на выгрузку. Выгрузка продукции производится в склад, транспортное средство или при помощи дополнительной нории в бункер-накопитель готовой продукции.
Агрегат монтируется в складском или другом помещении, обслуживается оператором и вспомогательным рабочим. Управление работой агрегата осуществляется дистанционно с пульта управления.
Сборка агрегата
1. Установить переходной наддозаторный бункер 1 под основным зерновым бункером 11. Основной зерновой бункер также как и наддозаторный должен быть разделён на четыре независимых отсека.
2. Закрепить вибродозатор 2 к переходному бункеру 1 с помощью подвесок (без перекоса). Сопряжение переходной бункер – дозатор в пределах 3…4 мм. При этом следить за тем, чтобы уплотнительные фартуки входили в полости отсеков.
3. Установить дробилку 3 (с установленным на ней пробоотборником 4) под вибродозатор так, чтобы ось выходного окна вибродозатора и ось приёмной горловины дробилки совпадали. Сопряжение дозатор – пробоотборник не более 8 мм (рис. 6).
4. Монтировать шнек-смеситель 5 так, чтобы его приёмный патрубок располагался под выгрузным лотком дробилки 4. Выгрузной лоток дробилки соединить с приёмным патрубком шнека прорезиненным рукавом. К клапану избыточного давления присоединить аспирационный рукав.
5. Установить дозатор кормовых добавок 6 с пробоотборником.
6. В основном зерновом бункере 11 смонтировать распределительно - загрузочное устройство 12. Вал управления распределительно - загрузочным устройством вывести через бункер на высоту, удобную для работы обслуживающего персонала. В каждом отсеке бункера установить датчики верхнего и нижнего уровня материалов.
7. Смонтировать дополнительное оборудование: загрузочную яму 14, очистительную машину 15, загрузочную норию 13, норию готовой продукции 9, бункер готовой продукции 10. Между шнеком-смесителем 5 и норией 9 установить магнитную колонку 8.
8. Произвести монтаж электрооборудования в соответствии с действующими правилами.
9. После окончания монтажных работ и проверки заземления убедиться в исправности работы аппаратуры управления при обесточенных главных цепях.
Агрегат может комплектоваться пневматическими загрузочными устройствами. Использование пневмозагрузки эффективно там, где имеются ограничения по площади или затруднён проезд транспорта, а также при малых объёмах производства комбикормов, при хранении исходных компонентов в одном складе.
Также агрегат может комплектоваться линией гранулирования комбикормов, которая устанавливается между шнеком-смесителем и бункером готовой продукции. Она включает в себя пресс-гранулятор и охладительную колонку с сортировкой отделения крошки.
Подготовка агрегата к работе
1. Проверить правильность направления вращения шнека - смесителя;
2. Проверить и отрегулировать натяжение клинового ремня привода шнека – смесителя;
3. Проверить правильность движения лент загрузочных норий;
4. Проверить надёжность крепления всех узлов и агрегатов;
5. Поочерёдно произвести пуск каждой машины;
6. Произвести пуск всего агрегата. Пуск производить в следующей последовательности: выгрузная нория, шнек-смеситель, дробилка, дозатор зерновых компонентов, дозатор добавок.
7. Произвести остановку в обратной последовательности.
Для наилучшего проведения сравнительного анализа рассмотренных комбикормовых агрегатов их технические характеристики представлены в таблице 1.
Таблица 1
Техническая характеристика комбикормовых агрегатов
| Марка агрегата
Показатели
|
УМК-Ф-2
|
КА-4
|
ВУАК
|
ИТАИ
|
| Производительность, т/ч
|
1,87-3,56
|
4
|
2-3
|
2/4*
|
| Общая установленная мощность, кВт
|
20,87
|
32,5
|
15
|
18/22*
|
| Вид дозаторов зерновых компонентов
|
шнековый
|
шнековый
|
вибрационный
|
вибрационный
|
| Количество дозаторов зерновых компонентов, шт
|
4
|
4
|
1
|
1
|
| Погрешность дозирования, %
|
до 3
|
до 3
|
до 3
|
до 3
|
| Вид дозаторов добавок
|
шнековый
|
тарельчатый
|
вибрационный
|
вибрационный
|
| Количество дозаторов добавок, шт
|
1
|
1
|
1 на 4
|
1 на 4
|
| Качество смешивания
(однородность смеси), %
|
90
|
85
|
90
|
92
|
| Габаритные размеры мм:
длина
ширина
высота
|
11130
10000
6350
|
3000
2000
5000
|
4200
1500
2500
|
| Масса установки, кг
|
5800
|
4960
|
1200
|
550
|
* - в числителе представлены данные по «ИТАИ-2», в знаменателе по «ИТАИ - 4»
** Удельная энергоемкость оборудования (процесса) определяется по следующей формуле:
Эуд
=
N
/
Q
, (1)
где N
– установленная мощность электродвигателей, кВт;
Q
– производительность оборудования, т/ч.
2. ПРИГОТОВЛЕНИЕ АМИДОКОНЦЕНТРАТНЫХ
ДОБАВОК
2.1 Значение амидоконцентратных добавок
Белковую недостаточность кормовых рационов для жвачных животных восполняют путем скармливания карбамида. Карбамид (мочевина) представляет собой белое кристаллическое вещество, которое само белка не содержит, но в результате гидролиза в рубце животного выделяет азот. Под действием микроорганизмов рубца этот азот синтезируется в бактериальный усваиваемый белок.
Однако простая добавка карбамида к кормам может быть токсичной вследствие быстрого его гидролиза и интенсивного образования аммиака. Поэтому карбамид на фермах применяют в весьма ограниченных дозах, и эффективность от такого использования оказывается невысокой.
Значительно повысить эффективность использования карбамида позволяет карбамидный концентрат; карбамид скармливают животным не в чистом виде, а в виде амидоконцентратной добавки (АКД), состоящей из комбикорма
или ячменной муки
(70...75 %), карбамида
(20...25 %) и бентонита натрия
(5%). Приготовленную из этих компонентов смесь тщательно смешивают и прессуют в шнековых прессах высокого давления – экструдерах. В экструдере под влиянием высокого давления (1,4...1,5 МПа) и температуры (130...150 °С) происходят клейстеризация крахмала, плавление карбамида, абсорбция (поглощение) расплавленного карбамида бентонитом и диффузия расплава (молекулярное внедрение азота) в массу клейстеризованного крахмала. При этом частицы карбамида оказываются охваченными тонкой пленкой крахмала, и, попав в рубец животного, они гидролизуют не сразу, а постепенно, в течение 3...4 ч. Это повышает общую эффективность его использования и исключает возможность интенсивного хода образования аммиака и отравления животного.
О высокой эффективности использования АКД свидетельствует следующий опыт: некастрированные бычки симментальской породы в период доращивания получали от 240 до 320 кг АКД. Животным I контрольной группы давали основной рацион, II опытной — взамен 1 кг концентратов 0,5 кг АКД. Бычки II группы за 77 дней прибавили в весе в среднем за сутки по 1096 г, что на 17,8 % больше контрольных. Повышение перевариваемости протеина сопровождается увеличением отложений азота в теле на 12-17 %, а также лучшим его использованием [2].
Таким образом, АКД представляет собой высокопротеиновый концентрат, который в комплексе с микроэлементами позволяет получать высокие суточные привесы, снижать затраты кормов на 21-26 % и экономить до 31% концентратов.
2.2 Прессы-экструдеры
Для получения экструдата применяют различные способы подготовки исходной смеси: без предварительного пропаривания зерна или смеси исходных компонентов карбамидного концентрата, с предварительным увлажнением зерна и предварительным пропариванием сырья.
Пресс-экструдер состоит из следующих основных сборочных единиц: основания, корпуса, бункера, дозатора с приводом, главного привода, шнека и электрооборудования
. Основной шнек – наиболее ответственный узел экструдера, определяющий производительность машины, режимы обработки смеси и качество готового продукта. Обычно шнек – это одно- или двухзаходный червяк, состоящий из нескольких секций, разделенных компрессионными диафрагмами (парозапорными или «греющими» шайбами), которые создают сопротивление движению смеси и способствуют ее сжатию и разогреву. Конструкция шнека обеспечивает постепенное возрастание давления и температуры в экструдере. В некоторых экструдерах глубина винтовой канавки червяка уменьшается к выходному концу шнека, что обеспечивает дополнительное уплотнение смеси и рост давления и температуры.
Секции червяка устанавливаются в съемных корпусах, имеющих на внутренней части продольные ребра для обеспечения движения смеси вдоль оси шнека. В местах установки шайб весь материал проходит не сразу, часть его возвращается через горизонтальные пазы назад в шнек и перемещается им к выходу повторно. В результате внутренней рециркуляции продукта под давлением его температура возрастает и достигает на выходе из экструдера значительной величины.
При выходе из шнека готовый продукт «взрывается», при этом теряется влажность, снижается температура и разбухает струя экструдата. Применение различных фильер или гранулирующих головок позволяет получить экструдат в виде канатиков (стренг) различной формы или гранул определенной величины, которые затем требуют охлаждения.
Технические характеристики пресс-экструдеров представлены в табл. 3.
2.2.1 Экструдер ПЭК-125
´
8
(рис. 7) состоит из опорной плиты 1, станины редуктора 2, питателя 3, корпуса с червяком 4, головки 6, электродвигателя основного привода 7, шкафа КИП и управления 8. Станина пресс-экструдера 2 представляет собой корпус специального одноступенчатого цилиндрического редуктора вертикального исполнения, предназначенного для передачи крутящегося момента от электродвигателя 7 к червяку шнека 13. Осевое усилие червяка воспринимает упорный подшипник, корпус которого имеет рубашку для водяного охлаждения. На опорной плите 1 и станине-редукторе 2 установлены все сборочные
 |
единицы экструдера. Питатель экструдера состоит: из укрепленного на станине бункера 11 с установленными внутри питающим шнеком, ворошителем - сводоразрушителем и парой шестерен; привода (смотр - редуктора) и отдельного ворошителя – питателя, установленного на загрузочной горловине корпуса основного шнека. Вращение мотор-редуктора 10 с электродвигателем 9 постоянного тока типа ПБ-22-У2 через муфту передается шнеку-питателю и затем с установленной на его валу шестерни - на шестерню и вал ворошителя-сводоразрушителя. Ворошитель-питатель имеет отдельный привод от асинхронного электродвигателя АОЛ2-11-4. Производительность питателя регулируется бесступенчато изменением частоты вращения двигателя постоянного тока 9.
Корпус червяка экструдера состоит из толстостенной трубы, внутри которой между фланцами 12 закреплены гильзы 13. Установленный внутри корпуса червяк выполнен наборным, с установленными на валу по длине секциями шнека 14 и шайбами 15.
Крутящий момент от редуктора-станины 2 передается валу червяка 16, а от него через шпонки 17 на секции шнеков 14. Корпус пресс-экструдера заканчивается головкой 6, которая крепится, откидными болтами. Она состоит из корпуса, вставки фланца и других деталей.
Извлекают червяк из корпуса для его замены и чистки при помощи специального винтового выталкивателя, закрепленного на тыльной резьбовой части полого вала редуктора.
Для нагрева определенных зон шнека предусмотрена специальная система, которая обеспечивает нагрев головки и двух зон корпуса пресс-экструдера и автоматическое поддержание заданной температуры. Нагревательные устройства снабжены электронагревателями сопротивления, питающимися от сети переменного тока напряжением 220В. В каждой зоне обогрева корпуса экструдера установлено по два нагревателя, мощностью 1,65 кВт (суммарная мощность зоны 3,3 кВт), а в зоне обогрева головки – один нагреватель мощностью 0,6 кВт. Для контроля и регулирования температуры в зонах установлены термопары. Давление внутри головки контролируют с помощью датчика манометрического типа 5. Шкаф КИП и управления 9 содержит всю аппаратуру управления электроприводами и тепловыми режимами по зонам.
Исходное сырье поступает в бункер питателя 11, из которого шнеком подается в загрузочную зону корпуса пресс-экструдера 4, где его захватывает и перемещает червяк вдоль корпуса к головке 6.
Нагревается и обрабатывается сырье как в результате преобразования механической энергии рабочих органов машины в тепловую энергию, так и вследствие дополнительного электрообогрева корпуса с помощью электронагревателя.
При подготовке машины к работе необходимо установить на приборах шкафа КИП и управления заданную температуру процесса экструзии по зонам корпуса и головки в зависимости от рецепта перерабатываемого материала (табл. 2).
Затем включают нагрев корпуса и головки и одновременно охлаждение загрузочной зоны и корпуса упорного подшипника на малый расход воды. По достижении заданных температур включают главный привод, привод ворошителя, а затем привод питателя. Ручку включения
Таблица 2
Задаваемая температура по зонам в экструдере ПЭК-125
´
8
| Перерабатываемый материал
|
Температура, °С
|
| Корпус
|
Головка
|
| Зона 1
|
зона 2
|
| Концентрат на основе ячменя
|
130
|
150
|
120
|
| Концентрат кукурузы
|
120
|
150
|
125
|
| Концентрат пшеницы
|
130
|
150
|
130
|
питателя плавно поворачивают на 30-40 делений по шкале регулятора. При появлении из отверстий головки размягченной массы необходимо плавно увеличить частоту вращения привода питателя до номинального значения нагрузки главного привода.
Для остановки пресс-экструдера необходимо выключить привод питателя, при этом машина должна работать до тех пор, пока величина нагрузки главного привода не снизится до значения нагрузки холостого хода. Затем надо выключить привод ворошителя, главный привод, электрообогрев и водяное охлаждение. При остановке машины на длительное время червяк чистят. Конструкция пресс-экструдера позволяет обрабатывать продукт в автономном режиме (без использования внешнего нагрева корпуса, головки, охлаждения загрузочной воронки, узла упорного подшипника).
2.2.2.
Экструдер-КМЗ-2
(рис. 8) состоит из следующих основных узлов: основания (рамы) 1; основного привода 2; бункера 3; питающего шнека-дозатора 4; приемной камеры 5; нагнетающего шнека 6, помещенного в сборный корпус (цилиндр) 7; матрицы с отрезным ножом 8; привода питающего шнека-дозатора 9; системы управления и контроля.
Рабочим органом экструдера является прессующий узел, состоящий из нагнетательного шнека, сборного цилиндра и матрицы.
Основанием составного нагнетающего шнека является шпилька с левой резьбой, на которой монтируются: шнек первой ступени (входной шнек), шнек второй ступени (средняя часть), шнек третьей ступени (выходная часть), греющие шайбы. Передача вращения от основного вала привода сборному шнеку происходит с помощью шпонок. Сборный шнек закрыт корпусами, состоящими из двух половин каждый, и цельным корпусом. Последний присоединяется болтами к несущему корпусу пресса-экструдера. Прямоугольное окно в корпусе служит для крепления лотка, через который смесь поступает из шнека-дозатора в сборный корпус нагнетающего шнека. Разъемные половины корпусов стянуты хомутами и зафиксированы шпонками от проворачивания.
На внутренних поверхностях корпусов предусмотрены продольные пазы для перемещения смеси вдоль оси шнека. Для уменьшения износа корпусов в местах над греющими шайбами установлены сменные изнашиваемые кольца (три штуки).
На выходном участке шнековой части расположен регулятор-гранулятор, состоящий из носового корпуса, регулировочного диска (матрицы) с рукояткой, приводного валика с отрезным ножом, прижимаемым к регулировочному диску пружиной. Вращение приводному валику с ножом передается через поводок и пальцы. Уплотнение по приводному валику торцевое, состоящее из сменных бронзовых деталей: втулки в носовом корпусе и кольца на приводном валике.
Выход АКД осуществляется по совмещенным отверстиям в носовом корпусе и регулировочном диске. Поворот регулировочного диска изменяет проходное сечение, тем самым регулируя температуру и давление. Регулировочный диск фиксируется в заданном положении болтом и прижимается к носовому корпусу диском. Термопара в корпусе служит для замера температуры в зоне прессования. При эксплуатации экструдеров нельзя останавливать установку, заполненную массой, на длительное время. Масса в экструдере быстро охлаждается, затвердевает, и повторно пустить в работу экструдер без его разборки становится невозможным.
Основные технические характеристики изучаемых пресс - экструдеров представлены в таблице 3.
Таблица 3
Техническая характеристика пресс-экструдеров
| Параметры
|
КМЗ-2
|
ПЭК-125´8
|
ПЭ-1
|
| Производительность, кг/ч
|
500
|
550…650
|
200…500
|
| Диапазон рабочих температур, °С
|
110…135
|
120…180
|
110…135
|
| Мощность привода пресс-экструдера, кВт
|
40
|
55
|
56,1
|
| Мощность привода питателя, кВт
|
0,8
|
0,7
|
0,8
|
| Суммарная мощность нагревателей, кВт
|
-
|
7,4
|
-
|
| Диаметр червяка, мм
|
121
|
125
|
| Частота вращения шнека, с-1
|
350
|
230
|
350
|
| Габаритные размеры, мм
длина
ширина
высота
|
1510
1870
1490
|
3330
710
1690
|
1620
1940
1560
|
| Масса, кг
|
1200
|
2103
|
1220
|
В настоящее время, помимо описанных выше пресс-экструдеров, промышленность России и стран СНГ выпускает следующие марки оборудования: ПЭ-1, ЛКМЗ-1 – (Россия); ПЭК-125´6В, ПЭК-125´8С – (Украина) и др. Для фермерских и подсобных хозяйств выпускаются пресс-экструдеры небольшой производительности ПЭК-40´5В (30-40 кг/ч, 4 кВт), ПЭК-60´8С (50-60 кг/ч, 8 кВт).
КОНТРОЛЬНЫЕ ВОПРОСЫ
1. Что относится к концентрированным кормам?
2. Что входит в технология приготовления амидоконцентратных добавок?
3. Опишите устройство и принцип работы комбикормового агрегата УМК-Ф-2.
4. Устройство и принцип работы комбикормового агрегата КА-4.
5. Расскажите об агрегатах разработанных в АГАУ.
6. Назовите отличия между агрегатами ВУАК и «ИТАИ».
7. Опишите устройство и принцип работы пресс-экструдеров.
8. Какой из представленных пресс-экструдеров обладает меньшей энергоемкостью рабочего процесса?
9. Какое значение имеют АКД при добавлении в рацион жвачных животных?
ЛИТЕРАТУРА
1. Вагин Б.И., Побединский В.М. Практикум по механизации животноводческих ферм. - Л.: Колос, Ленингр., отделение,1983. - 239с.
2. Завражнов А.И., Николаев Д.И. Механизация приготовления и хранения кормов. – М.: Агропромиздат, 1990. – 336 с.: ил.
3. Кукта Г.М. Технология переработки и приготовления кормов. - М.: Колос, 1977.- 240с.
4. Мельников С.В. Механизация и автоматизация животноводческих ферм. - Л.: Колос, 1976.- 560с.
5. Механизация и технология производства продукции животноводства / В.Г. Коба, Н.В. Брагинец, Д.Н. Мурусидзе, В.Ф. Некрашевич. – М.: Колос, 2000. – 528 с.: ил.
6. Федоренко И.Я., Золотарев С.В. Переработка сельскохозяйственного сырья на малогабаритном оборудовании: Учебн. пособие. – Барнаул: Изд-во АГУ, 1998. – 317 с.
СОДЕРЖАНИЕ
Введение……………….……………………………………………3
1. Технологические схемы малогабаритных комбикормовых
цехов и агрегатов …………………………………………………..5
1.1 Комбикормовые агрегаты УМК-Ф-2 и АКМ-1………………5
1.2 Агрегат кормоприготовительный КА-4 ……………………..6
1.3 Вибро-ударная технология приготовления комбикормов
и технологическое оборудование …………………………. .8
1.4 Комбикормовый агрегат «ИТАИ» ………………………....12
2. Приготовление амидоконцентратных добавок …………………16
2.1 Значение амидоконцентратных добавок …………………..16
2.2 Прессы-экструдеры ………………………………………….17
2.2.1. Экструдер ПЭК-125´8 .…………………………………17
2.2.2. Экструдер КМЗ-2 …………………………………….…20
Контрольные вопросы ………………………………………………23
Литература …………………………………………………………...23
|