| МОСКОВСКИЙ КОЛЛЕДЖ ГРАДОСТРАИТЕЛЬСТВА и ПРЕДПРИНИМАТЕЛЬСТВА
Реферат
По дисциплине:
«Инженерные сети»
на тему:
УДАЛЕНИЕ СТОЧНЫХ ВОД
Выполнил: студент 3 курса
Группы С-3-99.
специальность СЭЗС
Миченко А.В.
МОСКВА. 2001г.
Содержание.
| |
|
| |
|
| |
|
| 1. Удаление сточных вод.
|
3
|
| |
|
| |
|
| 2. Канализация зданий (внутренняя канализация).
|
6
|
|
|
|
|
|
|
| 3. Грунтовые воды.
|
11
|
|
|
|
|
|
|
| 4. Канализация заглубленных помещений.
|
12
|
|
|
|
|
|
|
|
|
|
|
|
|
|
|
|
|
|
|
| |
|
| |
|
| |
|
| |
|
| |
|
| |
|
| |
|
| |
|
УДАЛЕНИЕ СТОЧНЫХ ВОД
По способу удаления канализационные отходы подразделяют на атмосферные и бытовые (коммунальные). Атмосферные отходы — это сточные воды, образовавшиеся после дождя или при таянии снега. Они стекают с крыш домов, прилегающих мостовых, скверов. Иногда к дождевой воде причисляют грунтовые воды, которые необходимо отвести от фундаментов и подвалов.
Цель отвода атмосферных сточных вод — транспортирование их в естественные русла рек, а цель отвода бытовых сточных вод — отделение токсичных и непригодных твердых и жидких веществ и направление очищенной воды в реку. Это определение новое и отражает растущее понимание необходимости охраны естественных источников воды. Не так давно бытовые сточные воды направляли прямо в реки, озера или в океан, Однако этой практике повсеместно приходит конец, особенно из-за непрерывно растущей численности населения.
Как и система водоснабжения, система канализации может быть местной и центральной (коммунальной). Чтобы принять правильное решение, очень важно учитывать наличие наружной канализационной сети. Устройство сети для отвода бытовых сточных вод требует больших первоначальных затрат и непрерывного внимания к себе в течение всего срока эксплуатации, будь то отдельный жилой дом или тысячи домов. Канализационные сети для отвода атмосферных вод имеют большую протяженность и большой диаметр, и если их отметка ниже уровня реки, то требуется устанавливать дорогое насосное оборудование для подъема воды на требуемый уровень.
В процессе проектирования необходимо произвести тщательные расчеты, а если необходимо, то и исследования, прежде чем делать основные приобретения. В развивающихся странах канализационные сети находятся под контролем в соответствии с суровыми законами и должны отвечать официальным стандартам. Наружная канализационная сеть небольшого жилого комплекса, состоящего только из нескольких зданий, может завершаться фильтрационной системой, называемой полями фильтрации. Бытовые сточные воды поступают сначала в большой заглубленный резервуар, называемый септиком. В зависимости от его размеров сточная жидкость довольно долго наполняет резервуар и медленно в нем движется, при этом твердые частицы выпадают из жидкой смеси и опускаются на дно. Может происходить и другой, более сложный процесс. Определенные виды бактерий способны буйно развиваться в сточной воде, поглощая при этом токсичные вещества. В хорошо спроектированном резервуаре этот процесс происходит настолько эффективно, что жидкость, выходящая на другом конце резервуара, почти свободна от токсичных компонентов и даже содержит ряд питательных веществ для почвы. Из этого резервуара осветленная сточная жидкость проходит через загрузочное устройство, называемое баком-дозатором, работающим по принципу сифона, и периодически подается к картам полей фильтрации.
Забиваем Сайты В ТОП КУВАЛДОЙ - Уникальные возможности от SeoHammer
Каждая ссылка анализируется по трем пакетам оценки: SEO, Трафик и SMM.
SeoHammer делает продвижение сайта прозрачным и простым занятием.
Ссылки, вечные ссылки, статьи, упоминания, пресс-релизы - используйте по максимуму потенциал SeoHammer для продвижения вашего сайта.
Что умеет делать SeoHammer
— Продвижение в один клик, интеллектуальный подбор запросов, покупка самых лучших ссылок с высокой степенью качества у лучших бирж ссылок.
— Регулярная проверка качества ссылок по более чем 100 показателям и ежедневный пересчет показателей качества проекта.
— Все известные форматы ссылок: арендные ссылки, вечные ссылки, публикации (упоминания, мнения, отзывы, статьи, пресс-релизы).
— SeoHammer покажет, где рост или падение, а также запросы, на которые нужно обратить внимание.
SeoHammer еще предоставляет технологию Буст, она ускоряет продвижение в десятки раз,
а первые результаты появляются уже в течение первых 7 дней.
Зарегистрироваться и Начать продвижение
Поле имеет сеть труб, уложенных таким образом, что вода просачивается в грунт, а затем находит себе путь для подъема на поверхность земли, где испаряется, либо уходит под землю. Картовые трубы обычно укладывают на глубине 75 см ниже поверхности, а их число и длина зависят от характера почвы в этом месте поля. Если почва песчаная, фильтрация происходит быстро, и длина труб сравнительно небольшая. Если почва состоит из плотной глины, через которую фильтрация происходит медленно и плохо, длина труб должна быть соответственно большей. Прежде чем начинать проектирование, необходимо провести тщательный анализ грунта, называемый перколационным анализом. Число зданий, которые можно обслужить простым полем фильтрации, зависит от выделенной для этого площади и результатов перколационного анализа. Могут оказать влияние и местные условия. В некоторых быстро развивающихся районах, особенно в пригородах, где неограниченное использование полей фильтрации, наконец, может превзойти фильтрующую способность грунта независимо от результатов перколационного анализа, нечистоты могут опять возвращаться в чистую воду.
Если размеры строительного участка или местные условия не позволяют использовать поля фильтрации, сооружают устройства для централизованной очистки сточных вод. Это может потребовать больших капиталовложений и тщательного проектирования очистных сооружений—так, чтобы запахи и другие выделения, являющиеся результатом обработки сточных вод, не причинили неудобств и даже вреда окружающему району. Последняя ступень очистки, будь то поля фильтрации или современные сооружения,— удаление накопившегося твердого осадка. Его часто используют в качестве удобрения.
Сервис онлайн-записи на собственном Telegram-боте
Попробуйте сервис онлайн-записи VisitTime на основе вашего собственного Telegram-бота:
— Разгрузит мастера, специалиста или компанию;
— Позволит гибко управлять расписанием и загрузкой;
— Разошлет оповещения о новых услугах или акциях;
— Позволит принять оплату на карту/кошелек/счет;
— Позволит записываться на групповые и персональные посещения;
— Поможет получить от клиента отзывы о визите к вам;
— Включает в себя сервис чаевых.
Для новых пользователей первый месяц бесплатно.
Зарегистрироваться в сервисе
Наличие городских канализационных магистралей представляет большое удобство для владельца строительного участка. Они подразделяются на бытовую и дождевую канализационную сеть, но могут быть и комбинированными (общесплавными), в которых все виды сточных вод отводятся по одной сети. В других местах канализационная сеть предназначается только для отвода сточных вод, а дождевая вода по поверхности земли течет в места, свободные от застройки. Другой модификацией может быть устройство дождевой канализации только для тротуаров и проездов. Она обычно небольшая, поскольку вода с крыш стекает на землю и поглощается ею. При такой системе необходимо иметь немного незамощенной площади вокруг домов. Во всех случаях проектировщик при проработке вопроса канализации дома должен учитывать наличие той или иной системы городской канализации.
При сооружении канализационных систем обычно используют такие материалы, как чугун, остеклованная керамика, железобетон и асбестоцемент. Применение пластмассовых труб ограничивается некоторыми нормами и законами. Для подземной прокладки наибольшее применение находят чугунные трубы с высокими прочностными и антикоррозионными свойствами. Керамические и бетонные трубы намного дешевле и вполне пригодны для многих целей, но не для прокладки под домами и в других местах с большой нагрузкой. Их недостаток состоит в том, что они трескаются или ломаются, особенно в местах соединений. Давление корней деревьев иногда приводит к появлению трещин в керамических трубах, после чего корни врастают прямо в трубу. Помимо утечки сточной жидкости это может привести к тому, что корни, разрастаясь, полностью закупорят трубу и станут причиной поломки канализации.
Все канализационные трубы время от времени засоряются. Даже дождевые воды несут с собой грязь и пыль с крыш домов и улиц, а также листья с деревьев. Поэтому все канализационные сети должны иметь устройства для очистки и смотровые колодцы, которые позволяют человеку залезть до уровня прокладки канализации и там работать. На трубах небольшого диаметра предусматривают прочистки. Применяют также и комбинацию обеих способов. Однако, несмотря на большую стоимость колодцев, они более эффективны. Во всяком случае любой вид доступа должен позволить удалить засор из трубы с помощью какого-либо инструмента.
КАНАЛИЗАЦИЯ ЗДАНИЯ (ВНУТРЕННЯЯ КАНАЛИЗАЦИЯ)
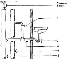
Отвод сточных вод по трубам осложняется одним обстоятельством. Диаметр этих труб достаточно большой, чтобы обеспечить максимальный расход жидкости, ожидаемый за единицу времени. Большую часть времени они остаются пустыми или почти пустыми. В конечном итоге они могут соединить жилые помещения с системой канализации, содержащей гниющие отбросы, выделяющие в лучшем случае неприятные запахи, а в худшем случае — опасные организмы. Защита от этого заключается в устройстве хорошо известного сифона, содержащего водяной затвор сразу же после санитарного прибора. Вода защищает внутренние помещения от канализационной сети и должна находиться там все время, Имеется, конечно, опасность ее исчезновения из сифона, но чтобы этого не случилось, во всем здании предусмотрена система вентиляционных трубопроводов.
| 
|
Типичное решение устройства сифона и вентиляции арматуры
1— вентиляция сантехнического прибора; 2— сифон; 3— канализационная труба; 4— стояк канализационной вентиляции, 5— канализационный стояк
|
Представим себе сифон, должным образом заполненный водой и присоединенный к канализационной трубе, в которую отводится вода и от других приемников. Если где-либо выше этой линии происходит смыв унитаза или выпускают воду из ванны, то уходящая вода толкает перед собой воздух, находящийся в трубе, и повышает его давление. Это давление толкает воду в сифоне в одну сторону. Большой опасности в этом еще нет. Но если большое количество воды пройдет мимо точки, в которой присоединен отводной трубопровод от прибора, то давление изменится в обратном направлении, т. е. создастся разрежение, и воздух засосется из отвода. Это в свою очередь приведет к засасыванию воды из колена сифона и отвод ее в канализацию. Появится прямой контакт жилого помещения с дурно пахнущими и, возможно, ядовитыми газами в канализационных трубах.
«Врагом» в данном случае явилось давление воздуха, поэтому назначение вентиляционной системы состоит в том, чтобы предотвратить значительное изменение давления воздуха в канализационных трубах. Вентиляционный трубопровод присоединяют к каждому прибору или группе приборов, что иногда зависит от местных законов. Индивидуальные вентиляционные трубы соединяют между собой, чтобы создать среднеинтегральное давление в системе. Главный вентиляционный стояк пропускают через крышу и соединяют с атмосферой. Кроме того, этот стояк соединяют с главным канализационным стояком в нескольких местах для обеспечения равномерного распределения давления; например, в высоких зданиях оба стояка соединяют между собой вверху и внизу, а также через пять или шесть этажей.
Канализационные и вентиляционные трубы обычно изготовляют из чугуна, оцинкованной стали, меди и пластмасс. Чугун и медь стоят дорого, но они весьма «долговечны». Оцинкованные трубы, если их используют в качестве вентиляционных, служат около 40 лет, и интересно отметить, что их коррозия происходит быстрее, чем при использовании для канализационных линий. Поскольку наиболее уязвимые места стальных трубопроводов — места соединения труб, где толщина металла самая маленькая, можно рекомендовать комбинацию длинных стальных участков, соединенных чугунными фитингами. Пластмассовые трубы в настоящее время применяют мало, однако имеется тенденция к более широкому их использованию.
Рассмотренные материалы находят спрос равным образом как при устройстве бытовой канализации, так и для внутренних водостоков, по которым отводится атмосферная вода с крыши здания. В зданиях, в которых отвод дождевых вод осуществляется по наружным трубам, последние изготовляют из оцинкованной стали, алюминия и меди: первые два отличаются низкой стоимостью, а медь—долговечностью. В том месте, где дождевая вода выливается из трубы, необходимо подсыпать слой гравия или камней, чтобы земля не размывалась. Однако существуют системы, в которых эти наружные трубы отводят в землю и присоединяют к общей дождевой канализационной сети.
Размер канализационных и вентиляционных труб определяется числом присоединяемых к ним приемников сточных вод и максимальным ожидаемым расходом воды в единицу времени. Размер внутренних и внешних водостоков обусловлен максимальным ожидаемым количеством осадков и площадью крыши. Выбор диаметра труб производят по таблицам.
На приведенных рисунках показаны горизонтальные сечения зданий, на которых нанесено сантехническое оборудование, водопроводные и канализационные стояки, а также вентиляционные каналы. Условно принято, что все трубопроводы и каналы проходят в одной и той же шахте. Для удобства разводки трубопроводов умывальник размещают между унитазом и ванной, если они находятся в одном помещении, однако размещение унитаза в центре часто предпочтительнее с точки зрения дизайна. Внутренние водостоки могут проходить либо в тех же шахтах, либо отдельно. В многоквартирных зданиях внутренние водостоки делают значительно реже, чем наружные
| 
а — расположение двух ванных комнат у одной стены (каналы вытяжной вентиляции размещены в другом месте).
|

б — расположение двух ванных комнат у одной стены (с каналами вытяжной вентиляции);
|
| 
в — один из многих вариантов
|

г — расположение двух кухонь у одной стены (каналы вытяжной вентиляции расположены в другом месте);
|
| д — расположение двух кухонь у одной стены (с каналами вытяжной вентиляции);
|
* Ширина пространства для размещения стояков практически остается той же и для одной ванной комнаты или кухни
|
| 1— ванна; 2— унитаз; 3— умывальник; 4— вентиляционный стояк; 5— канализационный стояк; 6— стояки вентиляционного и горячего водоснабжения; 7—каналы вытяжной вентиляции; 8—стояк бытовой канализации (не фекальной); 9— раковина; 10— стояки бытовой канализации и канализационной вентиляции
|
Канализация кухонь заслуживает отдельного рассмотрения. Необходимо удалять пищевой жир и отбросы продуктов, которые могут быть в сильно измельченном виде в результате работы мусородробилки, являющейся частью кухонного набора. Жир может быть растворен только в горячей воде, переведен в твердое состояние с помощью холодной воды и удален в систему трубопроводов. Жир можно эффективно удалить лишь с помощью специальных отстойников, называемых жироуловителями. Местные законы рассматривают эту проблему по-разному. Индивидуальные жироуловители позволяют содержать канализационные трубопроводы относительно чистыми, однако их необходимо периодически обрабатывать. Некоторые законы требуют, чтобы сточные воды от кухонь удалялись отдельно от других сточных вод
здания, собирались и направлялись в центральный журоуловитель и только после него объединялись с остальными сточными водами. По этому закону, хотя кухня и ванная обслуживаются одной и той же водопроводной линией, они должны иметь две отдельные отводящие трубы, но вентиляционная труба может быть общая.
Следует упомянуть еще об одном явлении, влияющем на работу канализационных стояков, обслуживающих кухни в многоэтажных домах. Когда впервые применили моющие средства для стирки белья, канализационные трубы заполнялись подвижной пеной. Как только пена достигала основания стояка в 10-этажном или более высоком доме, она становилась настолько подвижной, что могла создаться ситуация, сходная со взрывом. Часто пена выходит через сифон в кухню.
Наиболее удовлетворительное решение этой проблемы—устройство второго канализационного стояка, который получает сточную жидкость от двух или трех нижних этажей и присоединяется к основному стояку только после того, как оба стояка пройдут двумя параллельными нитками по меньшей мере 3 м. Главный стояк по-прежнему будет заполнен пеной, но она не возвратится на четвертый или пятый этаж, где присоединен самый нижний выпуск. Второй стояк, иногда называемый «стояком для моющих средств»,— не столь высокий, чтобы создать серьезную ситуацию вспенивания. За прошедшие годы изготовители стиральных порошков создали улучшенные моющие средства, которые образуют меньше пены и позволяют решать эту проблему более легким способом. Некоторые специалисты отказались от «стояка для моющих средств» и просто присоединяют самые нижние выпуски у основания вентиляционного стояка (что разрешается). Другие предпочитают иметь сравнительно дешевый дополнительный стояк.
| 
|

|
| 1— крыша; 2— раковин»; 3— стояк бытовой канализации; .4— стояк канализационной вентиляции; 5— дополнительный стояк бытовой канализации; 6—нижний жилой этаж; 7—самая нижняя раковина канализуется в вентиляционный стояк; 8— параллельный участок (3 м)
|
ГРУНТОВЫЕ ВОДЫ
Если обычный уровень грутовых вод достаточно высок, чтобы вызвать угрозу фундаментам или подвальным этажам, или же если этот уровень достигается только в дождливый сезон, следует предусматривать систему подземного дренажа. Бурение скважин в земле и другие исследования помогают определить необходимость этих мероприятий. Если наземный этаж сильно заглублен,' то для его сохранности целесообразно сделать дренаж, так как стоимость его небольшая.
Сеть отводящих трубопроводов подобна описанной выше сети для очистки сточных вод с помощью полей фильтрации с той разницей, что там из трубы жидкость просачивалась наружу, а при дренаже, наоборот, из грунта в трубу. По этим трубопроводам вода отводится в отстойник, где отделяются песок, гравий и грязь, просочившиеся в трубы вместе с водой. Очищенную воду можно было бы отвести в систему дождевой канализации, однако в некоторых местах законы запрещают отводить в водосток любые жидкости, кроме атмосферных осадков. Выпуски дренажных устройств рекомендуется располагать вдоль стен, намного выше отметки низа фундамента. Если система в этих местах засорится, то нетрудно ее откопать и прочистить.
Известны три случая, когда выпуски дренажной системы располагают сразу за внутренней стороной фундаментов:
1) если один или несколько фундаментов выходят на границу земельной собственности, трубы нельзя проводить по чужому участку;
2) когда при земляных работах будет вскрыт родник, расположенный ниже уровня балки самого нижнего перекрытия; эта вода должна быть дренирована, прежде чем она достигнет уровня балки;
3) в домах с большой площадью наземного этажа, где некоторые инженеры предпочитают добавлять к периметральному дренажу внутренние боковые выпуски, устанавливаемые на довольно большом расстоянии друг от друга и соединенные с периметральным дренажом.
В двух последних случаях желательно, если это только возможно, иметь наружный и внутренний периметральный дренаж.
КАНАЛИЗАЦИЯ ЗАГЛУБЛЕННЫХ ПОМЕЩЕНИИ
Если трубы для удаления воды от сантехнических приборов, установленных в подвале, и трубы дренажных линий не удается проложить к коллектору с уклоном по меньшей мере 1 %, то вместо самотечных линий предусматривают насосную перекачку воды в коллектор. Сначала воду собирают в большой подземный резервуар, называемый сборником. Поплавковый регулятор, расположенный в резервуаре, включает водоподъемник, когда резервуар наполнится. Если в бак поступают твердые материалы, то диаметр патрубка насоса должен быть достаточно большим. Этот тип насоса называется эжектором, но если в бак поступает чистая вода, в нем нет необходимости. Насос и трубопроводы располагают таким образом, чтобы насос не подавал сточные воды под напором, а только поднимал их на такой уровень, откуда они поступали бы в коллектор самотеком.
Чтобы система удаления сточной воды (в том числе и насос) работала безотказно со всех точек зрения, необходимо установить два параллельно работающих насоса с аварийной сигнализацией, которая включается при остановке насоса или повышении уровня воды. Резервуары-отстойники могут быть изготовлены из чугуна, стекловолокна, бетона с люками и плотно закрывающимися стальными крышками.
|