Реферат
Пояснительная записка 108 с., 9 рисунков, 15 таблиц, 40 источников, 6 приложений.
Нормативный документ, стандарт, технические условия, профилированные листы, требования
Объект исследования или разработки - технические условия на профили стальные листовые гнутые с трапециевидными гофрами для строительства.
Цель работы - разработка проекта технический условий на профилированные листы для строительства.
Полученные результаты и их новизна - разработанные технические условия могут быть использованы при определении требований к профилированным листам (марок С10, С21, С35, Н60), предназначенным для строительства
Рекомендации по внедрению или итоги внедрения результатов - данная работа выполнялась и внедрена в ОАО «Эковент».
Область применения - на предприятиях, занимающихся производством профилированных листов для строительства.
Экономическая эффективность или значимость работы - внедрение технических условий на предприятии способствует повышению технического уровня и качества продукции.
Содержание
Введение
1 Литературный обзор
1.1 Характеристика технических условий
1.2 Основные требования технических условий
1.3 Роль технических условий при подтверждении
соответствия продукции
1.4 Государственный контроль за соблюдением технических регламентов
1.5 Права собственности на технические условия
1.6 Виды профилированных листов
1.7 Характеристика применения профнастила
1.8 Профилегибочное оборудование для производства профнастила
1.9 Анализ перспективности производства профнастила
2 Технологическая часть 28
2.1 Требования к разработке проекта технических условий
2.2 Технические требования к профилям стальным листовым гнутым с трапецивидными гофрами
2.2.1 Требования к исходным материалам
2.2.2 Требования к защитным покрытиям
2.2.3 Требования к геометрической точности
2.2.4 Комплектность
2.2.5 Маркировка
2.2.6 Упаковка
2.3 Технология и контроль производства
2.4 Требования к качеству готовой продукции
2.4.1 Правила приемки
2.4.2 Методы контроля
2.4.3 Транспортирование и хранение
3 Методика выполнения работ
3.1 Требования к оформлению технических условий
3.2 Согласование технических условий
3.3 Утверждение технических условий
Забиваем Сайты В ТОП КУВАЛДОЙ - Уникальные возможности от SeoHammer
Каждая ссылка анализируется по трем пакетам оценки: SEO, Трафик и SMM.
SeoHammer делает продвижение сайта прозрачным и простым занятием.
Ссылки, вечные ссылки, статьи, упоминания, пресс-релизы - используйте по максимуму потенциал SeoHammer для продвижения вашего сайта.
Что умеет делать SeoHammer
— Продвижение в один клик, интеллектуальный подбор запросов, покупка самых лучших ссылок с высокой степенью качества у лучших бирж ссылок.
— Регулярная проверка качества ссылок по более чем 100 показателям и ежедневный пересчет показателей качества проекта.
— Все известные форматы ссылок: арендные ссылки, вечные ссылки, публикации (упоминания, мнения, отзывы, статьи, пресс-релизы).
— SeoHammer покажет, где рост или падение, а также запросы, на которые нужно обратить внимание.
SeoHammer еще предоставляет технологию Буст, она ускоряет продвижение в десятки раз,
а первые результаты появляются уже в течение первых 7 дней.
Зарегистрироваться и Начать продвижение
4 Разработка проекта технических условий
5 Организационно - экономическая часть
5.1 Организация и планирование проекта разработки технических условий на профнастил
5.1.1 Определение плановой трудоемкости разработки технических условий
5.1.2 Определение плановой численности исполнителей
5.1.3 Составление календарного плана разработки технических условий на профнастил с применением метода сетевогопланирования
5.2 Расчет плановых затрат на разработку технических условий на профнастил
5.2.1 Расчет плановой заработной платы исполнителей
5.2.2 Расчет накладных расходов
5.2.3 Расчет прочих расходов
5.2.4 Расчет сметной стоимости разработки технических условий на профнастил
5.3 Оценка потенциальной эффективности разработки технических условий на профнастил
6 Безопасность и экологичность
6.1 Безопасность
6.1.1 Анализ опасных и вредных производственных факторов в окружающей среде и на рабочих местах
6.1.2 Оценка степени влияния опасных и вредных производственных факторов на рабочих местах
6.2 Экологичность
Заключение
Список литературы
Приложение А Маршрутная карта на технологический процесс изготовления профилированных листов
Приложение Б Эскизы профилированных листов
Приложение В Технологический процесс изготовления профилированных листов на профилегибочном стане
Технические условия
Введение
Среди факторов, определяющих конкурентоспособность фирмы, ключевыми в современных условиях являются гарантии высокого качества выпускаемой продукции.
Технические условия - документы, в которых конкретный изготовитель добровольно устанавливает требования к качеству и безопасности конкретной продукции, необходимые и достаточные для ее идентификации, контроля качества и безопасности при изготовлении, хранении и транспортировании.
Технические условия устанавливают полный набор требований к выпускаемой конкретной продукции (маркам, типам, исполнениям и т.п.) и включают такие разделы, как область применения, требования к качеству и безопасности или технические требования, маркировка, упаковка, правила приемки, методы контроля, правила транспортирования и хранения, требования по применению (эксплуатации), гарантии изготовителя.
В данной выпускной квалификационной работе рассматривается процесс разработки технических условий на профили стальные листовые гнутые с трапециевидными гофрами для ОАО «Эковент», занимающегося производством профнастила.
1 Литературный обзор
1.1 Характеристика технических условий
Технические условия - это документ, посредством которого изготовитель доводит до потребителя информацию о выпускаемой продукции: о ее назначении, области применения, потребительских характеристиках, безопасном обращении при применении, правилах упаковки, маркировки, транспортирования, хранения, о правилах ее приемки и методах контроля (испытания, измерения, анализа) .
Сервис онлайн-записи на собственном Telegram-боте
Попробуйте сервис онлайн-записи VisitTime на основе вашего собственного Telegram-бота:
— Разгрузит мастера, специалиста или компанию;
— Позволит гибко управлять расписанием и загрузкой;
— Разошлет оповещения о новых услугах или акциях;
— Позволит принять оплату на карту/кошелек/счет;
— Позволит записываться на групповые и персональные посещения;
— Поможет получить от клиента отзывы о визите к вам;
— Включает в себя сервис чаевых.
Для новых пользователей первый месяц бесплатно.
Зарегистрироваться в сервисе
Вступивший в силу Федеральный закон (ФЗ) "О техническом регулировании" [1] отменил действовавший ранее Закон РФ "О стандартизации", в котором технические условия на продукцию (далее - ТУ) были отнесены к техническим документам. Таким образом, ТУ оказались вне закона, что вызывает множество вопросов у субъектов хозяйственной деятельности, так как большинство из них производит свою продукцию по техническим условиям, которые, по мнению многих специалистов, имеют непосредственное отношение к техническому регулированию.
Именно ТУ в полной мере отвечают целям принятия технических регламентов и стандартизации, сформулированным в Федеральном законе "О техническом регулировании" [1] , включая повышение уровня безопасности жизни или здоровья граждан и охраны природы, обеспечение научно-технического прогресса, повышения конкурентоспособности продукции, рационального использования ресурсов, взаимозаменяемости продукции [2].
Технические условия, как правило, появляются в результате разработки новой продукции. Требования к ней еще не регламентированы в стандартах, а тем более в законах. В этом случае ТУ являются пионерным документом научно-технического прогресса и часто становятся предтечей государственного стандарта [3].
Информацию о наличии ТУ на конкретную продукцию можно найти в информационном указателе «Технические условия» (ИУТУ), издаваемом ФГУП «Стандартинформ» и формируемом на основе каталожных листов продукции.
В ИУТУ представлено обозначение ТУ, его наименование, дата введения в действие и адрес держателя подлинника, к которому можно обратиться по поводу приобретения ТУ.
Ежегодно в информационном указателе "Технические условия", издаваемом Издательством стандартов, публикуется информация примерно о 8 тыс. технических условий, разработанных вновь различными предприятиями, включая частных предпринимателей.
Общее число действующих ТУ на народнохозяйственную продукцию ориентировочно составляет около 600 тыс. документов. При этом по ТУ выпускается примерно 80-85 % пищевых продуктов, а в машиностроении - примерно 70-75 % продукции [2].
Обозначение техническим условиям присваивает разработчик. Технические условия обозначаются в соответствии со схемой, представленной на рисунке 1.
1 - индекс “ТУ”; 2 - четырехразрядный код группы продукции по ОКП (Общероссийский классификатор продукции); 3 - трехразрядный регистрационный номер, присваиваемый разработчиком; 4 - восьмиразрядный код предприятия по ОКПО, являющегося держателем подлинника технических условий; 5 - две последние цифры года утверждения документа.
1.2
Основные требования технических условий
Технические условия - документы, в которых конкретный изготовитель добровольно устанавливает требования к качеству и безопасности конкретной продукции, необходимые и достаточные для ее идентификации, контроля качества и безопасности при изготовлении, хранении и транспортировании.
Технические условия устанавливают полный набор требований к выпускаемой конкретной продукции (маркам, типам, исполнениям и т.п.) и включают такие разделы, как область применения, требования к качеству и безопасности или технические требования, маркировка, упаковка, правила приемки, методы контроля, правила транспортирования и хранения, требования по применению (эксплуатации), гарантии изготовителя.
В технических условиях в полной мере реализован принцип добровольного применения стандартов, предусмотренный ст. 12 ФЗ[1], поскольку разработчику ТУ удобно и выгодно использовать применительно к своей продукции стандартные требования, например, по методам контроля, правилам приемки, методам отбора проб и т.д. При этом в большинстве случаев достаточно дать ссылки на соответствующие стандарты.
Изготовитель продукции, заботящийся о том, чтобы его продукция была доставлена потребителю в целости и сохранности, добровольно укажет ГОСТ 14192 [4], который устанавливает общие правила маркировки грузов, в том числе поставляемых на экспорт.
Изображения на транспортной упаковке в установленных стандартом местах манипуляционных знаков, таких как "Хрупкое. Осторожно", "Беречь от нагрева", "Беречь от влаги", "Штабелирование ограниченно" и др. позволят транспортникам учесть эти требования и будут способствовать доставке груза в надлежащем состоянии.
Добросовестный изготовитель при разработке ТУ на продукцию, подлежащую фасовке, добровольно учтет требования ГОСТ Р 8.579 [5].
Этот стандарт устанавливает пределы допустимых отрицательных отклонений содержимого нетто от номинального количества. Тем более, что указанный стандарт гармонизирован с соответствующими европейскими директивами.
Изготовитель, уважающий потребителя своей продукции, как правило, излагает в технических условиях основные требования стандартов, которыми потребитель может воспользоваться при возникшей у него необходимости проверить какие-либо показатели поставленной продукции, не приобретая для этого государственные стандарты, на которые даны ссылки в технических условиях.
Бытовавшее ранее (и не без оснований) мнение ряда специалистов о том, что технические условия - это лазейка для нарушения (несоблюдения) требований государственных стандартов, становится несостоятельным в условиях, когда стандарты стали добровольными (т.е. необязательными).
Требования стандартов, на которые даны ссылки в технических условиях, становятся обязательными, так как в договоре на приобретение конкретной продукции указывается ее наименование и обозначение технических условий, устанавливающих требования к этой продукции.
И если потребитель заметил, что поставляемая ему продукция не соответствует требованиям технических условий, он имеет все основания обратиться в судебные органы.
Здесь необходимо особо подчеркнуть, что технические условия фактически - документы межотраслевого применения, так как устанавливают требования к продукции, которые должны соблюдать не только изготовитель, но и приобретатель в части применения и эксплуатации продукции, а также субъекты хозяйственной деятельности, транспортирующие и хранящие продукцию.
Действительно, продукция, выпускаемая изготовителем в полном соответствии с техническими условиями и имеющая сертификат соответствия, при транспортировании или хранении может быть приведена в полную негодность и стать опасной для человека и природы, если при ее транспортировании и хранении не были соблюдены требования технических условий [2].
1.3 Роль технических условий при подтверждении соответствия продукции
ФЗ [1] устанавливает цели и принципы подтверждения соответствия, которое определено как документальное удостоверение соответствия продукции или иных объектов, процессов производства, эксплуатации, хранения, перевозки, реализации и утилизации, выполнения работ и оказания услуг требованиям технических регламентов, положениям стандартов и условиям договора.
Технические условия являются документом, способствующим обеспечению целей подтверждения соответствия продукции.
При декларировании соответствия на основании собственных доказательств, технические условия на выпускаемую продукцию могут и должны использоваться в качестве доказательных материалов наряду с другой технической документацией и результатами собственных исследований (испытаний) и измерений.
Если потребитель или контрольный орган сомневается в собственных доказательствах изготовителя, то было бы справедливо, чтобы он за свой счет привлекал третью сторону для достижения целей подтверждения соответствия.
В соответствии с [1] технический регламент должен содержать исчерпывающий перечень продукции, в отношении которой устанавливаются его требования, а также должен содержать требования к характеристикам продукции. Надо полагать, что имеются в виду самые общие требования к характеристикам, например, машин и механизмов или пищевых продуктов, поскольку установить характеристики на отдельные виды пищевых продуктов (молоко, масло, колбаса и т.д.) в технических регламентах, принимаемых большинством голосов в Государственной Думе, не представляется возможным.
Характеристики на группы однородной продукции (молоко, масло, колбаса) могут устанавливаться в национальных стандартах - документах добровольного применения. А полный комплекс требований к конкретной продукции, выпускаемой конкретным изготовителем, устанавливается в технических условиях - документе, все требования которого являются обязательными.
Таким образом, ТУ можно рассматривать как "малый технический регламент", обеспечивающий реализацию целей и принципов технического регулирования.
Для обеспечения положений ФЗ технические условия могут быть постепенно трансформированы в стандарты организаций по аналогии с фирменными стандартами, действующими в зарубежных странах[2].
1.4
Государственный контроль за соблюдением технических регламентов
Согласно п. 2 ст. 33 ФЗ [1] государственный контроль (надзор) за соблюдением технических регламентов осуществляется исключительно на стадии обращения продукции. Однако это положение не распространяется на документы (технические условия, технологические инструкции и рецептуры), включающие требования к конкретной продукции, в которых должны найти отражение требования технических регламентов.
В этой связи представляется необходимой экспертиза технических условий на такие потенциально опасные для человека группы продукции, как пищевые продукты, продукция бытовой химии, строительные материалы, медицинская техника и т.д.
Постановлением Правительства РФ от 21 декабря 2002 г. № 987 "О государственном надзоре и контроле в области обеспечения качества и безопасности пищевых продуктов" [5] установлено, что Госстандарт России и его территориальные органы осуществляют государственный надзор и контроль за соответствием государственным стандартам (можно читать - техническим регламентам) технических документов, в соответствии с которыми изготавливается продукция [3].
1.5 Права собственности на технические условия
В последние годы технические условия на продукцию стали объектом купли-продажи, и соответственно у субъектов хозяйственной деятельности возникают вопросы, связанные с правом собственности.
Вопросы права собственности на документы регламентированы Федеральным законом 149-ФЗ "Об информации, информатизации и защите информации"[5], где в ст. 6 "Информационные ресурсы как элемент состава имущества и объект права собственности" установлено, что физические и юридические лица являются собственниками тех документов, массивов документов, которые созданы за счет их средств, приобретены ими на законных основаниях, получены в порядке дарения или наследования.
Практически в отношении собственности на ТУ возможны три варианта:
- ТУ разрабатывает и утверждает изготовитель, они являются его собственностью, которой он может распоряжаться по своему усмотрению;
- изготовитель заказывает разработку или приобретает готовые ТУ у разработчика и становится держателем подлинника. При этом разработчик может указываться или не указываться на титульном листе ТУ по договоренности;
- изготовитель покупает утвержденные ТУ у другого изготовителя или научно-исследовательского института, которые являются держателями подлинника ТУ с правом производства по ним продукции. В этом случае в договоре купли-продажи в интересах покупателя следует оговорить, что держатель подлинника обязан информировать покупателя о всех изменениях технических условий (а может быть, и согласовать с ним изменения) [2].
Статья 6 [5] устанавливает, что обладателем информации может быть гражданин (физическое лицо), юридическое лицо, Российская федерация, субъект Российской Федерации, муниципальное образование, которые вправе:
- разрешать или ограничивать доступ к информации, определять порядок и условия данного доступа;
- использовать информацию, в том числе распространять ее по своему усмотрению;
- передавать информацию другим лицам по договору или на ином установленном законом основании;
- защищать установленными законом способами свои права в случае незаконного получения информации или ее незаконного использования иными лицами.
Собственником ТУ является держатель подлинника документа, утверждающая подпись которого стоит в правом верхнем углу титульного листа нормативного документа. Необходимо особо подчеркнуть, что именно держатель подлинника может вносить изменения в технических условиях, если по договору он не передал это право другому лицу.
Особенно часто встречаются случаи воровства нормативных документов. Кто-то берет чужие технические условия, заменяет титульный лист, на котором указывает свои реквизиты, ставит утверждающую подпись и начинает выпускать по ним продукцию. В таких случаях право собственности определяется через суд: установить приоритет собственника помогает информация банка данных «Продукция России», в которой зафиксирована дата регистрации документа.
Часто под обозначением ТУ указывают, что они разработаны взамен других ТУ, и приводят их обозначение. При этом, если в обоих обозначениях указан один и тот же код ОКПО (Общероссийский классификатор предприятий и организаций), значит держатель подлинника пересмотрел технические условия.
Поток запросов в банк данных "Продукция России" об адресах держателей подлинников технических условий постоянно увеличивается. Это свидетельствует о том, что предприятия, планирующие выпуск новой для себя продукции, стремятся приобретать уже разработанные и апробированные другими изготовителями технические условия. Во многих случаях запросы информации о технических условиях связаны с желанием предприятий и организаций заказать продукцию для прямого использования или применения в качестве комплектующих изделий.
В заключение необходимо отметить, что многолетний отечественный опыт по разработке и применению технических условий подтверждает необходимость и целесообразность такого рабочего документа, удобного для изготовителя и приобретателя, и в нормативных документах, направленных на обеспечение применения Федерального закона "Об информации, информатизации и защите информации" [5], должны быть указаны статус и область применения технических условий.
На основании изложенного можно сделать следующие основные выводы. Технические условия:
- самый широко применяемый технический документ, в котором изготовитель (разработчик) добровольно устанавливает требования к конкретной продукции;
- документ межотраслевого применения, так как его действие распространяется на приобретателя продукции, на транспортирующих и хранящих субъектов хозяйственной деятельности;
- документ, на который даются ссылки при заказе конкретной продукции, включает полный комплекс требований, являющихся обязательными для всех субъектов хозяйственной деятельности, участвующих в обороте продукции;
- способствуют техническому регулированию и практическому использованию технических регламентов применительно к требованиям к конкретной продукции;
- являются доказательной базой при подтверждении соответствия продукции требованиям технических регламентов и национальных стандартов;
- документ на продукцию, потенциально опасную для человека, должен подвергаться экспертизе на соблюдение требований технических регламентов и добровольно используемых национальных стандартов.
1.6 Виды профилированных листов
Профилированные листы классифицируют по:
- назначению;
- материалу исходной заготовки;
- наличию защитно-декоративного лакокрасочного покрытия.
По назначению профилированные листы подразделяют на типы:
- Н - для настила покрытий;
- НС - для настила и стеновых ограждений;
- С - для стеновых ограждений.
По материалу исходной заготовки профилированные листы подразделяют:
- на листы из тонколистового оцинкованного проката по ГОСТ 14918 (без обозначения) [6];
- на листы из тонколистового проката с алюмоцинковым покрытием по ТУ 14-11-247 [7] (обозначение АЦ);
- на листы из тонколистового алюминированного проката и проката с алюмокремниевым покрытием по ТУ 14-11-236 [8] (обозначение А и АК);
- на листы из тонколистового проката с электролитическим цинковым покрытием по ТУ 14-1-4695 [9] (обозначение ЭОЦП).
По наличию защитно-декоративного лакокрасочного покрытия профилированные листы подразделяют:
- на листы без лакокрасочного покрытия (без обозначения);
- на листы с лакокрасочным покрытием по ГОСТ 30246 [10] (указывается обозначение лакокрасочных материалов).
Профилированные листы по длине должны изготовляться:
- кратной (250 мм) мерной длины от 3 до 12 м - для настила (типов Н и НС);
- кратной (300 мм) мерной длины от 2,4 до 12 м - для стеновых ограждений (типов НС и С).
По согласованию изготовителя и потребителя допускается изготовлять профилированные листы любой мерной длины, а также длиной менее 3 и более 12 м для настила[11].
1.7 Характеристика применения профнастила
Профнастил представляет собой стальные холодногнутые листовые профили с трапециевидной формой гофра, формы гофр профнастила
Профнастил изготовляют методом холодного проката из высококачественной оцинкованной стали по ГОСТ 14918 [6].
Для настила кровли, установки несъёмной опалубки, в качестве межэтажных перекрытий применяют профнастил высотой свыше 44 мм, с дополнительными ребрами жесткости, которые обеспечивают высокую несущую способность (маркируются буквой Н).
Для настила кровли и стеновых ограждений применяют профнастил высотой от 35 до 44мм (маркируются буквами СН).
Для стеновых ограждений и перегородок используют профнастил с трапециевидной гофрой высотой от 8 до 44 мм (маркируются буквой С).
Профнастил оцинкованный, с лакокрасочным или полимерным покрытием используется в качестве стенового материала для внутреннего и наружного оформления зданий. Профнастил может применяться и при строительстве быстровозводимых модульных зданий, павильонов, АЗС. В индивидуальном строительстве профнастил используется для устройства кровли. Профнастил также используется как стеновой и облицовочный материал для стен и перегородок, подвесных потолков и т.д. Профнастил без покрытия применяется для изготовления опалубки, под заливку бетоном фундамента в строительстве частных домов, коттеджей и загородных домов, в качестве ограждений и т.п. На рисунке 2 представлены виды форм гофр профнастила.
Кроме того, профнастил находит широкое применение в качестве кровельного материала для жилых и производственных зданий, строительстве ангаров, навесов, складов, хранилищ, торговых павильонов и киосков, цехов любого производственного назначения, устройстве временных и постоянных ограждений, перегородок внутри помещений, а также в качестве отделочных панелей.
Высокоэффективен профнастил в качестве несъемной опалубки при строительстве новых зданий (без несущих перегородок) и реконструкции старых зданий (замена деревянных перекрытий). Преимущества применения профнастила заключается в том, что стены и кровля легко монтируются, не утяжеляют здания и обладают отличной герметичностью.
1.8 Профилегибочное оборудование для производства профнастила
Профилегибочное оборудование для производства профнастила предназначено для изготовления высококачественных стальных холодногнутых листовых профилей с трапециевидной формой гофра (профнастила), отвечающих ГОСТ 24045 [11], для отделки жилых и промышленных зданий и сооружений. На рисунке 3 представлена с
хема расположения профилегибочного оборудования для производства профнастила.
Линия укомплектована новейшей системой автоматического управления на базе современного контроллера Siemens, включающего в себя пульт управления который позволяет регулирует такие важные технологические параметры, как: скорость прокатки , количество-длина.
Пульт управления оснащен системой индикации основных технологических параметров и оповещения аварийных ситуаций.
1.9 Анализ перспективности производства профнастила
Экспертами Межрегиональной ассоциации потребителей оцинкованной стали было проведено исследование спроса на различные марки профнастила. Опрошено 30 компаний в Москве и 15 компаний в Санкт-Петербурге, предлагающих профнастил.
Исследование показало, что рынок профнастила можно разделить на два больших сегмента. Первый сегмент спроса формируют частные лица, использующие в строительстве «низкие» профили (от 8 до 21 мм). «Частника» эти марки привлекают экономичностью: при профилировании невысокой гофры лист меньше сжимается и ширина конечного продукта больше, следовательно цена за квадратный метр ниже. Второй сегмент спроса формируют корпоративные клиенты - строительные компании, использующие весь диапазон профилей (от 8 до 114 мм). Техники продаж в каждом сегменте различны. Для привлечения потенциальных частных клиентов достаточно давать краткие рекламные объявления в изданиях с большим тиражом. «Частники» сами звонят и приходят в офис продавца. От менеджера по продажам требуется лишь грамотно рассказать про преимущества продукции. Ценообразование в этом случае формализовано, и, как правило, соответствует официальному прайс-листу. При продажах корпоративным клиентам от продавца требуется большая гибкость и настойчивость, он активно ищет потенциального покупателя и приходит к нему со своими предложениями. За корпоративных клиентов сложнее бороться, объемы продаж фактически зависят от заинтересованности, энергичности и компетентности продавцов. Переговоры часто ведутся долго и в них могут участвовать директора или даже владельцы компаний. Цены уникальны для каждого заказа.
По этим причинам одной компании трудно организовать одинаково эффективные продажи одновременно в двух сегментах рынка. Предыдущее исследование, «Исследование зависимости потребительского спроса на металлочерепицу от цвета полимерного покрытия» показало, что существует сезонное изменение спроса на металлочерепицу. Спрос на профнастил также меняется в течение года. С мая по октябрь продаются как кровельные, так и стеновые профили. Зимой спрос падает, причем падение спроса на высокие кровельные профили (от 35 до 114мм) больше, чем на низкие (от 8 до 21мм), так как кровельные работы и монолитное строительство зимой почти не ведутся. Низкие профили зимой продолжают использовать для ограждения строительных площадок и внутренних облицовочных работ. В ноябре - декабре увеличивается число заказов от государственных организаций, которым необходимо до конца года реализовать бюджетные деньги. Однако в целом в зимние месяцы менеджерами отмечается снижение общего объема продаж профнастила примерно на 50%.

Рисунок 1 - Диаграмма спроса профнастила в Москве
В Москве (диаграмма спроса профнастила представлена на рисунке 4) лидерами продаж являются профили с высотой гофра 8 и 21 мм (по 18 %). Если учесть, что 21-й профнастил используется также как и 20-й, то их можно объединить в одну группу, составляющую 35% рынка. Менеджеры объясняют популярность 20-го и 21-го профнастила универсальностью: эти марки используются как на ограждения и облицовку, так и на кровлю. Основным их отличием является то, что 21-й профнастил выпускается в соответствии с ГОСТ 24045 [11]. Гостированный профиль или нет, не играет особой роли для «частников», но может быть важно для проектировщиков, строителей, многие из которых ориентируются на ГОСТ [11] (особенно при выполнении госзаказа). Вместе с тем, как отмечают менеджеры, на решение «частника» может повлиять более привлекательный вид 20-го профиля и то, что он часто представлен в двух вариантах (узкими или широкими трапециями вверх). Дело в том, что у 21-го все трапеции одинаковые, а у 20-го чередуются трапеции с более узкими и более широкими основаниями, что выглядит красивее. В итоге 20-й и 21-й профили занимают приблизительно одинаковые доли рынка: 17 % и 18 % соответственно.
Восьмой профиль, составляющий также 18 % от общего объема продаж, используется в основном как стеновой, но его можно увидеть и на крыше частного гаража. Значительную часть рынка занимает марка НС-35 (15 %), которая также является универсальной. Интересно, что последнее время «частники» стали чаще использовать на заборы 35-й профнастил. Обладая большей жесткостью, чем «низкие» профили, он требует меньшее количество опор на пролет, что позволяет сэкономить на опорах, работах по их возведению и пр. Однако, как отмечают опрошенные, пока эта тенденция не влияет на общую картину спроса. Очень мало представлен профнастил с высотой волны 44 мм (2 %), занимающий промежуточное положение между стеновыми и кровельными профилями. Маленькую долю этой марки менеджеры объясняют тем, что корпоративный заказчик не берет 44-й профнастил на кровлю, так как предпочитает 57-й, 60-й и 75-й профили, выдерживающие большие нагрузки, а «частник» не возьмет его, так как использует более «мелкие», дешевые профили. В то же время надо учитывать, что менеджеры делают все возможное, чтобы потребитель приобрел то, что компания производит или продает, а поскольку линий по производству 44-го профнастила в Москве всего две-три, то и объемы продаж этой марки достаточно малы. Специфических областей применения 44-го профнастила опрошенные не назвали.
Среди несущих профилей (от 57 до 114 мм) лидирующее положение в Москве занимает 75-й (12 %), с небольшим отрывом за ним следует 60-й (10 %). Значительно меньше объемы продаж у 57-го - 3 % рынка. Менеджеры объясняют это тем, что в Москве число станов по производству 60-го и 75-го профиля больше, чем 57-го. Если клиент пришел за 57-м, как правило, не трудно убедить его приобрести 60-й, поскольку различия в технических характеристиках несущественны. Исключением составляет госзаказ, когда в проект закладываются размеры, кратные трем. В этих случаях удобнее использовать 57-й профнастил с шириной 750мм, чтобы получить целое число листов. Малая доля 114-го (1 %) профнастила объясняется тем, что он используется в основном в строительстве очень крупных промышленных зданий, спорткомплексов, иногда больших автозаправок, которые строятся довольно редко.

Рисунок 2 - Диаграмма спроса профнастила по покрытиям в Москве
Перейдем к анализу популярности различных покрытий. По результатам опроса можно сказать, что в Москве лидирует оцинкованный профнастил (58 %) (рисунке 5). Как отмечают менеджеры, лидирующее положение «оцинковки» достигается за счет высоких профилей, которые в больших объемах заказывают на опалубку межэтажных перекрытий, где не требуется окрашенный металл, на кровлю производственных помещений и ограждение строительных площадок. Недорогая «оцинковка» пользуется популярностью у «частников», особенно для возведения заборов.
Следующим по популярности является профнастил из металла с полиэстеровым покрытием (36 %). В частном строительстве на кровлю, а также для декоративной облицовки крупных построек (торговых павильонов, спортивных комплексов и т.п.) в основном используется профнастил с полимерным покрытием. Профнастил из черного металла (5 %) используется как опалубка перекрытий с целью сокращения расходов на строительство.
Профнастил с пластизолевым покрытием и покрытием типа «пурал» также представлен на рынке, но в гораздо меньших объемах (0,6 % и 0,4 % соответственно). На вопрос экспертов о тенденциях, существующих на рынке профнастила, 80 % опрошенных менеджеров в Москве ответили, что наблюдается рост объема продаж, который сохранится примерно 2 года. Менеджеры прогнозируют увеличение числа заказов на профнастил с полимерным покрытием, в остальном структура спроса в ближайшее время не изменится. Как ни удивительно, но 4 менеджера из 30 считают, что объемы строительства в Москве и Московской области к 2012 году, вероятно, существенно сократятся, и в Москве рынок профнастила начнет умирать. Более перспективными опрошенные считают региональные продажи. Остальные затруднились с ответом.
На рисунке 6 представлена диаграмма спроса профнастила в Санкт-Петербурге.

Рисунок 3 - Диаграмма спроса профнастила в Санкт-Петербурге
Здесь по объему продаж лидирует 18-й профиль (22 % рынка), он используется как на стены, так и на кровлю. Следующим по популярности является профнастил с высотой трапеции 13 мм (18 %). В отличие от Москвы, где 20-й и 21-й профнастил составляют 35 % рынка, в Санкт-Петербурге они представлены значительно меньше (11 %).
Как отмечают менеджеры, питерский покупатель «не приучен» к этим маркам. Такая ситуация сложилась исторически, когда в советский период и в начале 90-х годов единственным отечественным производителем профнастила на рынке северо-западного региона был завод «Балтийский алюминий» и в его сортамент не входили 20 и 21-й профнастил.
Сейчас производители постепенно заполняют эту нишу, вводя соответствующее оборудование. Отличительной чертой северо-западного рынка является также присутствие профнастила с высотой трапеции 45 мм (2%), который производят в Санкт-Петербурге на финском оборудовании, а также импортируют из Финляндии. В группе несущих профилей ведущее положение в Санкт-Петербурге 57-й и 75-й (по 5 % рынка).
Опрошенные менеджеры связывают это с тем, что в Санкт-Петербурге достаточно мало производителей 60-го профнастила.
На рисунке 7 представлена диаграмма спроса профнастила по покрытиям в Санкт-Петербурге.

Рисунок 4 - Диаграмма спроса профнастила по покрытиям вСанкт-Петербурге
Здесь так же, как и в Москве, наибольший объем продаж составляет оцинкованный профнастил (65 %). Следующим по популярности покрытием является полиэстер (33 %). Представлен профнастил из металла с покрытием типа «пурал» (1 %).
Несколько фирм в Санкт-Петербурге окрашивают оцинкованный профнастил порошковыми красками, их продукция занимает очень малую долю рынка, которую мы оцениваем в 1 %. Подавляющее большинство опрошенных менеджеров в Санкт-Петербурге прогнозируют увеличение объема продаж в северо-западном регионе, и, вероятно, рост числа фирм, производящих профнастил. Также менеджеры прогнозируют увеличение спроса на профнастил с полимерным покрытием, объясняя это ростом доходов населения, причем эта тенденция заметнее, чем в Москве. Менее 1 % затруднились с ответом [12].
2 Технологическая часть
2.1 Требования к разработке проекта технических условий
Разработка проекта технических условий осуществляется в соответствии с требованиями ГОСТ 2.114 [13]. Стандарт устанавливает общие правила построения, изложения, оформления, согласования, и принятия технических условий на продукцию (изделия, материалы, вещества). Технические условия должны содержать вводную часть и разделы, расположенные в следующей последовательности:
- технические требования;
- требования безопасности;
- требования к охране окружающей среды;
- правила приемки;
- методы контроля;
- транспортирование и хранение;
- указания по эксплуатации.
Состав разделов и их содержание определяет разработчик в соответствии с особенностями продукции. При необходимости, технические условия, в зависимости от вида и назначения продукции могут быть дополнены другими разделами.
Вводная часть должна содержать наименование продукции, ее назначение, область применения и условия эксплуатации. Наименование продукции должно соответствовать наименованию, указанному в основном документе (технологический или другой документ) на эту продукцию.
В разделе «Технические требования» должны быть приведены требования и нормы, определяющие показатели качества и потребительские характеристики продукции.
Раздел в общем случае должен состоять из следующих подразделов:
- основные параметры и характеристики;
- требования к сырью и материалам;
- комплектность;
- маркировка;
- упаковка.
В подразделе « Основные параметры и характеристики» устанавливают основные параметры и свойства, характеризующие свойства продукции, определяющие ее основные функции, для выполнения которых она предназначена в заданных условиях.
На продукцию, потребительские свойства которой могут ухудшаться с течением времени, должны указываться сроки годности, а так же требования экономного использования сырья, материалов, топлива, энергии и трудовых ресурсов при производстве продукции; требования технологичности, определяющие приспособленность продукции к изготовлению, эксплуатации и т.д.Все это указывается в подразделе «Требования к надежности и безопасности».
Требования, помещаемые в подразделе «Основные параметры и характеристики» указываются применительно к режимам и условиям эксплуатации и испытаний продукции.
В подразделе «Требования к сырью, материалам, покупным изделиям» устанавливают требования к покупным изделиям, жидкостям, материалам (продуктам, веществам); к дефицитным материалам, порядок их учета; к вторичному сырью и отходам промышленного производства.
В подразделе «Комплектность» устанавливают входящие в комплект поставки отдельные составные части изделия.
Место, содержание и способ маркировки указывают в подразделе «Маркировка».
Подраздел «Упаковка» должен содержать :
- требования к упаковочным материалам, способу упаковывания продукции с указанием средств;
- потребительскую транспортную тару, вспомогательные материалы, требования технической этикетки;
- количество продукции в единице потребительской упаковки;
- порядок размещения и способ укладки продукции.
Раздел «Требования безопасности» устанавливает требования, которые должны содержать все виды допустимой опасности и устанавливаться таким образом, чтобы обеспечивалась безопасность продукции в течение срока ее годности.
В разделе «Требования охраны окружающей среды» прописывают условия для предупреждения вреда окружающей природной среде, здоровью и генетическому фонду человека при испытании, хранении, транспортировании, применении и утилизации продукции, опасной в экологическом отношении.
«Правила приемки» указывают порядок контроля продукции, порядок и условия предъявления и приемки продукции органами технического контроля, изготовителя и потребителя.
«Методы контроля» устанавливают приемы, способы, режимы контроля (испытаний, измерений, анализа) параметров, норм, требований и характеристик продукции, необходимость которых предусмотрена в разделе «Правила приемки». Для каждого метода контроля в зависимости от специфики проведения, должны быть установлены:
-методы отбора выборок и проб;
-оборудование;
-материалы и реактивы;
-подготовка к контролю (испытанию, измерению, анализу);
-проведение контроля;
-обработка результатов.
Разрешается использовать ссылки на методы контроля, описанные ранее и если некоторые пункты их совпадают. Необходимо также указывать оборудование, материалы или реактивы, изготавливаемые специально для контроля данной продукции, данные, касающиеся подготовки к контролю продукции, а также схемы соединения оборудования с контролируемой продукцией, последовательность проводимых операций при проведении контроля.
В разделе «Транспортирование и хранение» устанавливают требования к обеспечению сохраняемости продукции при ее транспортировании и хранении, в том числе, по обеспечению безопасности. Необходимо указывать все виды транспорта и транспортных средств, способы крепления и укрытия продукции в указанных средствах, а также требования по перевозке продукции в универсальных, специализированных контейнерах, спецтранспортом и т.п. Здесь указывают условия хранения продукции, обеспечивающие ее сохранность, в том числе требования к месту хранения продукции, к защите продукции от влияния внешней среды, температурный режим хранения. Правила хранения продукции необходимо излагать в соответствии с требованиями п .4.8 ГОСТ 2.114 [12].
Указания по установке, монтажу и применению продукции приводят в разделе «Указания по эксплуатации», где так же необходимо указать необходимые требования к продукции в соответствии с ее назначением п .4.9 ГОСТ 2.114 [12].
Раздел «Гарантии изготовителя» должен быть изложен в соответствии с ГОСТ 22352 [13].
Разработку технических условий заканчивают приложениями, в которых приводят перечень документов, на которые даны ссылки, перечень оборудования, материалов и реактивов, необходимых для контроля продукции, краткое описание с характеристиками оборудования, материалов и реактивов.
2.2 Технические требования к профилям стальным листовым гнутым с трапецивидными гофрами
2.2.1 Требования к исходным материалам
Профилированные листы должны изготавливаться из тонколистового оцинкованного проката по ГОСТ 14918 [6], предназначенного для холодного профилирования, с уменьшенной разнотолщинностью, первого класса покрытия.
Профилированные листы с лакокрасочным покрытием должны изготавливаться из проката с защитно-декоративным лакокрасочным покрытием для строительных конструкций по ГОСТ 30246 [10].
По наличию защитно-декоративного лакокрасочного покрытия листы подразделяются:
- на листы без лакокрасочного покрытия (без обозначения) ;
- на листы с лакокрасочным покрытием по ГОСТ 30246[10] (указывается лакокрасочное покрытие).
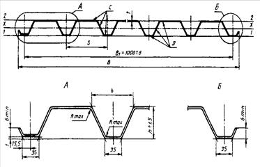
Профилированные листы обозначаются в соответствии со схемой, представленной на рисунке:
1 - тип профилированного листа; 2 - размеры профилированного листа в миллиметрах; 3 - материал исходной заготовки; 4 - обозначение лакокрасочного покрытия; 5- обозначение настоящих тех. условий
Примеры условных обозначений профилированных листов:
- С10 - 1125 - 0,5 - ТУ-1120-004-54583848-2007 - профилированный лист для стеновых ограждений высотой 10 мм, шириной 1125 мм, толщиной 0,5 мм, без лакокрасочного покрытия, изготовлен из оцинкованного проката.
- С60 - 902 - 0,5 - ЛКОЦП -RAL7004-ТУ-1120-004-54583848-2007 - профилированный лист для стеновых ограждений высотой гофры 60 мм, шириной 902 мм, толщиной 0,5 мм, с лакокрасочным покрытием цвета RAL7004, изготовлен из оцинкованного проката.
2.2.2 Требования к защитным покрытиям
Качество покрытия профилированных листов должно удовлетворять требованиям нормативных документов на материал исходной заготовки для профилирования.
Для лакокрасочного покрытия используют требования ГОСТ 30246[10].
На поверхности цинкового, лакокрасочного покрытий допускаются потертости, риски, следы формообразующих валков, не нарушающие сплошность покрытия.
2.2.3 Требования к геометрической точности
Предельные отклонения размеров всех типов профилей не должны превышать указанных в таблице 1.
Предельные отклонения по толщине профилированных листов должны соответствовать предельным отклонениям по толщине заготовки нормальной точности прокатки по ГОСТ 19904[14] без учета толщины покрытия. Предельные отклонения не распространяются на отклонения по толщине в местах изгиба.
Таблица 1 - Предельные отклонения размеров всех типов профилей
| Высота профиля, |
Предельные отклонения,мм |
| мм |
по высоте |
по ширине |
по длине |
| От 10 до 20 включ. |
1,0 |
8,0 |
+10,0 |
| Св. 20 до 60 включ. |
1,5 |
| Св. 60 до 75 включ. |
2,0 |
| Св. 75 до 114 включ. |
2,5 |
+15,0
-8,0
|
Разность ширины крайних узких полок гофров профилированных листов должна быть не менее 2 мм.
На плоской части более узких полок рекомендуется производить маркировку в виде продольного зига, окраски или другими способами.
Серповидность профилированных листов не должна превышать 1 мм на 1 м длины при длине профилей до 6 м и 1,5 мм на 1 м длины при длине профилей более 6 м. Общая серповидность не должна превышать произведения допускаемой серповидности на 1 м на длину листа в метрах.
Волнистость на плоских участках профилированных листов не должна превышать 1,5 мм, а на отгибах крайних полок - 3 мм.
Косина резов профилированных листов не должна выводить длину листов за номинальный размер и предельное отклонение по длине.
2.2.4 Комплектность
В комплект поставки должны входить:
- профилированные листы одного типоразмера, материала исходной заготовки, вида лакокрасочного покрытия;
- крепежные изделия (по согласованию потребителя с изготовителем);
- документ на отгружаемую продукцию.
2.2.5 Маркировка
Маркировка профилированных листов приводят по ГОСТ 7566 [15]. Маркировку наносят на ярлык, который крепят к пакету. Маркировка должна содержать:
- наименование или товарный знак предприятия-изготовителя;
- условное обозначение профилированного листа;
- длину и количество профилированных листов в пакете;
- теоретическую массу пакета;
- номер пакета и партии;
- клеймо технического контроля предприятия-изготовителя.
2.2.6 Упаковка
Упаковку осуществляются по чертежам предприятия-изготовителя, утвержденным в установленном порядке. Упаковка должна обеспечить сохранность профилированных листов и защитного покрытия от механических повреждений, а также от смещения листов в пакете относительно друг друга.
Упаковка профилированных листов, предназначенных для экспорта, должна соответствовать нормативной документации, утвержденной в установленном порядке, и контракту.
При отгрузке профилей в районы Крайнего Севера и труднодоступные районы упаковка должна производиться в соответствии с ГОСТ 15846 [16].
2.3Технология и контроль производства
Технологический процесс изготовления профилированных листов состоит из нескольких операций.
Первой операцией является входной контроль рулона. После проверки соответствия маркировки рулон транспортируют от линии ЛА-82 к ложементу ПС,затем к разматывателю .На операции «Загрузка» совмещают оси рулона и разматывателя, устанавливают и закрепляют рулон в разматыватель ,удаляют стяжку с рулона и снимают ярлык с рулона.
На операции «Подготовка» выставляют ограничитель на определенную длину профнастила, выполняют регулировку блока валков под толщину валков.
Операция «Профилирование» выполняется в следующей последовательности. Конец рулона подается к блоку валков, заправляется в устройство резки в наладочном режиме через ножевое устройство пропускается 0,2 м профлиста. В дальнейшем изготавливают профлист необходимой длины. Останавливают линию, проводят контроль параметров изготовленного листа. Если контроль завершился удачно и параметры соответствуют предъявляемым требованиям к профлисту - включает постоянный режим профилирования до полной переработки рулона.
На операции «Упаковка» формируют и упаковывают брикет в соответствие со схемой упаковки. После переработки рулона линию отключают, в журнале учета делается соответствующая запись. Во время выполнения операции «Контроль» выполняют контроль внешнего вида и отсутствие дефектов на кромках профлиста. После операции «Контроль» следует транспортировка блока профлиста на промежуточный склад, с промежуточного склада блок транспортируют на склад готовой продукции с сопроводительными документами. После окончания работ рабочее место убирается и приводится в соответствие с требованиями охраны труда.
Технология производства профнастила представлена в таблице 2.
Таблица 2 - Технология производства профнастила
| Наименование операции |
Режимы и параметры |
Оборудование |
Средства и
методы контроля
|
| 1 |
2 |
3 |
4 |
| 1Контроль входной |
1.Контроль соответствия рулона маркировке
|
Штангенциркуль ЩЦ-11-50
Микрометр
МЛ-25-1
|
| 2 Транспортирова-ние |
Транспортировка рулона от линии ЛА-82 к ложементу ПС |
Кран-балка |
- |
| 3 Загрузка |
1.Рулон транспортируются от ложемента к разматывателю ПС
2.Совмещают оси рулона и разматывателя
3.Установливливается и закрепляется рулон ленты в разматыватель
4.Удаляется стяжка с рулона
5.Снимают ярлык с рулона ленты
|
Кран-балка
Линия ПС
|
- |
| 4 Подготовка |
1.Выставляется ограничетель на определенную длину
2.Блок валков регулируется под толщину металла
|
- |
Штангенциркуль ЩЦ-11-50
Микрометр
МЛ-25-1
Щуп 100
Поверочная линейка
|
| 5 Профилирование |
1.Конец рулона подается к блоку валков
2.Пропускают ленту через блок валков
3.Конец профиля заправляется в устройство резки
4.В наладочном режиме пропускается
Через ножевое устройство 0.02-0.2м профиля
5.Изготавливается профилированный лист необходимой длины
6.Останавливается линия
7.Контролируется параметры изготовленного листа
8.Включается постоянный режим профилирования
9.Рулон металла перерабатывается до конца
10.Отключается линия
11.В журнале учета и на сопроводительном ярлыке делается запись
|
- |
-
|
| 6 Упаковка |
1.Сформировывается брикет в Ку-1 в соответствие со схемой упаковки.
2.Брикет упаковывается по схеме
|
Упаковочный автомат
Кондуктор упаковочный блока Ку-2
|
- |
| 7 Контроль |
Контроль внешнего вида и отсутствие дефектов |
- |
ЩЦ-250 |
| 1 |
2 |
3 |
4 |
| 8.Транспортировка |
1.Профлист транспортируется от линии ПС на промежуточный склад
2.Транспортировка с промежуточного склада на склад готовой продукции с сопроводительной документацией
|
Кран-балка |
| 9.Окончание работ |
1.Использоваемый инструмент убирается в шкаф
2.отходы производства помещают в контейнер
3.Стан профил-1 очищают от пыли
4.раб.место приводится в соответствие с требованиями об охране труда
|
Уборочный инвентарь |
В приложении А представлена маршрутная карта на технологический процесс производства профнастила.
В приложении Б представлены эскизы профилированных листов.
Технологический процесс изготовления профилированных листов на профилегибочном стане представлен в приложении В.
2.4 Требования к качеству готовой продукции
2.4.1 Правила приемки
Приемку профилированных листов производят партиями. Партией считают листы одного типоразмера, изготовленные из заготовок одной партии. Допускается формирование партий из листов, изготовленных из заготовок разных партий одного предприятия-изготовителя. Масса партии не должна превышать 75 т. Партия должна состоять из пакетов. Масса пакета не должна превышать 10 т.
Допускается для контроля отбирать по одному листу из первого и последнего пакетов одной партии, если установленные показатели качества обеспечиваются технологией производства.
Партию считают принятой, если показатели качества соответствуют требованиям настоящего стандарта.
При получении неудовлетворительных результатов контроля хотя бы по одному из показателей качества, по нему проводят повторный контроль на удвоенном количестве профилированных листов, отобранных от той же партии. Если при повторной проверке окажется хотя бы один лист, не удовлетворяющий требованиям настоящего стандарта, то всю партию подвергают поштучной приемке.
Каждая партия отгружаемой продукции должна сопровождаться документом, содержащим:
- наименование или товарный знак предприятия-изготовителя;
- наименование потребителя;
- номер заказа;
- номер партии;
- условное обозначение профилированного листа;
- данные о количестве и номера пакетов с указанием теоретической массы каждого пакета;
- данные об общей теоретической массе профилированных листов в партии;
- штамп технического контроля предприятия-изготовителя.
2.4.2 Методы контроля
Марка, свойства, толщина проката, а также качество лакокрасочного покрытия исходной заготовки должны быть удостоверены документом о качестве предприятия-изготовителя заготовки.
Качество поверхности металлического и лакокрасочного покрытия профилированных листов определяют визуально.
Размеры профилированных листов контролируют рулеткой по ГОСТ 7502 [17], металлической линейкой по ГОСТ 427[18], штангенрейсмасом по ГОСТ 164[19]. Ширину и высоту листов измеряют на расстоянии от 40 до 500 мм, длину - по двум сторонам.
Серповидность по ребру гофра и волнистость профилированных листов проверяют поверочной линейкой длиной 1м по ГОСТ 8026 [20] и набором щупов по ТУ 2.034-225 [21].
Общую серповидность определяют с помощью струны, закрепленной на плоской горизонтальной поверхности, и линейки по ГОСТ 427[18].
Косину резов профилированных листов измеряют линейкой по ГОСТ 427 [18] и угольником по ГОСТ 3749 [22], установленным по крайнему гофру профиля.
За результат измерения размеров принимают среднее значение, полученное при трех замерах в одном сечении или по одной линии, при этом результаты каждого измерения должны находиться в пределах нормируемых допусков.
Сборка должна осуществляться свободно, без дополнительных механических воздействий, при этом крайние узкие полки накладывают внахлест на более широкие крайние полки.
Размеры и форму профилированных листов допускается контролировать другими средствами измерения, утвержденными в установленном порядке и обеспечивающими необходимую точность измерения.
2.4.3 Транспортирование и хранение
Профилированные листы перевозят транспортом всех видов в соответствии с правилами перевозки и условиями погрузки и крепления грузов, действующими на транспорте данного вида.
Пакеты при транспортировании и хранении должны быть уложены на деревянные или из другого материала подкладки одинаковой толщины не менее 50 мм, шириной не менее 150 мм и длиной больше габаритного размера пакета не менее чем на 100 мм, расположенные не реже чем через 3 м.
Пакеты при транспортировании должны быть закреплены и надежно предохранены от перемещения.
При транспортировании и хранении пакеты должны быть размещены в один ярус.
Допускается размещение транспортируемых и хранимых пакетов в два и более яруса при условии, что масса 1 м всех профилей, расположенных над нижним профилем, не должна превышать 3000 кг/м .
Условия транспортирования профилированных листов при воздействии климатических факторов должны соответствовать условиям 7, хранения - условиям 3 по ГОСТ 15150 [23].
3 Методика выполнения работ
3.1 Требования к оформлению технических условий
Технические условия является техническим документом, который разрабатывается по решению разработчика (изготовителя) или по требованию заказчика (потребителя) продукции.
Технические условия являются неотъемлемой частью комплекта конструкторской или другой технической документации на продукцию, а при отсутствии документации должны содержать полный комплекс требований к продукции, ее изготовлению, контролю и приемке.
Технические условия разрабатывают на:
- одно конкретное изделие, материал, вещество и т.п.;
- несколько конкретных изделий, материалов, веществ и т.п. (групповые технические условия).
Требования, установленные ТУ, не должны противоречить обязательным требованиям государственных (межгосударственных) стандартов, распространяющихся на данную продукцию.
Если отдельные требования установлены в стандартах или других технических документах, распространяющихся на данную продукцию, то в технических условиях эти требования не повторяют, а в соответствующих разделах ТУ дают ссылки на эти стандарты и документы в соответствии с ГОСТ 2.105 [24].
Технические условия оформляют на листах формата А4 по ГОСТ 2.301[25] с основной надписью по ГОСТ 2.104[26] (формы 2 и 2а), а титульный лист оформляют по ГОСТ 2.105[24].
Подлинники технических условий, выполненные на магнитных носителях, и копии, полученные с них, а также технические условия на материалы, вещества и т.п., независимо от способа их выполнения, допускается выполнять без основной надписи, дополнительных граф и рамок.
Обозначение техническим условиям присваивает разработчик. На изделия машиностроения и приборостроения документ обозначают по ГОСТ 2.201[27].
Обозначение ТУ рекомендуется формировать из:
- кода "ТУ";
- кода группы продукции по классификатору продукции страны - разработчика ТУ;
- трехразрядного регистрационного номера, присваиваемого разработчиком;
- кода предприятия разработчика ТУ по классификатору предприятий страны - разработчика ТУ;
- года утверждения документа.
Учет, хранение и внесение изменений в ТУ на изделия машиностроения и приборостроения проводят в порядке, установленном ГОСТ 2.501[28] и ГОСТ 2.503[29], а для материалов, веществ и т.п. в порядке, принятом у разработчика.
Для информирования потребителей о продукции, на которую разработаны технические условия, заполняется каталожный лист в порядке, установленном национальными органами по стандартизации. Форма каталожного листа представлена в приложении Г.
3.2 Согласование технических условий
Технические условия, оформленные по ГОСТ 2.114[12], подлежат согласованию на приемочной комиссии, если решение о постановке продукции на производство принимает приемочная комиссия.
Разработчик согласовывает с заказчиком (потребителем) технические условия и вместе с другими документами, подлежащими согласованию на приемочной комиссии, направляет их не позднее чем за один месяц до начала ее работы в организации (предприятия), представители которых включены в состав приемочной комиссии - по ГОСТ 15.001[30].
Подписание акта приемки опытного образца (опытной партии) продукции членами приемочной комиссии означает согласование технических условий.
Технические условия, содержащие требования, относящиеся к компетенции органов государственного контроля и надзора, если они не являются членами приемочной комиссии, подлежат согласованию с ними. Необходимость направления технических условий на согласование в другие заинтересованные организации, если они не являются членами приемочной комиссии, определяет разработчик совместно с заказчиком (потребителем).Если решение о постановке продукции на производство принимают без приемочной комиссии, технические условия направляют на согласование заказчику (потребителю).Технические условия, содержащие требования, относящиеся к компетенции органов государственного контроля и надзора, подлежат согласованию с ними.
Необходимость направления технических условий на согласование другим заинтересованным организациям при наличии в них требований, относящихся к их компетенции, определяет разработчик совместно с заказчиком (потребителем). Технические условия следует направлять во все организации одновременно.
Технические условия, содержащие ссылки на государственные стандарты, включающие требования к качеству продукции, обеспечивающие ее безопасность для жизни, здоровья и имущества, охрану окружающей среды, а также содержащие ссылки на правила и нормы, установленные органами государственного контроля и надзора, могут с ними не согласовываться.
Для технологического комплекса, поставляемого комплектно заказчику (потребителю), технические условия дополнительно согласовываются с организацией, осуществляющей монтаж, в части требований, относящихся к ее компетенции, если эти требования не были согласованы с ней ранее.
Рассмотрение технических условий, представленных на согласование, не должен превышать 20 дней с момента поступления их в организацию.
Согласование технических условий оформляют подписью руководителя (заместителя руководителя) согласующей организации под грифом “Согласовано” - или отдельным документом (актом приемочной комиссии, письмом, протоколом и т.п.), при этом под грифом “Согласовано” указывают дату и номер документа. При согласовании не допускается запись “Согласовано с замечаниями”.
Необходимость согласования с потребителями технических условий на продукцию, разработанную в инициативном порядке, определяет разработчик.
Изменения к техническим условиям согласовывают в порядке, установленном для технических условий. Допускается изменения к техническим условиям согласовывать только с заказчиком (потребителем), если они не затрагивают интересы ранее согласовавших технические условия организаций.
3.3 Утверждение технических условий
Технические условия утверждает разработчик технических условий. Изменения к техническим условиям утверждает держатель подлинника технических условий, если иное не установлено в договоре о передаче комплекта технической документации.Утверждение технических условий (изменений к ним) оформляют подписью руководителя (заместителя руководителя) разработчика под грифом “Утверждаю” на титульном листе документа.Технические условия утверждают, как правило, без ограничения срока действия.Ограничение срока действия технических условий устанавливают при необходимости по согласованию с заказчиком (потребителем).
Для осуществления государственного контроля и надзора за соблюдением обязательных требований государственных стандартов субъекты хозяйственной деятельности, утвердившие технические условия, представляют для учетной регистрации в органы Госстандарта России информацию о поставляемой продукции (оказываемых услугах) в виде каталожных листов в порядке, установленном Госстандартом России.
4 Разработка проекта технических условий
Разработанный проект технических условий на профилированные листы для строительства должен содержать следующие разделы:
- технические требования;
-требования безопасности;
-требования охраны окружающей среды;
-правила приемки;
-методы контроля;
-транспортирование и хранение;
-указания по применению и эксплуатации;
-гарантии изготовителя.
В приложении Д представлен проект технических условий «Профили стальные листовые гнутые с трапециевидными гофрами для строительства».
5. Организационно - экономическая часть
5.1 Организация и планирование проекта разработки технических
условий на профнастил
5.1.1 Определение плановой трудоемкости разработки
технических условий
Плановая трудоемкость разработки технических условий Тпл (чел.-дни) определяется по формуле
(5.1)
где ТН - нормативная трудоемкость технических условий, чел.-дни ;
КФ - произведение факторных коэффициентов;
КПР. П - коэффициент приведения по подразделению-разработчику;
ТЭКС - плановая трудоемкость опытно-конструкторских,
экспериментальных и исследовательских работ, чел.-дни
(в данном случае ТЭКС = 0).
Произведение факторных коэффициентов Кф определяют по формуле
(5.2)
где q=1,2,3,4,5,6;
Коэффициент приведения КПР. П определяется по формуле
(5.3)
где ОИ.П - планируемая среднемесячная заработная плата исполнителя
по подразделению-разработчику, р. (по данным ОТЗ);
ОВ.П - планируемая среднемесячная заработная плата ведущего
инженера по подразделению-разработчику, р. (по данным ОТЗ).
Распределение трудоемкости разработки технических условий по этапам произведено в таблице 3.
Таблица 3 - Расчет трудоемкости разработки технических условий
Наименование
этапа
|
Удельный вес,
%
|
Трудоёмкость,
чел-дн
|
| 1 Разработка технического задания |
5 |
51,3 |
| 2 Разработка нормативного документа ТУ |
40 |
410,4 |
| 3 Предварительные организационные мероприятия по внедрению |
20 |
205,2 |
| 4 Подготовка нормативно-технической базы для работы по ТУ |
20 |
205,2 |
| 5 Завершение подготовительных мероприятий и работа по ТУ |
10 |
102,6 |
| 6 Утверждение ТУ |
5 |
51,3 |
| Итого |
100 |
1026 |
5.1.2 Определение плановой численности исполнителей
Плановая численность исполнителей NИ (чел.) определяется по формуле
(5.4)
где n1 - среднегодовые потери рабочего времени по подразделениям-
разработчикам, % (n1 = 10%, по данным ОТЗ);
n2 - коэффициент перевода рабочих дней в календарное время,
определяемый как отношение количества календарных дней в году к
количеству рабочих дней в году (n2 = 365/250 = 1,46) ;
30 - принятое среднегодовое количество календарных дней в
месяце;
ПН - нормативная (календарная) продолжительность разработки
стандарта при последовательно-параллельном выполнении работы по
плановым этапам, мес.
Баланс рабочего времени одного специалиста представлен в таблице 4.
Таблица 4 - Баланс рабочего времени одного специалиста
Показатели
|
Величина показателя |
| в днях |
в часах |
Календарный фонд времени, F , дн. |
30 |
- |
Число нерабочих дней (праздничных и выходных), F , дн. |
8 |
- |
Номинальный фонд рабочего времени, F , дн. |
22 |
- |
Невыходы на работу, F , дн. |
- |
- |
Явочный фонд рабочего времени, F , дн. |
22 |
- |
Продолжительность рабочего дня по режиму, T , ч |
- |
8 |
Внутрисменные потери рабочего времени, T , ч |
- |
0,20 |
Средняя продолжительность рабочего дня, T , ч |
- |
7,8 |
Действительный фонд рабочего времени, F ,ч |
- |
176 |
При определении состава специалистов следует исходить из содержания работ, выполняемых при разработке проекта, квалификационных требований и должностных обязанностей сотрудников, а также необходимости соблюдения требований: разработка технических условий в директивные сроки, обеспечение равномерной и полной загрузки сотрудников, занятых разработкой проекта, обеспечение рационального соотношения отдельных категорий сотрудников, а также минимизация затрат на разработку технических условий. Состав исполнителей представлен в таблице 5.
Таблица 5 - Штатное расписание сотрудников
| Должность |
Количество,
чел
|
Квалификационный разряд |
Месячный оклад, р. |
Дневная ставка, р. |
| Руководитель службы качества |
1 |
12 |
12000 |
545,45 |
| Инженер службы качества |
1 |
10 |
9000 |
409,0 |
| Итого |
2 |
- - - |
5.1.3 Составление календарного плана
разработки технических условий на профнастил
с применением метода сетевого планирования
Результаты расчета трудоемкости разработки ТУ предприятия следует представить в виде сетевого плана-графика. Сетевой план-график- это формализованное описание комплекса работ в их логической и технической последовательности, фиксирование выявленных взаимосвязей между ними[40].
Трудоемкость каждой из работ сетевого графика, длительность, а также численность исполнителей определяются экспертным путем, исходя из общих затрат времени на разработку ТУ предприятия и общей численности исполнителей. Данные о содержании работ сетевого графика представлены в таблице 6.
Таблица 6 - Перечень и содержание работ сетевого графика
| Код работы |
Содержание
работы
|
Трудоемкость,
чел.-ч
|
Количество исполнителей, чел. |
Длительность, календ. дн. |
| 1 |
2 |
3 |
4 |
5 |
| 1-2 |
Создание рабочей группы по разработке ТУ |
11 |
1 |
2 |
| 2-3 |
Анализ текущей ситуации в сфере производства профнастила |
43 |
2 |
4 |
| 2-4 |
Согласование с руководством предприятия концепции и содержания ТУ |
11 |
1 |
2 |
| 3-5 |
Разработка технического задания |
32 |
2 |
3 |
| 5-6 |
Рассмотрения проект
а ТЗ,
представленного
на
согласование |
16 |
1 |
3 |
| 4-6 |
Составление перечня подразделений предприятия, с которыми должна быть согласована окончательная редакция проекта
технических условий |
21 |
2 |
2 |
| 6-7 |
Разработка проекта технических условий (первая редакция)
|
53 |
2 |
5 |
| 1 |
2 |
3 |
4 |
5 |
| 7-8 |
Формирование структуры ТУ и детальная проработка разделов |
160 |
2 |
15 |
| 7-9 |
Внесение поправок в ТУ в соответствии с замечаниями специалистов предприятия |
21 |
1 |
4 |
| 9-10 |
Представление проекта ТУ на Научно-методическом совете |
11 |
2 |
1 |
| 8-11 |
Экспертиза предварительного проекта ТУ |
32 |
2 |
3 |
| 10-11 |
Обработка отзывов по результатам экспертизы |
21 |
1 |
4 |
| 11-12 |
Внесение окончательных поправок |
11 |
1 |
2 |
| 12-13 |
Разработка окончательной редакции технических условий |
32 |
2 |
3 |
| 11-14 |
Проведение согласительного совещани
я руководителем группы по разработке ТУ |
11 |
2 |
1 |
| 13-14 |
Согласование проекта ТУ со всеми заинтересованными подразделениями в
соответствии с заранее сост
авленным
списком
|
43 |
2 |
4 |
| 14-15 |
Утверждение ТУ руководителем предприятия |
6 |
1 |
1 |
| 15-16 |
Регистрация ТУ в учетных регистрах и присвоение ему обозначения. |
6 |
1 |
1 |
| 15-17 |
Издание
ТУ и его размножение |
11 |
1 |
2 |
| 17-18 |
Введение технических условий организации в действие |
6 |
1 |
1 |
| 18-19 |
Согласование перечня работ по подготовке предприятия к работе по ТУ |
64 |
2 |
6 |
| 18-20 |
Согласование порядка участия консультантов-разработчиков ТУ в процессе внедрения |
32 |
2 |
3 |
| 19-20 |
Распределение ответственных по работам и фиксация сроков выполнения |
11 |
1 |
2 |
| Продолжение таблицы 6 |
| 1 |
2 |
3 |
4 |
5 |
| 19-21 |
Утверждение руководителем приказа о порядке внедрения ТУ |
6 |
1 |
1 |
| 16-20 |
Создание всех типовых нормативных, учетных и аналитических документов в бумажном и электронном виде |
86 |
2 |
8 |
| 20-21 |
Создание электронных баз данных |
107 |
2 |
10 |
| 21-22 |
Согласование и утверждение руководителем новых форм нормативных документов предприятия. |
21 |
1 |
4 |
| 22-23 |
Обучение и аттестация персонала |
75 |
2 |
7 |
| 23-24 |
Определение порядка отчетности, фиксации и анализа результата |
11 |
1 |
2 |
| 20-24 |
Утверждение руководителем приказа о постановке ТУ на контроль |
6 |
1 |
1 |
Длительность каждой работы в календарных днях (ti-j) определяется по формуле:
(5.5)
где Тi-j - трудоемкость работы, чел.- ч;
Тср - средняя продолжительность рабочего дня, ч; ( 7,8 часа);
Ч - количество исполнителей событий работы, ч;
Кпер- коэффициент перевода рабочих дней в календарные.
Параметры сетевого графика рассчитаны в таблицах 7 и 8.
Таблица 7 - Параметры событий сетевого графика
| Номер события |
Ранний срок совершения события, tpi |
Поздний срок свершения события, tni |
Резерв времени события, Ri |
| 1 |
2 |
3 |
4 |
| 1 |
0 |
0 |
0 |
| 2 |
2 |
2 |
0 |
| 1 |
2 |
3 |
4 |
| 3 |
6 |
6 |
0 |
| 4 |
4 |
10 |
6 |
| 5 |
9 |
9 |
0 |
| 6 |
12 |
12 |
0 |
| 7 |
17 |
17 |
0 |
| 8 |
32 |
32 |
0 |
| 9 |
21 |
30 |
0 |
| 10 |
22 |
31 |
0 |
| 11 |
35 |
35 |
0 |
| 12 |
37 |
37 |
0 |
| 13 |
40 |
40 |
0 |
| 14 |
44 |
44 |
0 |
| 15 |
45 |
45 |
0 |
| 16 |
46 |
48 |
2 |
| 17 |
47 |
47 |
0 |
| 18 |
48 |
48 |
0 |
| 19 |
54 |
54 |
0 |
| 20 |
56 |
56 |
0 |
| 21 |
66 |
66 |
0 |
| 22 |
70 |
70 |
0 |
| 23 |
77 |
77 |
0 |
| 24 |
79 |
79 |
0 |
Таблица 8 - Параметры работ сетевого графика
Код
работы
|
Продолжительность работы

|
Раннее начало работы

|
Раннее окончание работы

|
Позднее начало работы

|
Позднее окончание работы

|
Полный резерв времени работы

|
Свободный резерв времени работы

|
| i |
j |
| 1 |
2 |
3 |
4 |
5 |
6 |
7 |
8 |
9 |
| 1 |
2 |
2 |
0 |
2 |
0 |
2 |
0 |
0 |
| 2 |
3 |
4 |
2 |
6 |
2 |
6 |
0 |
0 |
| 2 |
4 |
2 |
2 |
4 |
8 |
10 |
6 |
0 |
| 3 |
5 |
3 |
6 |
9 |
6 |
9 |
0 |
0 |
| 5 |
6 |
3 |
9 |
12 |
9 |
12 |
0 |
0 |
| 4 |
6 |
2 |
4 |
6 |
10 |
12 |
6 |
6 |
| 6 |
7 |
5 |
12 |
17 |
12 |
17 |
0 |
0 |
| 7 |
8 |
15 |
17 |
32 |
17 |
32 |
0 |
0 |
| 7 |
9 |
4 |
17 |
21 |
26 |
30 |
9 |
0 |
| 9 |
10 |
1 |
21 |
22 |
30 |
31 |
9 |
0 |
| 8 |
11 |
3 |
32 |
35 |
32 |
35 |
0 |
0 |
| 10 |
11 |
4 |
22 |
26 |
31 |
35 |
9 |
9 |
| 1 |
2 |
3 |
4 |
5 |
6 |
7 |
8 |
9 |
| 11 |
12 |
2 |
35 |
37 |
35 |
37 |
0 |
0 |
| 12 |
13 |
3 |
37 |
40 |
37 |
40 |
0 |
0 |
| 11 |
14 |
1 |
35 |
36 |
43 |
44 |
8 |
8 |
| 13 |
14 |
4 |
40 |
44 |
40 |
44 |
0 |
0 |
| 14 |
15 |
1 |
44 |
45 |
44 |
45 |
0 |
0 |
| 15 |
16 |
1 |
45 |
46 |
47 |
48 |
2 |
0 |
| 15 |
17 |
2 |
45 |
47 |
45 |
47 |
0 |
0 |
| 17 |
18 |
1 |
47 |
48 |
47 |
48 |
0 |
0 |
| 18 |
19 |
6 |
48 |
54 |
48 |
54 |
0 |
0 |
| 18 |
20 |
3 |
48 |
51 |
53 |
56 |
5 |
5 |
| 19 |
20 |
2 |
54 |
56 |
54 |
56 |
0 |
0 |
| 19 |
21 |
1 |
54 |
55 |
65 |
66 |
11 |
11 |
| 16 |
20 |
8 |
46 |
54 |
48 |
56 |
2 |
2 |
| 20 |
21 |
10 |
56 |
66 |
56 |
66 |
0 |
0 |
| 21 |
22 |
4 |
66 |
70 |
66 |
70 |
0 |
0 |
| 22 |
23 |
7 |
70 |
77 |
70 |
77 |
0 |
0 |
| 23 |
24 |
2 |
77 |
79 |
77 |
79 |
0 |
0 |
| 20 |
24 |
1 |
56 |
57 |
78 |
79 |
22 |
22 |
По результатам расчетов был построен сетевой план - график, представленный в приложении Е.
5.2 Расчет плановых затрат на разработку технических условий на профнастил
5.2.1 Расчет плановой заработной платы исполнителей
Плановую заработную плату исполнителей, участвующих в разработке технических условий FР определяют по формуле
(5.6)
где 3П - планируемая средняя стоимость одного чел.-дня по заработной
плате по подразделениям-разработчикам, р. (по данным ОТЗ).
5.2.2 Расчет накладных расходов
Накладные расходы по разработке технических условий СНАКЛ определяются но формуле
(5.7)
где КНАКЛ - коэффициент, учитывающий накладные расходы (КНАКЛ =
0,25,по данным планового отдела).
5.2.3 Расчет прочих расходов
К прочим (FПР )относятся следующие затраты:
- на материалы и покупные полуфабрикаты (приведено в таблице 9);
- спецоборудование для научных (экспериментальных) работ (приведено в таблице 10).
Таблица 9 - Расчет затрат на материалы и покупные изделия
| Наименование материала |
Цена за единицу, р. |
Норма расхода, шт. |
Стоимость, р. |
1 Канцелярские принадлежности:
бумага
ручки
карандаши
степлеры
скрепки
|
150
3
1
20
10
|
10
10
10
10
5
|
1500
30
10
200
50
|
| 2 Дискеты |
10 |
6 |
60 |
| 3 Диски |
25 |
6 |
150 |
| 4 Флеш-карты |
500 |
2 |
1000 |
| 4 Картриджи для принтера |
300 |
2 |
600 |
| Итого |
3600 |
| Транспортно-заготовительные расходы (10%) |
360 |
| Всего |
3960 |
Таблица 10 - Расчет затрат на эксплуатацию специального оборудования
| Показатель |
Значение по видам оборудования |
| ЭВМ |
Принтер |
Ксерокс |
| 1 |
2 |
3 |
4 |
| 1 Балансовая стоимость единицы оборудования, р. |
25000 |
7000 |
12000 |
| 2 Норма амортизации оборудования, % |
30 |
30 |
30 |
| 3 Количество рабочих дней в году, дн. |
250 |
250 |
250 |
| 4 Нормативное количество часов работы оборудования в день, ч |
8 |
4 |
2 |
| 5 Амортизационные отчисления с оборудования, р./ч |
3,75 |
2,1 |
7,2 |
| 6 Мощность оборудования, кВт |
0,38 |
0,25 |
0,25 |
| 7 Стоимость электроэнергии, р./кВт-ч |
2,5 |
2,5 |
2,5 |
| 8 Затраты на электроэнергию, р./ч |
0,95 |
0,625 |
0,625 |
| Итого стоимость часа эксплуатации оборудования, р. |
4,75 |
2,725 |
7,825 |
| 9 Количество отработанных оборудованием часов (для разработки ТУ), ч |
3168 |
1584 |
792 |
| 10 Количество единиц эксплуатируемого оборудования, шт. |
2 |
2 |
1 |
| Итого затрат на эксплуатацию оборудования (по видам оборудования), р. |
30096 |
8633 |
6253 |
| Всего затраты на эксплуатацию специального оборудования, р. |
44982 |
Следовательно FПР = 3960 + 44982= 48942 р.
5.2.4 Расчет сметной стоимости разработки технических условий на профнастил
Сметная стоимость разработки технических условий ССМ определяется по формуле:
(5.8)
где КДОП - коэффициент, учитывающий дополнительную заработную
плату (КДОП = 0,10, по данным ОТЗ);
КСОЦ - коэффициент, учитывающий единый социальный налог
(КСОЦ = 0,262, по данным ОТЗ);
FK0М - расходы на научные и производственные командировки, р.
(FK0М = 0, по данным планового отдела);
FПР - прочие затраты, р. (по данным планового отдела);
СНАКЛ - накладные расходы, р.
5.3 Оценка потенциальной эффективности разработки технических условий на профнастил
Для того чтобы оценить потенциальный экономический эффект, который может получить предприятие от разработки технических условий на продукцию, необходимо спрогнозировать на перспективу значения ряда целевых показателей, характеризующих конечные результаты деятельности предприятия в области объемов реализации и политики повышения конкурентоспособности. К прогнозируемым показателям относятся:
- себестоимость производства единицы продукции (работ, услуг) i- го вида (SПi).
- объем производства и реализации продукции (работ, услуг) i- го вида (qi).
- цена единицы продукции (работ, услуг) i- го вида (Цi).
Расчет среднегодовых темпов изменения целевых показателей для определения их прогнозных значений осуществляется по формуле:
(5.9)
где Yn- значение целевого показателя за n- ый (последний год временного ряда);
Y1 - значение целевого показателя за 1- ый (базовый) год.
Прогнозные значения показателей определяются по формуле:
(5.10)
где Yt- значение целевого показателя в году t;
Yit-1 - значение целевого показателя в предыдущем году[40].
Исходные данные для прогноза приведены в таблице 11. Целевые показатели анализируются за 5 лет, предшествующих настоящему периоду.
Таблица 11 - Целевые показатели деятельности ОАО «Эковент»
| Показатели |
Значение по годам |
| 1 |
2 |
3 |
4 |
5 |
| Объем производства и реализации продукции (профнастила профиля С 21, qi, м2 |
200000 |
200000 |
230000 |
250000 |
250000 |
| Себестоимость производства единицы продукции, SП, р./ м2 |
70 |
84 |
112 |
120 |
135 |
| Цена единицы продукции Цi, р./ м2 |
133 |
154 |
175 |
196 |
208 |
(5.11)
(5.12)
(5.13)
Прогноз показателей на три года представлен в таблице 12.
Таблица 12 - Прогнозирование по среднегодовым темпам изменения показателей деятельности предприятия
| Целевые показатели |
Среднегодовые темпы изменения целевых показателей, Тр |
Прогнозные значения показателей по годам, Yit |
| 2008 |
2009 |
2010 |
| Объем производства и реализации продукции (профнастила профиля С 21, qi, м2 |
1,057 |
264250 |
279312 |
295233 |
| Себестоимость производства единицы продукции, SП, р./ м2 |
1,18 |
159 |
188 |
222 |
| Цена единицы продукции Цi, р./ м2 |
1,12 |
233 |
261 |
292 |
Основным результатом деятельности предприятия, на основании которого будет оцениваться эффективность мероприятий по сертификации - является прирост чистой прибыли предприятия. Результаты расчета представлены в таблице 13.
Чистая прибыль предприятия - ПЧ определяется по формуле:
(5.11)
где h- ставка налога на прибыль (принимается по нормам,
установленным налоговым законодательством на момент плановых
расчетов, h= 0,24).
Валовая прибыль предприятия - ПВ определяется по формуле:
(5.12)
где SПt- себестоимость производства единицы продукции в t-ом году,
р./ м2.
Валовый доход (или объем продукции в денежном измерении) - В можно рассчитать по формуле:
(5.13)
где qt- объем производства и реализации продукции в t-ом году, м2;
Цt- цена единицы продукции в t-ом году, р./ м2.
На изменение чистой прибыли предприятия влияют:
- выявленные в ходе прогноза объективные тенденции изменения показателей деятельности предприятия (объема производства, себестоимости и цены);
- последствия разработки технических условий - повышение технического уровня и качества продукции.
В связи с этим рассчитанные значения чистой прибыли необходимо скорректировать с учетом индекса ее потенциального роста за счет реализации сертифицированной продукции (работ, услуг) (расчет представлен в таблице 13).
Таблица 13 - Расчет чистой прибыли предприятия
| Показатели |
Расчетный период |
| 2008 |
2009 |
2010 |
| Объем производства и реализации продукции (профнастила профиля С 21, qi, м2 |
264250 |
279312 |
295233 |
| Цена единицы продукции Цi, р./ м2 |
233 |
261 |
292 |
| Валовый доход, Вi, тыс. р. |
61570,3 |
72900,4 |
86208,0 |
| Себестоимость производства единицы продукции, SП, р./ м2 |
159 |
188 |
222 |
| Затраты на производство годового объема продукции (работ, услуг) i- го вида, qi·SПi,, тыс. р. |
42015,8 |
52510,7 |
65541,7 |
| Валовая прибыль предприятия, ПВi, тыс. р. |
19554,5 |
20389,7 |
20666,3 |
| Чистая прибыль предприятия, ПЧi, тыс. р. |
14861,42 |
15496,17 |
15706,39 |
| Индекс потенциального роста чистой прибыли за счет реализации продукции, произведенной в соответствии с техническими условиями, IПч, коэффициент |
1,15 |
1,20 |
1,25 |
| Скорректированная величина чистой прибыли, П’Чi, тыс. р. |
17090,6 |
18595,4 |
19633,0 |
Прирост прибыли определяется по формуле:
ПЧ = Σ(П’Чt- П’Чt-1)= (18595,4 - 17090,6) + (19633,0 - 18595,4) =
= 2542,4 тыс. р. (5.14)
где П’Чtи П’Чt-1 - чистая прибыль предприятия за соответствующий
период расчета, тыс. р.
На основании проведенных расчетов можно оценить экономический эффект разработки технических условий на профнастил:
Э = Р - ССМ = 2542400,0 - 1777027,7 = 765372,3 р. (5.15)
где Р - результаты от разработки технических условий на профнастил, В качестве результатов принимается величина прироста чистой прибыли от производства и реализации продукции предприятия (представлено в таблице 13).
ССМ - затраты на разработку технических условий, р.
Кроме того, можно рассчитать потенциальную экономическую эффективность разработки технических условий на изделие:
Е = Р / ССМ = 2542400,0 / 1777027,7 = 1,43 (5.16)
Расчетное значение экономической эффективности сравнивается с нормативным значением - ЕН = 0,15. Так как Е ≥ ЕН - вложение средств в разработку технических условий на профнастил считается целесообразным.
6 Безопасность и экологичность
6.1 Безопасность
6.1.1 Анализ опасных и вредных производственных факторов в окружающей среде и на рабочих местах
Работа инженера отдела стандартизации и качества ОАО «Эковент» периодически связана с использованием персональных электронно-вычислительных машин (ПЭВМ) .
В процессе работы с ПЭВМ на инженера оказывают действие электромагнитные излучения, повышенные уровни статического электричества, повышенный или пониженный уровень освещенности, повышенный уровень ослепленности, неравномерность распределения яркости в поле зрения, повышенный уровень пульсации светового потока и повышенное напряжение в электрической цепи, замыкание которой может произойти через тело человека.
Главным вредным психофизиологическим фактором является напряжение зрения и внимания.
6.1.2 Оценка степени влияния опасных и вредных производственных факторов на рабочих местах
Требования к освещению помещений и рабочих мест с ПЭВМ описаны в СНиП 23-05-95 [34].
В отделе стандартизации и качества применяется естественное освещение и комбинированное освещение (недостаточное по нормам естественное освещение дополняется общим искусственным).
Для обеспечения нормируемых значений освещенности в отделе стандартизации и качества проводится чистка стекол оконных рам и светильников не реже двух раз в год, производится своевременная замена перегоревших ламп[39].
Для расчета общего равномерного освещения при горизонтальной рабочей поверхности воспользуемся методом светового потока. Данный метод учитывает световой поток, отраженный от потолка и стен. Световой поток лампы Фл (лм) или световой поток группы ламп светильника при люминесцентных лампах рассчитывают по формуле:
, (6.1)
где Ен - нормированная минимальная освещенность, лк;
S- площадь освещаемого помещения, м2;
z- коэффициент минимальной освещенности;
k- коэффициент запаса;
N- число светильников в помещении;
η- коэффициент использования светового потока ламп.
Известно, что Ен =300 лк, zдля люминесцентных ламп - 1,1, kдля работы с ПЭВМ - 1,3, N= 8, ηопределяется по таблице в зависимости от коэффициента отражения потолка ρп и стен ρс (ρп = 70 %, ρс = 50 %), высоты подвеса светильников и показателя помещения i.
Показатель помещения iопределяется по формуле:
, (6.2)
где А и В - длина и ширина помещения соответственно, м;
Нр - высота светильников над рабочей поверхностью, м;
Известно, что А = 6 м, В = 5 м, Нр = 2,8 м.
Подсчитав коэффициент i(i= 0,974), определяем по таблице η: η= 34.
Далее рассчитываем Фл.
(лк). (6.3)
Учитывая Фл по таблицам световых и электрических параметров ламп накаливания и люминесцентных ламп, подбираем ближайшую стандартную лампу и определяем электрическую мощность всей осветительной системы. Ближайшая стандартная лампа ЛБ80 (ее мощность 80 Вт, световой поток 5220 лм, светоотдача 65,3 лм/Вт). Электрическая мощность всей осветительной системы равна произведению мощности одной лампы на количество ламп: так как всего ламп восемь, то мощность всей системы равна 640 Вт .
Климатические условия являются важным фактором надежной работы средств вычислительной техники и высокой работоспособности обслуживающего персонала. Оценка производственного микроклимата осуществляется в соответствии с ГОСТ 12.1.005 [35].
С целью создания нормальных условий для персонала установлены нормы производственного микроклимата.
Эти нормы устанавливают оптимальные и допустимые величины температуры, влажности и скорости движения воздуха для рабочей зоны производственных помещений с учетом избытков явного тепла, тяжести выполняемой работы и сезонов года. В технических условиях по эксплуатации ЭВМ указывается допустимые рабочие диапазоны параметров микроклимата: температура воздуха от плюс 10 °С до плюс 40 °С, относительная влажность от 40 до 90 %.
С целью обеспечения комфортных условий для обслуживающего персонала и высокой надежности технологического процесса в отделе стандартизации и качества имеют место дополнительные требования к воздушной среде. Так, температура воздуха должна быть (20+2) °С. Относительная влажность воздуха рекомендуется (55+5) %.
Особенно большое влияние на микроклимат оказывают источники теплоты, существующие в отделе стандартизации и качества.
Основными источниками теплоты в отделе стандартизации и качества являются ЭВМ, вспомогательное оборудование, приборы освещения, обслуживающий персонал. Необходимо также учитывать и внешние источники поступления теплоты [39].
Допустимые нормы микроклимата в рабочей зоне приведены в таблице 14.
Таблица 14 - Допустимые нормы микроклимата в рабочей зоне производственного помещения
| Период года |
Холодный и переходной |
Теплый |
| Категория работ |
Легкая I |
Легкая I |
| Температура воздуха,°С |
19-25 |
Не более чем на 3° выше окружающей среды |
| Относительная влажность воздуха, % |
75 |
55 |
| Скорость движения воздуха, м/с |
0,2 |
0,2-0,5 |
| Температура воздуха вне постоянного, места работы, °С |
15-26 |
То же, что и температура воздуха |
Отдел стандартизации и качества относится к производственным помещениям с изначальным избытком явного тепла, а категория работ принимается «Легкая I». В отделе стандартизации и качества применяются кондиционеры, поэтому микроклиматические условия должны соответствовать (при наличии кондиционера) оптимальным условиям, представленным в таблице 15.
Таблица 15 - Оптимальные микроклиматические условия
| Период года |
Холодный и переходной |
Теплый |
| Категория работ |
Легкая I |
Легкая I |
| Температура воздуха, °С |
20-23 |
22-25 |
| Относительная влажность воздуха, % |
40-60 |
40-60 |
| Скорость движения воздуха, м/с |
0,2 |
0,2 |
Для поддержания оптимальных параметров микроклимата в отделе стандартизации и качества используется центральное отопление и вентиляция, которые являются важнейшей частью инженерного сооружения.
Под влияние ионизирующих излучений в организме человека может проходить торможение функций кроветворных органов, нарушение нормальной свертываемости крови и увеличение хрупкости кровеносных сосудов, расстройство деятельности желудочно-кишечного тракта, истощение организма, снижение сопротивляемости организма инфекционным заболеваниям.
Работа с источниками ионизирующих излучений представляет собой потенциальную угрозу здоровью людей, которые участвуют в их использовании. Чем больше происходит в веществе актов ионизации под воздействием излучения, тем больше биологический эффект.
Различают внутреннее и внешнее облучение. Под внешним понимается такое воздействие излучение на человека, когда источник радиации расположен вне организма и исключена вероятность попадания радиоактивных веществ внутрь организма.
Внутреннее облучение происходит при вдыхании воздуха, загрязненного радиоактивными элементами; через пищеварительный тракт и в редких случаях через кожу.
Требования к допустимым уровням электромагнитных полей на рабочих местах описаны в ГОСТ 12.1.006 [36].
Воздействие электромагнитных полей на человека зависит от напряженностей электрического и магнитного полей, потока энергии, частоты колебаний, размера облучаемой поверхности тела и индивидуальных особенностей организма.
Наиболее интенсивно электромагнитные поля воздействуют на органы с большим содержанием воды. Облучение глаз вызывает помутнение хрусталика, которое обнаруживается не сразу, а через несколько дней или недель после облучения.
Воздействие постоянных магнитных и электростатических полей зависит от напряженности и времени воздействия. При воздействии полей, имеющих напряженность выше предельно допустимого уровня, развиваются нарушения со стороны нервной, сердечно-сосудистой систем, органов дыхания, органов пищеварения и некоторых биохимических показателей крови.
В отделе стандартизации и качества ОАО «Эковент» естественное освещение обеспечивается за счет оконных проемов, которые занимают около 60 % поверхности стены. С целью обеспечения требуемого уровня освещенности в отделе два раза в год производится чистка стекол световых проемов и четыре раза в год - чистка светильников. Кроме того, ведется контроль за исправностью схем включения люминесцентных ламп и пускорегулирующих аппаратов. Замена ламп производится индивидуальным способом - после выхода ламп из строя.
В отделе используется общеобменная вытяжная вентиляция: загрязненный, нагретый воздух удаляется через вентиляционные каналы вследствие разности температур воздуха в помещении и на открытом воздухе, а также в результате действия ветра. При этом свежий воздух поступает в помещение через окна - для этого два раза в день в отделе устраиваются проветривания по 15 минут каждое. Кроме того, в помещении установлено оборудование для кондиционирования воздуха.
В холодный период года температурный режим поддерживается водяной системой отопления.
В случае работы с радиоактивными изотопами применяют халаты, комбинезоны из неокрашенной хлопчатобумажной ткани, а также хлопчатобумажные шапочки.
В связи с тем, что обычная обувь легко впитывает радиоактивные вещества, применяют пленочные туфли, специальные ботинки.
Отметим, что в отделе стандартизации и качества уровень ионизирующих излучений находится ниже предела обнаружения.
Ослабление мощности электромагнитного поля на рабочем месте достигаются путем увеличения расстояния между источником излучения и рабочим местом, уменьшения мощности излучения генератора, а также установки ограждающего или поглощающего экрана между источником и рабочим местом, применение индивидуальных средств защиты.
Наиболее эффективным и часто применяемым из названных методов защиты от электромагнитных излучений является установка экранов.
Как уже указывалось, основным источником электромагнитных излучений в отделе является ПЭВМ.
Продолжительность работы инженера с ПЭВМ не превышает шести часов в день. Продолжительность непрерывной работы без регламентированного перерыва не превышает двух часов. Установлены регламентированные перерывы - через два часа от начала рабочей смены и через два часа после обеденного перерыва продолжительностью 15 минут каждый.
Основными мерами защиты от поражения током являются: обеспечение недоступности токоведущих частей, находящихся под напряжением, для случайного прикосновения; электрическое разделение сети; устранение опасности поражения при появлении напряжения на корпусах, кожухах и других частях электрооборудования, что достигается применением малых напряжений, использованием двойной изоляции, выравниванием потенциала, защитным заземлением, занулением, защитным отключением и др.; применением специальных электрозащитных средств - переносных приборов и приспособлений; организация безопасной эксплуатации электроустановок.
По степени опасности поражения током отдел стандартизации и качества относится к помещениям без повышенной опасности - сухое помещение с нормальной температурой воздуха и изолирующими полами.
Помещение отдела стандартизации и качества относится ко IIстепени огнестойкости по СНиП 2.01.02 [37].
Общими мерами по обеспечению пожарной безопасности на предприятии являются:
– изолированное расположение опасных технологических установок и оборудования;
– уменьшение количеств находящихся в производственных помещениях горючих и взрывоопасных веществ;
– предотвращение возможности образования горючих смесей в аппаратах, газопроводах, вентиляционных системах и др.;
– хранение легковоспламеняющихся веществ и проведение работ с ними в среде инертного газа;
– механизация, автоматизация и непрерывность (поточность) производства;
– строгое соблюдение стандартов и точное выполнение установленного технологического режима;
– предотвращение появления в опасных местах источников зажигания;
– предотвращение распространения пожаров и взрывов.
При возникновении пожара в отделе стандартизации и качества необходимо, в первую очередь, обесточить оборудование, затем вызвать пожарную охрану и приступить к тушению пожара. В качестве средств огнетушения применяются огнетушители. Если есть пострадавшие, то необходимо вызвать скорую помощь и до ее приезда оказывать раненым первую медицинскую помощь.
6.2 Экологичность
К числу основных вредных веществ, загрязняющих атмосферу на предприятии, относятся различные органические соединения, их производные, а также оксид углерода, сероводород, сероуглерод, окиды азота, хлор, сажа, пыль неорганических соединений, фтористые соединения и некоторые другие продукты.
ОАО «Эковент» осуществляет нормирование выбросов загрязняющих веществ (ЗВ) в окружающую природную среду путем установления нормативов предельно допустимых выбросов (ПДВ) в атмосферу.
Разработка проекта нормативов ПДВ производится не реже одного раза в пять лет в соответствии с ГОСТ 17.2.3.02 [38].
Заключение
В данной выпускной квалификационной работе рассмотрены вопросы, связанные с возможностью применения технических условий, приведен анализ спроса на профилированные листы, установлены основные требования предъявленные к созданию, утверждению и регистрации нормативных документов.
Описан технический процесс производства профнастила, установлены требования к сырью и исходных материалам, геометрическим параметрам.
Приводится правила приемки, методы контроля.
Разработан проект технических условий на «Профили стальные листовые гнутые с трапециевидными гофрами».
Список литературы
1 Федеральный закон от 27.12.2002 N 184-ФЗ "О техническом регулировании" (с изменениями от 5 июня 2007г.) - М.: Госстандарт России: Издательство стандартов, 2007. - 42 с.
2 Берновский Ю.А. Технические условия в условиях технического регулирования/ Ю.А.Берновский //Стандарты и качество,2003.-№10.-С.44-46.
3 Берновский Ю.А. Шесть ответов на вопросы о технических условиях/ Ю.А.Берновский // Стандарты и качество,2007.-№6.-С.40-43.
4 ГОСТ 14192-96. Маркировка грузов - М.: Госстандарт России: Издательство стандартов, 1996. - 28 с.
5 ГОСТ Р 8.579-2001. Государственная система обеспечения единства измерений. Требования к количеству фасованных товаров в упаковках любого вида при их производстве, расфасовке, продаже и импорте - М.: Госстандарт России: Издательство стандартов, 2001. - 54 с.
6 Постановление Правительства РФ от 21 декабря 2002г. № 987 "О государственном надзоре и контроле в области обеспечения качества и безопасности пищевых продуктов" (с изменениями от 29 июня 2006 г.) - М.: Приор, 2006. – 34 с.
7 Федеральный закон Российской Федерации от 27 июля 2006г. N 149-ФЗ "Об информации, информатизации и защите информации" - М.: Приор, 2006. - 29 с.
8 ГОСТ 14918-80. Сталь тонколистовая оцинкованная с непрерывных линий - М.: Госстандарт России: Издательство стандартов, 1980. - 36 с.
9 ТУ 14-11-247-88. Листы из тонколистового проката с алюмоцинковым покрытием.
10 ТУ 14-11-236-88. Прокат тонколистовой холоднокатаный алюминированный. Технические условия.
11 Федеральный закон 149-ФЗ "Об информации, информатизации и защите информации"- М.: Госстандарт России: Издательство стандартов, 2002. - 33 с.
12 Анализ перспективности производства профнастила. – Электрон. дан. – Режим доступа : http // www.profnastil.ru/analis-prof/.html.
13 ТУ 14-1-4695-89. Прокат тонколистовой холоднокатаный электролитический оцинкованный с полимерными покрытиями. Технические условия
14 ГОСТ 30246-94. Прокат тонколистовой рулонный с защитно-декоративным лакокрасочным покрытием для строительных конструкций - М.: Госстандарт России: Издательство стандартов, 1994. - 28 с.
15 ГОСТ 24045-94. Профили стальные листовые гнутые с трапециевидными гофрами - М.: Госстандарт России: Издательство стандартов, 1994. - 34 с.
16 ГОСТ 2.114-95. Технические условия. - М.: Госстандарт России: Издательство стандартов, 1995. - 38 с.
17 ГОСТ 22352-77. Гарантии изготовителя. Установление и исчисление гарантийных сроков в стандартах и технических условиях. Общие положения. - М.: Госстандарт России: Издательство стандартов, 1977. - 25 с.
18 ГОСТ 19904-90. Прокат листовой холоднокатаный. Сортамент. - М.: Госстандарт России: Издательство стандартов, 1990. - 28 с.
19 ГОСТ 7566-94. Металлопродукция. Приемка, маркировка, упаковка, транспортирование и хранение. - М.: Госстандарт России: Издательство стандартов, 1994. - 37 с.
20 ГОСТ 15846-2002. Продукция, отправляемая в районы Крайнего Севера и приравненные к ним местности. Упаковка, маркировка, транспортирование и хранение. - М.: Госстандарт России: Издательство стандартов, 1996. - 34 с.
21 ГОСТ 7502-98. Рулетки измерительные металлические. Технические условия. - М.: Госстандарт России: Издательство стандартов, 1998. - 31 с.
22 ГОСТ 164-90. Штангенрейсмасы. Технические условия. - М.: Госстандарт России: Издательство стандартов, 1990. - 28 с.
23 ГОСТ 8026-92. Линейки поверочные. Технические условия. - М.: Госстандарт России: Издательство стандартов, 1992. - 22 с.
24 ТУ 2.034-225-87. Щупы. Технические условия. - М.: Госстандарт России: Издательство стандартов, 1987. - 27 с.
25 ГОСТ 3749-77. Угольники поверочные 90. Технические условия. - М.: Госстандарт России: Издательство стандартов, 1977. - 33 с.
26 ГОСТ 15150-69. Машины, приборы и другие технические изделия. - М.: Госстандарт России: Издательство стандартов, 1969. - 35 с.
27 ГОСТ 2.105 - 79. Общие требования. - М.: Госстандарт России: Издательство стандартов, 1979. - 24 с.
28 ГОСТ 2.301 - 68. Форматы. - М.: Госстандарт России: Издательство стандартов, 1996. - 28 с.
29 ГОСТ 2.104 - 68. Основные надписи. - М.: Госстандарт России: Издательство стандартов, 1968. - 23 с.
30 ГОСТ 2.201 - 80. Обозначение изделий и конструкторских документов. - М.: Госстандарт России: Издательство стандартов, 1980. - 34 с.
31 ГОСТ 2.501 - 88. Правила учета и хранения. - М.: Госстандарт России: Издательство стандартов, 1996. - 28 с.
32 ГОСТ 2.503 - 90. Правила внесения изменений. - М.: Госстандарт России: Издательство стандартов, 1990. - 31 с.
33 ГОСТ 15.001 - 88. Продукция производственно - технического назначения. - М.: Госстандарт России: Издательство стандартов, 1988. - 25 с.
34 СНиП 23-05-95. Естественное и искусственное освещение. - М.: Госстандарт России: Изд-во стандартов, 1995. - 24с.
35 ГОСТ 12.1.005-88. Общие санитарно-гигиенические требования к воздуху рабочей зоны. - М.: Госстандарт России: Изд-во стандартов, 1988. - 32 с.
36 ГОСТ 12.1.006-84. Электромагнитные поля радиочастот. Общие требования безопасности. - М.: Госстандарт России: Изд-во стандартов, 1984. - 21с.
37 СНиП 2.01.02-85. Противопожарные нормы. - М.: Госстандарт России: Издательство стандартов, 1985. - 27 с.
38 ГОСТ 17.2.3.02-78 "Охрана природы. Атмосфера. Правила установления допустимых выбросов вредных веществ промышленными предприятиями".- М.: Госстандарт России: Издательство стандартов, 1978. - 24 с.
39 Белов С.В. Безопасность жизнедеятельности: Учебник для вузов / С.В. Белов, А.В. Ильницкая, А.Ф. Козьяков. - 4-изд., перераб. и доп. - М.: Высшая школа, 2004. - 606 с.
40 Самогородская М.И. Экономика предприятия: Учеб. пособие / М.И. Самогородская.- Воронеж.: ВГУ, 2004.- 139 с.
Приложение А.
Маршрутная карта на технологический процесс изготовления профилированных листов
| Разработал |
ОАО «Эковент» |
Маршрутная карта на технологический процесс изготовления профилированных листов
|
Операционное описание |
| Инженер ОТ |
Титов В.Г. |
| Инженер ОКК |
Насонова О.С. |
| Проверил |
Гоголев И.Н. |
Профилированные листы
|
| Н.контроль |
Аржанов В.М. |
| А |
Цех |
Уч-к |
РМ |
Опер. |
Код, наименование операции |
Обозначение документа |
| Б |
Код, наименование оборудования |
СМ СМ |
Проф. |
Р |
УТ |
КР |
КОИД |
Ен |
ОП |
Кшт |
Тпз |
Тшт |
| К/М |
Наименование детали, сб единицы или материала |
Обозначение, код |
ОПП |
Ев |
Ен |
КИ |
Н.расх |
| А |
5
005 Контроль входной ТВК
|
| О |
Контролировать геометрические размеры, кромку и смотку рулона ленты |
| М |
Рулон ленты |
| Т |
Микрометр МЛ 25-1; рулетка 3м |
| А |
5
010 Загрузка ИОТ №79; ИОТ№72
|
| Б |
Кран балка 1 1 |
| Б |
Стан прокатный (ПС) 1 |
| О |
Переместить ленту из ложемента к разматывающему устройству стана |
| О |
Установить крестовину в рулон ленты |
| О |
Раскрутить сегменты крестовины до внутреннего диаметра рулона ленты |
| Продолжение таблицы А1 |
| О |
Установить крестовину с лентой на разматыватель |
| М |
Рулон ленты |
| Т |
Ложемент |
| Т |
Строп УСК1 - 1.5 |
| А |
5
015 Подготовка к работе ИОТ №79
|
| Б |
Стан прокатный 1 |
| О |
Отрегулировать зазор между роликами верхнего и нижнего валов =S+0.1 мм. где S- толщина металла. |
| О |
Провести смазку всех трущихся поверхностей |
| О |
Проверить работу прокатного стана и отрезной машины на холостом ходу |
| М |
ЦИАТИМ-201 |
| Т |
Щуп 100, набор 4 кл.1 |
| А |
5 020 Профилирование ИОТ №79; ИОТ №79; ТУ 1111-002-54583848-2004; ИУП №502
|
| Б |
Кран - балка 1 |
| Б |
Стан прокатный 1 |
| О |
Подать конец рулона к блоку валков через устройство ориентирования |
| О |
Включить линию ПС и упаковочный кондуктор брикета |
| О |
Пропустить ленту через блок валков |
| О |
Заправить конец профилированного листа в устройство резки |
| О |
В наладочном режиме отрезать 0.05 - 0.1 м профиля имеющего остаточную деформацию |
| О |
Изготовить одну единицу профилированного листа |
| О |
Контролировать размеры и форму согласно ТУ |
| О |
Запустить линию в автоматическом режиме |
| О |
Переработать металл до конца ленты |
| О |
Отключить линию ПС |
| О |
Упаковать блок профиля в соответствии с инструкцией по упаковки |
| О |
Переместить блок профиля на промежуточный склад |
| О |
Сделать соответствующую запись в журнале учета |
| М |
Кран - вилы |
| М |
Лента упаковочная ПН 0,5х20мм., лента упаковочная п/п. |
| Продолжение таблицы А1 |
| М |
Брус 80х80 мм. L=0.97 м., брус 50х20 мм. L=0.97 м. |
| Т |
Рулетка 3м., угломер, МУЛ-10 |
| А |
5 025 Контроль операционный ТУ 1111-002-54583848-2004
|
| Б |
Линия ПС 1 |
| О |
Контролировать внешний вид и дефекты на кромках профилированного листа |
| О |
Контролировать параметры профиля через каждые 300 м. |
| М |
Рулон ленты |
| Т |
Рулетка, штангенциркуль ШЦ-II-400-0,05, угломер. |
| А |
5, 6 030 Перемещение
|
| Б |
Автопогрузчик 5 т. 1 2 |
| О |
Переместить блок профилированного листа на склад готовой продукции |
| М |
Блок профиля |
| 5 040 Окончание работ
|
| А |
Привести закрепленную территорию в соответствие с требованиями промышленной санитарии |
| О |
Убрать в шкаф используемый инструмент |
| О |
Убрать упаковочный материал в ящик |
| О |
Убрать отходы производства в контейнер (для металлолома или мусора) |
| О |
Очистить стан от пыли |
| О |
Накрыть блок валков брезентом |
| М |
Ветошь |
| М |
Керосин |
| Т |
Щетка; метла |
Приложение Б.
Эскизы профилированных листов

Рисунок Б1 - Профилированный лист типа Н высотой 60 мм

Рисунок Б2- Профилированный лист типа НС высотой 35 мм

Рисунок Б3 - Профилированный лист типа С высотой 21 мм

Рисунок Б4 - Профилированный лист типа С высотой 10 мм
Приложение
В.
Технологический процесс изготовления профилированных листов на профилегибочном стане
Таблица Б1 Технологический процесс изготовления профилированных листов на профилегибочном стане
| А |
Наименование операции |
| Б |
Наименование оборудования |
| К/М |
Наименование детали или материала |
А
А
Б
Т
Т
А
Б
Б
Т
Т
А
Б
Т
Т
Т
Т
А
Б
Т
А
Б
Б
Б
Б
М
М
А
Т
А
Б
Б
Т
А
Т
|
05 Контроль входной.
1. Контролировать соответствие рулона маркировке.
2. Провести контроль ленты (штрипс) в соответствиие с требованиями входного контроля.
10 Транспортирование.
Кран-балка
1. Транспортировать рулон от линии ЛА-82 к ложементу ПС
Ложемент
Захват
15 Загрузка.
Кран-балка
Линия ПС
1. Транспортировать рулон от ложемента к разматывателю ПС.
2. Снять ось с разматывателя ПС и вставить ее в рулон с лентой(штрипс).
3. Совместить оси рулона и разматывателя.
4. Установить и закрепить рулон в разматыватель.
5. Удалить стяжку с рулона ленты(штрипс).
6. Снять ярлык с рулона ленты.
Ножницы ручные для металла 2809-0003.КД21ХР
СИЗ: рукавицы тип Б
20 Подготовка
Линия ПС
1. Выстатить ограничитель на необходимую длину.
2. Отрегулировать блок валков под толщину металла.
Штангенциркуль ШЦ -11-250
Микрометр МЛ-25 -1
Щуп 100, наб 4, кл.т 1
Поверочная линейка
25 Профилирование.
Линия ПС
1. Подать конец рулона к блоку валков через устройство ориентирования.
2. Пропустить ленту через блок валков, контролируя качество гиба.
3. Заправить конец профиля в устройство резки.
4. В наладочном режиме пропустить через ножевое устройство 0.02-0,2 м профиля, имеющего остаточную деформацию.
5. Изготовить профилированный лист необходимой длины.
6. Остановить линию.
7. Контролировать параметры изготовленного листа.
8. Включить постоянный режим профилирования.
9. Переработать рулон металла до конца.
10. Отключить линию
11. Сделать соответствующую запись в журнале учета и на сопроводительном ярлыке.
СИЗ:рукавицы тип Б
30 Упаковка
Упаковочный полуавтомат
Устройство комбинированное
Кондуктор упаковочный брикета КУ-1
Кондуктор упаковочный блока КУ-2
Лента ОЦ 20 мм
Брус 8х8 см ( или другой по поставке)
1. Проложить ленту 20 мм и брус 8х8 см в КУ-2
2. Сформировать брикет в КУ-1 в соответствие со схемой упаковки.
3. Упаковать брикет по схеме.
4. Переложить брикет в КУ-2.
5. Сформировать блок профиля по схеме упаковки.
6. Упаковать блок по схеме упаковки.
На рабочем месте должен находится упаковочный материал, который необходим для упаковки конкретного блока.
35 Контроль
1. Контролировать внешний вид и отсутствие дефектов на кромках профилированного листа(заусенцы, рваный край).
2. Контролировать технические требования, предъявляемые к листу согласно ТУ, через 300 м.
Щтангенциркуль ШЦ-250
3. Оформить на каждый отправляемый блок соответствующий ярлык
40 Транспортирование
Кран-балка
Автопогрузчик
1. Транспортировать профилированный лист от линии ПС на промежуточный склад.
Приспособление транспортировочное.
2. Установить нижний блок профиля на 4 бруска 8х8х20см
3. Транспортировать профилированный лист с промежуточного склада на склад готовой продукции с сопроводительными документами.
45 Окончание работы
Уборочный инвентарь
1. Убрать используемый инструмент в шкаф инструментальный
2. Убрать отходы производства в контейнеры (соответственно металлолом или мусор)
3. Очистить стан профильный от пыли
4. Накрыть стан брезентом
5. Привести рабочее место в соответствие с требованиями охраны труда.
|
Технические требования
1.1Профилированные листы должны соответствовать требованиям настоящих технических условий, комплекту рабочих чертежей, технологическому регламенту.
1.2По назначению профилированные листы изготавливаются для стеновых ограждений - тип С .
1.3 Профилированные листы должны изготавливаться из тонколистового оцинкованного проката по ГОСТ 14918, предназначенного для холодного профилирования, с уменьшенной разнотолщинностью, первого класса покрытия.
1.4 Профилированные листы с лакокрасочным покрытием должны изготавливаться из проката с защитно-декоративным лакокрасочным покрытием для строительных конструкций по ГОСТ 30246.
1.5 По наличию защитно-декоративного лакокрасочного покрытия листы подразделяются:
- на листы без лакокрасочного покрытия (без обозначения)
-на листы с лакокрасочным покрытием по ГОСТ 30246 (указывается лакокрасочное покрытие).
1.6 Профилированные листы обозначаются в соответствии со следующей схемой:
1 - тип профилированного листа
2 - размеры профилированного листа в миллиметрах
3 - материал исходной заготовки
4 - обозначение лакокрасочного покрытия
5 - обозначение настоящих тех. условий
Примеры условных обозначений:
С10 - 1125 - 0,5 - ТУ-1120-004-54583848-2007;
Профилированный лист для стеновых ограждений высотой 10 мм, шириной 1125 мм, толщиной 0,5 мм, без лакокрасочного покрытия, изготовлен из оцинкованного проката.
С60 - 902 - 0,5 - ЛКОЦП -RAL7004-ТУ-1120-004-54583848-2007.
Профилированный лист для стеновых ограждений высотой гофры 60 мм, шириной 902 мм, толщиной 0,5 мм, с лакокрасочным покрытием цвета RAL7004, изготовлен из оцинкованного проката.
1.7Основные параметры и размеры
1.7.1 Размеры, форма сечений, справочные величины профилей должны соответствовать указанным на чертежах 1 - 4 приложений Б, В и таблицы №1
Таблица №1 Размеры, форма сечений, справочные величины профилей
Наименование
профилированного листа
|
Обозна-чение |
Размеры сечения ВхНхS,мм |
Материал |
профилирующий лист для стеновых ограждений
|
С60 |
902 х60 х0,5 |
Сталь ОЦ 08 пс,
Сталь ЛКПОЦ 08 пс
|
| С35 |
1060х35х0,5 |
| С21 |
1051х21х0,5 |
| С10 |
1125х10х0,5 |
1.7.2 Предельные отклонения размеров всех типов профилированных листов не должны превышать:
при высоте от 10 до 20 мм - ±1,0 мм;
при высоте свыше 20 до 60 мм - ±1,5 мм;
по ширине - ±8,0 мм;
по длине - +10,0 мм; - 3 мм.
Примечание
а) По согласованию изготовителя с потребителем отклонения по длине вышеуказанного предела браковочным признаком не являются.
б) Размеры шага, ширины, радиусов кривизны и глубины гофров, высоты ступенек на готовых профилях не контролируются.
1.7.3 Разность ширины крайних узких полок гофров профилированных листов должна быть не менее 2 мм.
1.7.4 Профилированные листы по длине должны изготавливаться кратными (300 мм) мерной длины от 3 до 12 м. По согласованию изготовителя и потребителя допускается изготавливать листы любой мерной длины.
1.7.5 Серповидность профилированных листов не должна превышать 1 мм на 1 м длины. Общая серповидность не должна превышать произведения допускаемой серповидности на 1 м на длину листа в метрах.
1.7.6 Волнистость на плоских участках профилированных листов не должна превышать 1,5 мм, а на отгибах крайних полок - 3 мм.
1.7.7 Косина резов профилированных листов не должна выводить длину листов за номинальный размер и предельное отклонение по длине.
1.7.8 На кромках и торцах профилей не должно быть зазубрин, расслоений, рваной и затянутой кромки.
1.7.9 На кромках и торцах допускаются вмятины и забоины, не выводящие размеры профилированных листов за предельные.
1.8Требования к защитным покрытиям
1.8.1 Качество цинкового покрытия профилированных листов должно соответствовать ГОСТ 14918. На поверхности допускаются незначительные повреждения цинкового покрытия в местах изгиба в виде микротрещин и потертости не нарушающие сплошности покрытия.
1.8.2 Качество лакокрасочного покрытия профилированных листов должно удовлетворять требованиям ГОСТ 30246. На поверхности лакокрасочного покрытий допускаются потертости, риски, следы формообразующих валков, не нарушающих сплошности покрытия.
1.9Комплектность
1.9.1 В комплект поставки должны входить:
– профилированные листы одного типоразмера, материала исходной заготовки, вида лакокрасочного покрытия
– документ на отгружаемую продукцию.
1.10 Маркировка
1.10.1 Маркировка профилированных листов - по ГОСТ 7566.
1.10.2 Маркировку наносят на ярлык, который крепят к пакету.
Маркировка должна содержать:
– наименование или товарный знак предприятия изготовителя;
– условное обозначение профилированного листа;
– длину и количество профилированных листов в пакете;
– теоретическую массу пакета;
– номер партии;
– клеймо технического контроля предприятия-изготовителя.
1.11 Упаковка
1.11.1 Профилированные листы должны поставляться пакетами с учетом требований ГОСТ 7566.
1.11.2 Пачки упаковываются с помощью металлических или полипропиленовых лент, расстояние между лентами не должно превышать 2-х метров. По углам пачки в местах контакта лент с профилированным стальным настилом закладываются прокладки.
1.11.3 Профилированные листы в пакеты длиной до 6м включительно должны быть обвязаны не менее чем в двух местах.
1.11.4 Упаковка должна обеспечивать сохранность профилированных листов и защитного покрытия от механических повреждений, а также от смещения листов в пакете относительно друг друга.
2 Требования безопасности
2.1 Применяемость изделий в строительных конструкциях, с повышенными (специальными) требованиями к пожарной безопасности, агрессивности среды и другими, подтверждаются заключением соответствующих органов в установленном порядке.
2.2 Требования безопасности, охраны окружающей среды и порядок их контроля устанавливается в комплекте документации на изделия с применением данных профилей, строительными нормами и правилами, санитарными правилами и нормами и другими требованиями действующей нормативно-технической документации.
|