МИНИСТЕРСТВО ОБРАЗОВАНИЯ УКРАИНЫ
ЖИТОМИРСКИЙ ИНЖЕНЕРНО-ТЕХНОЛОГИЧЕСКИЙ ИНСТИТУТ
Кафедра экологии
Контрольная работа
По курсу: «Основы экологии»
Работу выполнила: Колупаева Н.В.
Работу проверил: Литвак П.В.
Житомир
1999
План
1. Глобальные проблемы охраны природы
2. Влияние урбанизации на природу и человека
3. Схемы безнапорного и напорного гидроциклонов и описание процесса очистки сточных вод
1. Глобальные проблемы охраны природы
Глобальные проблемы делятся на три сферы действия. К первой
относятся проблемы, которые возникают в сфере взаимодействия природы и общества. Среди них: надежное обеспечение человечества сырьем, энергией, продовольствием и тому подобное, сохранение окружающей среды, освоение ресурсов Мирового океана, овладение космическим пространством. Истоки этих проблем заложены в тенденциях и закономерностях развития мировых продуктивных сил, которые оказывают содействие как расширению возможностей удовлетворения потребностей человека в способах существования, так и возрастанию старых потребностей и возникновению новых. Особенность перерастания этих проблем в глобальные состоит в том, что сегодня, как никогда ранее, потребление восстанавливающихся и невосстанавливающихся ресурсов, достигло огромных масштабов и характеризуется тенденцией к дальнейшему возрастанию. Возникла ситуация, когда с самой большой остротой ощущается разногласие между потребностями человеческого общества в природных источниках существования и возможностями природы удовлетворить эти потребности. Относительная ограниченность природных ресурсов делает необходимым поиск радикальных решений проблемы, которая сложилась, в мировом масштабе.
К второй
сфере относятся проблемы общественных взаимоотношений, а именно: отношений между государствами различных экономических устройств, преодоление экономической отсталости многих стран мира, локальные, региональные и международные кризисы и тому подобное.
Третья
сфера - развитие человека, обеспечение ее будущего. Она охватывает, прежде всего, проблемы приспособления современного человека к условиям природной и социальной среды, которая изменяется под влиянием научно-технического прогресса, вопрос современной урбанизации, борьбы с эпидемиями и тяжелыми заболеваниями (сердечно-сосудистыми, раком, СПИДом). Проблему человека и его будущего ученые рассматривают как такую глобальную проблему, в которой концентрируются и многократно увеличиваются всё новые проблемы человеческого сожительства.
Забиваем Сайты В ТОП КУВАЛДОЙ - Уникальные возможности от SeoHammer
Каждая ссылка анализируется по трем пакетам оценки: SEO, Трафик и SMM.
SeoHammer делает продвижение сайта прозрачным и простым занятием.
Ссылки, вечные ссылки, статьи, упоминания, пресс-релизы - используйте по максимуму потенциал SeoHammer для продвижения вашего сайта.
Что умеет делать SeoHammer
— Продвижение в один клик, интеллектуальный подбор запросов, покупка самых лучших ссылок с высокой степенью качества у лучших бирж ссылок.
— Регулярная проверка качества ссылок по более чем 100 показателям и ежедневный пересчет показателей качества проекта.
— Все известные форматы ссылок: арендные ссылки, вечные ссылки, публикации (упоминания, мнения, отзывы, статьи, пресс-релизы).
— SeoHammer покажет, где рост или падение, а также запросы, на которые нужно обратить внимание.
SeoHammer еще предоставляет технологию Буст, она ускоряет продвижение в десятки раз,
а первые результаты появляются уже в течение первых 7 дней.
Зарегистрироваться и Начать продвижение
Классификация глобальных проблем за сферами действия не означает, что они отделены одна от одной. Границы между сферами часто имеют условный характер, а отдельные глобальные проблемы обусловлены процессами, которые являются результатом взаимодействия, скажем, не только природы и общества, а и взаимоотношений между государствами.
Каждая глобальная проблема является объективной по своему характеру и имеет материальную основу. Процессы интернационализации хозяйственной жизни, науки, культуры и политики определяют рост взаимосвязи отдельных звеньев мирового хозяйства, взаимозависимости государств и представляют одну и ту же основу для возможности глобализации отдельных проблем человеческой цивилизации. При наличии разногласия между мировым экономическим развитием и социальным прогрессом человечества возникают объективные причины для преобразования возможности глобализации на ее реальность, то есть появления глобальных проблем. Например, решив ряд больших проблем в области функциональных и прикладных исследований, техники и технологии, НТП вместе с тем обусловил появление комплекса новых потребностей, поставил новые задачи, которые в условиях высокой степени интернационализации хозяйственной жизни приобрели глобальный характер. С развитием НТР остро стала проблема охраны окружающей среды, неотложного решения требует проблема сырьевых источников и прочие.
Влияют на проявление и обострение глобальных проблем и реальные конкретно-исторические условия. Без учета социальных факторов, специфики общественного строя отдельных государств невозможно до конца выяснить суть и источники этих проблем.
Следовательно, при анализе глобальных проблем стоит учитывать общие закономерности исторического процесса; общие тенденции развития продуктивных сил, влияния на них НТР; социальные факторы. При этих условиях оптимальное решение глобальных проблем требует объединение научно-технических и социально-политических факторов в единый механизм, основу которого будут представлять коллективные действия всех государств. Координация усилий сторон, которые принимают участие в решении глобальных проблем, основывается на определении посильного взноса каждой из стран и условий участия независимо от социального ее строя.
Сервис онлайн-записи на собственном Telegram-боте
Попробуйте сервис онлайн-записи VisitTime на основе вашего собственного Telegram-бота:
— Разгрузит мастера, специалиста или компанию;
— Позволит гибко управлять расписанием и загрузкой;
— Разошлет оповещения о новых услугах или акциях;
— Позволит принять оплату на карту/кошелек/счет;
— Позволит записываться на групповые и персональные посещения;
— Поможет получить от клиента отзывы о визите к вам;
— Включает в себя сервис чаевых.
Для новых пользователей первый месяц бесплатно.
Зарегистрироваться в сервисе
Нефть и нефтепродукты. Нефть и нефтепродукты являются более всего распространенными загрязняющими веществами в Мировом океане. К началу 80-х лет в океан ежегодно поступало около 16 млн. т. нефти, которая составляла 0,23% мировой добычи. Самая большая потеря нефти связанная с транспортированием ее с районов добычи. Аварийные ситуации, слив за борт танкерами промывных и балластовых вод, - все это предопределяет присутствие постоянных полей загрязнения на трассах морских дорог. В период за 1962-79 года в результате аварий в морскую среду поступило около 2 млн. т. нефти. За последние 30 лет, начиная с 1964 года, пробурено около 2000 буровых скважин в Мировом океане, из них только в Южном море 1000 и 350 промышленных буровых скважин оборудовано. Из-за незначительных отплывов ежегодно теряется 0,1 млн. т. нефти. Большие массы нефти поступают в моря по рекам, с бытовыми и ливневыми стоками. Объем загрязнений из этого источника составляет 2,0 млн. т./год. Со стоками промышленности ежегодно попадает 0,5 млн. т. нефти. Попадая в морскую среду, нефть на первых порах растекается в виде пленки, создавая слои разнообразной мощности.
Нефтяная пленка изменяет состав спектра и интенсивность проникновения в воду света. Пропуск света тонкими пленками сирой нефти составляет 11-10% (280 нм), 60-70% (400 нм). Пленка толщиной 30-40 мкм полностью поглощает инфракрасное излучение. Смешиваясь с водой, нефть образует эмульсию двух типов: прямую "нефть в воде" и обратную "вода в нефти". Прямые эмульсии, составленные капельками нефти диаметром до 0,5 мкм, менее стойкие и характерные для нефти, которая содержит поверхностно-активные вещества. При удалении летучих фракций, нефть образует густые эмульсии, которые могут храниться на поверхности, переноситься течением, выбрасываться на берег и оседать на дно.
Пестициды. Пестициды составляют группу искусственно созданных веществ, используемых для борьбы с вредителями и болезнями растений.
Установлено, что пестициды уничтожая вредителей, наносят вред многим полезным организмам и подрывают здоровья биоценозов. В сельском хозяйстве давно уже бытует проблема перехода от химических (загрязняющих среду) к биологических (экологически чистых) методам борьбы с вредителями. В данное время больше 5 млн. т. пестицидов поступает на мировой рынок. Около 1, 5 млн. т. этих веществ уже вошло в состав наземных и морских экосистем осадочным и водным путем. Промышленное производство пестицидов сопровождается появлением большого количества побочных продуктов, которые загрязняют сточные воды. В водной среде чаще других встречаются представители инсектицидов, фунгецидов и гербицидов. В водной среде часто встречаются полихлорбифенилы - производные ДДТ без алифатичной части. За последние 40 лет использовано больше 1,2 млн. т. полихлорбифенолов в производстве пластмасс, красителей, трансформаторов, конденсаторов. Полихлорбифенолы (ПХБ) попадают в окружающую среду в результате сброса промышленных сточных вод и сжигания твердых отходов на мусорниках. Последний источник поставляет ПБХ в атмосферу, откуда они с атмосферными осадками выпадают во всех районах земной поверхности.
Синтетические поверхностно-активные вещества. Детергенты относятся к большой группе веществ, которые понижают поверхностное натяжение воды. Они входят в состав синтетических моющих средств (СМС), широко применяемых в быту и промышленности. Вместе со сточными водами СПАВ поступают в воды материка и морскую среду. СМС содержат полифосфаты натрия, в которых раскрыты детергенты, а также ряд дополнительных ингредиентов, токсичных для водных организмов: ароматизирующие вещества, отбеливающие реагенты, кальцинированная сода, карбоксиметилцеллюлоза, силикаты натрия. Самыми распространенными среди СПАВ являются анионоактивные вещества. На их часть приходится больше 50% всех выработанных в мире СПАВ. Присутствие СПАВ в сточных водах промышленности связано с использованием их в таких процессах, как флотационное обогащение руд, разделка продуктов химических технологий, получение полимеров, улучшение условий бурения нефтяных и газовых буровых скважин, борьба с коррозией оборудования. В сельском хозяйстве СПАВ применяется в составе пестицидов.
Составы с канцерогенными свойствами. Канцерогенные вещества - это химически однородные составы, которые трансформируются, и способные вызывать канцерогенные, тератогенные (нарушение процессов эмбрионального развития) или мутагенные изменения в организмах. В зависимости от условий влияния они могут приводить к ингибованому росту, ускорение старения, нарушение индивидуального развития и изменения генофонда организмов. К веществам, которые обладают канцерогенными свойствами, относятся хлорированные алифатические углеводные, винилхлорид, и в особенности, полициклические ароматические углеводные (ПАВ). Максимальное количество ПАВ в современных осадках Мирового океана (больше 100 мкг/км массы сухого вещества) обнаружен в тентонически активных зонах. Основные антропогенные источники ПАВ в окружающей среде - это пиролиз органических веществ при сжигании разнообразных материалов, древесины и топлива.
Тяжелые металлы. Тяжелые металлы (ртуть, свинец, кадмий, цинк, медь, мышьяк) относятся к числу распространенных и очень токсичных загрязняющих веществ. Они широко применяются в разнообразных промышленных производствах, поэтому, несмотря на очистительные мероприятия, содержание составов трудных металлов в промышленных сточных водах достаточно высокое. Большие массы этих составов поступают в океан через атмосферу. Для морских биоценозов более всего опасны ртуть, свинец и кадмий. Ртуть переносится в океан с материковым стоком и через атмосферу. При выветривании осадочных и изверженых пород ежегодно выделяется 3,5 тыс. т. ртути. В составе атмосферной пыли содержится около 121 тыс. т. ртути, причем значительная часть - антропогенного происхождения. Около половины годового промышленного производства этого металла (910 тыс. т./год) разнообразными путями попадает в океан. В районах, которые загрязняются промышленными водами, концентрация ртути в растворе и суспензиях сильно повышается. При этом некоторые бактерии переводят хлориды в високотоксическую метил-ртуть. Заражение морепродуктов неоднократно приводило к ртутному отравлению прибрежного населения. До 1977 года насчитывалось 28000 жертв болезни Миномата, причиной которой послужили отходы предприятий по производству хлорвинила и ацетальдегида, для которых, как катализатор, использовалась хлористая ртуть. Недостаточно очищенные сточные воды предприятий поступали в залив Минамата. Свинец - типичный рассеянный элемент, что находится во всех компонентах окружающей среды: в горных породах, грунтах, природных водах, атмосфере, живых организмах. В конце концов, свинец активно рассеивается в окружающую среду в процессе хозяйственной деятельности человека. Это выбросы с промышленными и бытовыми стоками, с дымом и пылью промышленных предприятий, с выхлопными газами двигателей внутреннего сгорания. Миграционный поток свинца с континента в океан идет не только с речными стоками, но и через атмосферу. С континентальной пылью океан получает (20-30)*103 т. свинца в год.
Сброс отходов в море с целю погребения (дампинг). Много стран, которые имеют выход к морю, практикуют морское погребение разнообразных материалов и веществ, в частности грунта, вынутого при дноуглубительных работах, бурового шлака, отходов промышленности, строительного сора, твердых отходов, взрывных и химических веществ, радиоактивных отходов. Объем погребений составляет около 10% от всей массы загрязняющих веществ, которые поступают в Мировой океан. Основанием для дампинга в море служит способность морской среды к переработке большого количества органических и неорганических веществ без особого загрязнения воды. Тем не менее, эта состоятельность не безгранична. Поэтому дампинг рассматривается как вынужденное мероприятие, временная дань общества несовершенству технологий. В шлаках промышленных производств присутствуют разнообразные органические вещества и составы тяжелых металлов. Бытовой мусор в среднем содержит (на массу сухого вещества) 32-40% органических веществ; 0,56% азота; 0,44% фосфора; 0,155% цинка; 0, 085% свинца; 0,001% ртути; 0, 001% кадмия. Во время сброса прохождение материала сквозь столб воды, часть загрязняющих веществ переходит в раствор, изменяя качество воды, другая - адсорбируется частями суспензии и переходит в донные отложения. Синхронно повышается мутность воды. Наличие органических веществ чисто приводит к быстрой затрате кислорода в воде и не редко к его полному исчезновению, растворению суспензий, накоплению металлов в раскрытой форме, появлению сероводорода. Присутствие большого количества органических веществ создает в грунтах стойкую восстановительную среду, в которой возникает особый тип иловых вод, которые содержат сероводород, аммиак, ионы металлов. В случае образования поверхностных пленок, которые содержат нефтяные углеводные и СПАВ, нарушается газообмен на границе воздуха - вода. Загрязняющие вещества, которые поступают в раствор, могут аккумулироваться в тканях и органах гидробиантов и токсически влиять на них. Сброс материалов дампинга на дно и продолжительная повышенная мутность воды приводит к гибели от удушья малоподвижной формы биоценоза. У рыбы, которая выжила, моллюсков и ракообразных сокращается скорость роста за счет ухудшения условий питания и дыхания. Нередко изменяется видовой состав данного сообщества. При организации системы контроля за сбросами отходов в море решающее значение имеет определение районов дампинга, определение динамики загрязнения морской воды и донных отложений. Для выявления возможных объемов выбросов в море необходимо проводить расчеты всех загрязняющих веществ в составе материальных выбросов.
Тепловое загрязнение. Тепловое загрязнение поверхности водоемов и прибрежных морских акваторий возникает в результате сброса нагретых сточных вод электростанциями и некоторыми промышленными производствами. Сброс нагретых вод во многих случаях обусловливает повышение температуры воды в водоемах на 6-8 градусов Цельсия. Площадь пятен нагретых вод в прибрежных районах может достигать 30 кв. км. Более стойкая температурная стратификация препятствует водообмену поверхностным и донным слоем. Растворимость кислорода уменьшается, а потребление его возрастает, поскольку с ростом температуры усиливается активность аэробных бактерий, которые расщепляют органические вещества. Усиливает видовое разнообразие фитопланктона и всей флоры водорослей. Можно сделать вывод, что эффекты антропогенного влияния на водную среду оказываются на индивидуальном и популяционо-биоценотическом уровнях, и продолжительное действие загрязняющих веществ приводит к упрощению экосистемы.
2. Влияние урбанизации на природу и человека
Урбанизацией (от латинского urbs - город) называется рост городов, повышение удельного веса городского населения в стране, регионе, мире, возникновение и развитие всё более сложных сетей и систем городов. Следовательно, урбанизация представляет исторический процесс повышения роли городов в жизни общества, постепенное преобразование его в преимущественно городское по характеру труда, образу жизни и культуры населения, особенностям размещения производства.
Урбанизация - одна из самых важных составных частей социально-экономического развития.
Общие черты урбанизации, характерные для большинства стран:
1). Быстрые темпы роста городского населения, особенно в менее развитых странах, где происходят стихийные, не поддающиеся контролю миграции из села в город. В мире с 1950 г. население городов увеличилось в 4.37 раза.
2). Концентрация населения и хозяйства в основном в больших городах, т.к. города имеют множество функций, особенно в непроизводственной сфере, они полнее удовлетворяют запросы людей, имеют развитую инфраструктуру и обеспечивают доступ к хранилищам информации.
Половина населения мира живёт в городах. Более 30 городов мира имеют население более 5 млн. человек.
3). " Расползание " городов, расширение их территории. Это происходит тогда, когда вокруг крупных городов (столиц, промышленных и портовых центров) возникают пояса городов - спутников. Такие образования называются городскими агломерациями. Их неуправляемый рост очень беспокоит учёных, занимающихся этой проблемой.
Крупнейшие городские агломерации сложились вокруг Мехико, Сан-Паулу, Токио и Нью-Йорка.
Условные уровни урбанизации:
Низкий уровень урбанизации - менее 20%;
Средний уровень урбанизации - от 20% до 50%;
Высокий уровень урбанизации - от 50% до 72%;
Очень высокий уровень урбанизации - свыше 72%.
Слабоурбанизированные страны - Западная и Восточная Африка, Мадагаскар и некоторые страны Азии.
Среднеурбанизированные страны - Боливия, Африка, Азия.
Высокоурбанизированные страны - СНГ, Европа, Северная Америка, ЮАР, Австралия, Южная Америка.
Темпы урбанизации зависят от уровня экономического развития страны. В большинстве экономически развитых странах, где урбанизация достигла достаточно высокого уровня, процесс взят под контроль, и доля городского населения не увеличивается, а даже немного уменьшается. Но урбанизация продолжает расти вглубь, приобретая новые формы.
В развивающихся странах урбанизация продолжает расти вширь, а городское население быстро увеличивается. Это явление получило название городского взрыва и продолжает оставаться неконтролируемым. Однако рост населения городов в этих регионах намного опережает их реальное развитие.
В ряде международных документов (в частности, в резолюции Международного банка Реконструкции и Развития) говорится о кризисе урбанизации в развивающихся странах. Но она продолжает оставаться в основном стихийной и неупорядоченной.
Для стабилизации процесса урбанизации необходимо, чтобы происходил частичный отток населения из города в сельские районы, что приведёт к разгрузке городов и увеличению товарооборота между деревней и городом.
Вероятно, Вы знаете о так называемой "проблеме больших городов", которые занимают значительную площадь земли. В качестве одного из путей решения этой проблемы строятся и проектируются сверхвысокие здания. Выдвигаются также полуфантастические проекты сооружения подземных городов, плавучих городов, подводных городов, городов-конусов, городов-деревьев, городов-башен, городов-воронок, городов-мостов и т. д.
Другой метод разгрузки крупных городов предлагают аргентинские учёные. Ещё недавно широко обсуждался проект переноса столицы Аргентины из Буэнос-Айреса во Вьедму. В пользу этого приводились несколько факторов.
Во-первых, будет разгружен Буэнос-Айрес, т.к. в трёхмиллионной агломерации Большого Буэнос-Айреса сосредоточена почти 1/10 часть всего населения страны; это не только административная, но и промышленная столица страны, а также крупнейший порт.
Во-вторых, развитие нового центра способствовало бы освоению Патагонии, а как следствие, оттоку населения из Буэнос-Айреса в провинцию, более равномерному распределению населения по территории страны, что приведёт к снижению уровня урбанизации и контролированию её процесса.
В наши дни урбанизация стала одним из основных факторов загрязнения окружающей среды. Именно с ней связано более 75% общего объёма загрязнения. Большие города существенно влияют на экологическую обстановку данного региона. Жители называют их " смогополисами ".
По данным химических исследований, проведённых обществом "Greenpeace", шлейф загрязняющего и теплового воздействия крупных городов прослеживается на расстояние до 50 км, охватывая площадь в 800 - 1000 квадратных километров.
В последнее время официальные органы и общественность экономически развитых стран принимают различные меры по охране и улучшению городской среды. Однако развивающиеся страны в условиях крайнего недостатка средств не могут обеспечить не только переход к малоотходным технологиям, но и строительство перерабатывающих вторсырьё комбинатов.
В экономически развитых странах предпринимаются большие усилия по регулированию процесса урбанизации, управлению им. В этой работе, которая нередко осуществляется методом проб и ошибок, принимают участие демографы, экологи, географы, экономисты, социологи, в общем, все, кому небезразлична будущность всего человечества.
3. Схемы безнапорного и напорного гидроциклонов и описание процесса очистки сточных вод
Схема безнапорного и напорного гидроциклонов
Аппараты для классификации подразделяют обычно на немеханические, механические и гидравлические. Классификаторы первых двух указанных групп отличаются друг от друга только способом удаления песков. В гидравлических классификаторах разделение связано с явлением несвободного оседания, обусловленного действием воды. Эффективность этого разделения в значительной мере определяется различием скоростей осаждения грубых и тонких (или тяжелых и легких) частиц в жидкости. Скорости осаждения можно регулировать в определенных границах посредством слабого перемешивания (при наличии несвободного оседания) или действием центробежной силы (в центробежных аппаратах).
Из основных положений теории классификации необходимо отметить следующие:
1) грубые частицы имеют большую скорость осаждения, чем тонкие частицы той же плотности;
2) тяжелые частицы имеют большую скорость осаждения, чем легкие частицы того же размера;
3) скорость осаждения твердых частиц снижается при увеличении вязкости и плотности жидкой среды.
Существует точка, соответствующая такому состоянию (разбавлению), когда понижение плотности или вязкости при добавлении большего количества жидкости создает скоростной эффект, т. е. увеличивает нормальную скорость осаждения при классификации, что сопровождается более грубым разделением. В этой точке меньшее количество жидкости изменяет вязкость и подъемную силу настолько, что ухудшает разделение.
К основным технологическим задачам, которые приходится решать средствами мокрой классификации, можно отнести следующие:
1) концентрированно малых по размеру, но тяжелых частиц в продукте, содержащем более крупные легкие частицы;
2) простое разделение песка и шлама с получением двух продуктов;
3) промывка с последующим обезвоживанием, репульпированием в более слабом растворе и еще одним обезвоживанием;
4) сортировка твердых тел на части, каждая из которых имеет небольшой предел размеров по ситу;
5) контроль замкнутого цикла мельниц.
Классификацию используют преимущественно при обработке сырья, поступающего в дальнейшем на химическую переработку.
Немеханические классификаторы
Конусный классификатор, (рис. 1). Классификаторы конусного типа — одни из старейших и недорогих аппаратов, которые все еще применяются для сравнительно грубого разделения. Они имеют большую высоту (наклон сторон равен 60°), но настолько просты, что их можно изготовить на месте. Такие классификаторы не подходят для пульп, твердые частицы которых склонны к зависанию или образованию шлама. Эксплуатация этих аппаратов часто более сложна, чем некоторых классификаторов механического типа. Гидроциклон (рис. 2). Аппараты такого типа получили очень быстрое распространение.
К достоинствам их следует отнести низкую стоимость, возможность обеспечения особо тонкого разделения и разделения при высоком содержании твердого вещества в сливе.
Гидроциклон работает под давлением, создаваемым "посредством статического напора или насоса. Исходная смесь (питание) поступает в цилиндрическую часть аппарата тангенциально. Это обусловливает создание в гидроциклоне центрифугирующего эффекта и завихрений. Через крышку аппарата проходит труба, предназначенная для удаления верхнего продукта (слива). Крупные твердые частицы движутся в направлении постепенно сужающегося конуса и удаляются из него в истинно обезвоженном виде.

Рис.1. Конусный классификатор
Известно много различных по конструкции и размерам гидроциклонов. Например, пластмассовые гидроциклоны «Дорр Клоун» имеют размер карандаша диаметром ~ 10 мм.
Изготавливаются также гидроциклоны диаметром до 1200 мм
из мягкой стали, защищенной резиной, или из нержавеющей стали.

Рис. 2 Гидроциклон.
Широкое применение находят фарфоровые аппараты диаметром от до 100 мм.
В пищевой промышленности США введены стандарты на специальные типы гидроциклонов диаметром 6 дюймов (152 мм)
из нейлона. Небольшие аппараты для тонкого разделения, соединенные с помощью труб, обычно работают параллельно (до 480 циклонов диаметром 10 мм).
Большие аппараты можно использовать по отдельности или при необходимости соединять их наружным трубопроводом.

Рис. 3 Схема гидроциклона для очистки воды от тяжелых механических примесей.
При измельчении с замкнутым циклом (особенно для процессов с повторным дроблением и тонким разделением) гидроциклон может заменить более дорогие чановые классификаторы. Можно его использовать также для разделения, соответствующего 0,2—0,3 мм
при размоле с замкнутым циклом.
Гидроциклоны получили широкое применение в химической промышленности, например, при получении известкового молока, удалении углеродсодержащего материала в производстве фосфорной кислоты, при промывании тонких урановых пульп в открытом цикле, при классификации кристаллов в магме и т. п Стоимость таких аппаратов колеблется от нескольких долларов для одиночных аппаратов диаметром 10 мм
до нескольких тысяч долларов для батарейных установок в закрытых корпусах. При отсутствии в аппарате статического напора к стоимости циклона следует добавить стоимость насосной установки.
Описание процесса очистки сточных вод
Сточные воды различных отраслей промышленности содержат переменные количества разнообразных примесей. Некоторые свойства этих примесей могут служить причиной недопустимости спуска сточных вод в естественные водоемы; с другой стороны, отдельные примеси представляют некоторую ценность, экономически оправдывающую их извлечение. Поэтому методы очистки промышленных сточных вод можно разбить на две категории: 1) деструктивные, предусматривающие разрушение примесей или перевод их в безвредные для водоема соединения; 2) регенеративные, имеющие целью извлечение и утилизацию примесей.
Находящиеся в воде загрязнения подразделяются на газообразные, жидкие и твердые и находятся в воле во взвешенном, коллоидном или растворенном состоянии.
В зависимости от природы и физического состояния загрязнений при очистке сточных вод применяются различные способы их обработки. Первые из них основаны на отделении примесей механическим или физическим путем (отстаивание, фильтрование, кристаллизация, испарение), вторые—на извлечении примесей физико-химическим путем, главным образом диффузионными процессами (аэрация, экстракция, адсорбция, отгонка с водяным паром), третьи—на изменении состава сточной жидкости вследствие процессов окисления, нейтрализации или других химических реакций.
Выбор того или иного метода очистки обусловливается количественной и качественной характеристикой сточных вод, а также суммой местных условий.
Ниже рассмотрены принципы основных методов, технологические схемы обработки и теория расчета процессов и сооружений.
Усреднение сточных вод
Для усреднения (выравнивания) концентрации сточных вод их взаимодействием применяют пруды и специальные резервуары-усреднители.
Резервуары-усреднители имеют относительно большую емкость; усреднение сточной жидкости достигают перемешиванием вновь поступающих ее порций с водой пруда. Эффективность усреднения, зависящая от струйности потока воды в пруде, ветровых течений, колебания температуры воды и т. п., недостаточно высока.
Усреднение в разервуарах-усреднителях достигают принудительным перемешиванием вновь поступающей сточной жидкости с содержанием резервуара. Перемешивание происходит из-за усиленной струйности потока, создаваемой путем устройства перегородок в резервуаре или механизированными мешалками (рис. 1); вместо мешалок нередко используется сжатый воздух.
Полной автоматичностью работы и отсутствием механизмов для перемешивания отличаются усреднители, действующие по принципу дифференцирования потока.

Рис. 1. Механизированная мешалка
1—подача сточной воды; 2 —
выпуск сточной 3 —
выпуск осадка
Усреднители проектируют прямоугольной или круглой формы.
Емкость и размеры усреднителей определяют на основании данных о колебании концентрации усредняемого стока и требуемой степени усреднения.

Рис. 2. Круглый усреднитель концентраций сточных вод
1 — подача сточной воды; 2 —
распределительный лоток; 3 —
глухая перегородка; 4 —
продольные или кольцевые перегородки; 5 — сборные желоба; 6 —
отвод сточной воды
Изменение концентрации производственных сточных вод имеет цикличный характер или является незакономерным. В первом случае средняя концентрация стока за один цикл соответствует средней концентрации его за сутки, а расчетная продолжительность усреднения равна продолжительности одного цикла.
При отсутствии цикличности в изменении концентрации усредняемого стока расчет ведут по наиболее неблагоприятному участку графика изменения концентрации.
В практических условиях чаще всего приходится исходить не из средней концентрации сточных вод за какой-то период времени, а из максимально допустимой ее величины, обусловленной теми или иными требованиями. Роль усреднителя в этих случаях сводится к сглаживанию «пик» концентрации; его емкость получается значительно меньше, чем в случаях необходимости обеспечивать среднюю концентрацию сточных вод.
При усреднении сточных вод, содержащих значительные количества взвешенных веществ, и недопустимости выпадения их в усреднителе расчетные скорости в коридорах должны быть не меньше скорости в подводящем сточную воду канале. При отсутствии возможности обеспечить такие скорости следует предусматривать меры по взмучиванию осадка (например, подачу сжатого воздуха).
Для обеспечения равномерного распределения сточной жидкости по всей глубине усреднителей необходимо предусматривать специальные распределительные устройства. Строительный материал для усреднителей выбирают с учетом химического состава сточных вод.
Механическая очистка
А. Отстаивание
Исходными материалами для расчета отстойников служат данные о расходе сточной жидкости, скорости осаждения (гидравлической крупности) или всплывания содержащихся в ней механических примесей, удельном весе механических примесей, а также данные " плотности воды.
Основная масса воды в отстойниках с подвижными водораспределительными и водосборными устройствами находится в покое, поэтому осаждение взвешенных веществ в них происходит с той же скоростью, что и в лабораторных условиях.
Подача воды в отстойник и отвод осветленной воды производятся при помощи свободно вращающегося лотка, разделенного продольной перегородкой на две части.
Щелевое днище выполнено в виде жалюзийной решетки, сквозь щели которой проваливаются тяжелые, влекомые по дну частицы.
Струенаправляющие лопатки водораспределительной решетки имеют обтекаемую форму и могут быть повернуты на любой угол; размещаются они таким образом, чтобы продолжительность пребывания отдельных струй в отстойнике практически была одинаковой; допускается равномерное размещение лопаток.
Водосбросный лоток имеет водонепроницаемые стенки и днище. Из лотка вода отсасывается сифоном в отводной наружный желоб. Сифон снабжен регулятором расхода (дроссельным клапаном), связанным системой рычагов с поплавком.
Этот вариант отвода отстоянной воды может быть применен при реконструкции существующих радиальных отстойников. Для вновь строящихся сооружений более рационально отводить осветленную жидкость по лотку в центр отстойника, оттуда — трубой под днище и далее дюкером за пределы сооружения.
Б. Осаждение взвешенных веществ в гидроциклонах
Сточные воды могут быть очищены от грубых тяжелых примесей в гидроциклонах.
В настоящее время применяют циклоны диаметром до 0,35 м
и производительностью от 90 до 130 м2
/ч
по воде.
В. Флотация
Флотация в ряде случаев может заменить отстаивание.
Диспергирование воздуха в обрабатываемой жидкости может быть осуществлено при помощи пористых пластин, подачей воздуха во всасывающую трубу насосов созданием пересыщенного раствора воздуха (напорная флотация), при помощи механических импеллерных машин и путем подачи воздуха через сопла малого диаметра (пневматическая флотация).
Пористые пластины, как правило, необратимо засоряются, что приводит к повышению давления перед пластинами и их разрушению.
Подача воздуха во всасывающую трубу насоса производится от компрессора или при помощи эжектора Образовавшаяся в насосе смесь воды и воздуха подается в открытую емкость (горизонтальный отстойник) где пузырьки воздуха, всплывая на поверхность, флотируют из воды механические примеси; очищенная вода и пена с извлеченными из воды примесями удаляются раздельно.
Недостатком этого метода флотации является трудность точного регулирования подачи воздуха. Небольшое (~10%) его превышение против расчетного нарушает нормальную работу насоса; заниженное количество воздуха ухудшает эффект флотации.
Колесо насоса диспергирует воздух в основном на относительно крупные пузырьки; это делает приведенный метод недостаточно эффективным, особенно при флотации мелких частиц.
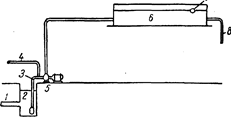
Схема флотационной установки по этому методу показана на рис. 3

Рис. 3. Схема флотационной установки при подаче воздуха во всасывающую трубу насоса.
1 — трубопровод сточной воды; 2
— приемный холодей; 3 —
всасывающая труба; 4
— воздухопровод; 5 —
насос; б—открытая емкость; 7—труба для сбора пены; ^—трубопровод очищенной воды
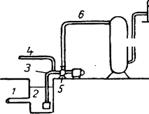
Флотация пузырьками воздуха, выделяющимися из его пересыщенного раствора, является более эффективной. Пересыщенный раствор воздуха создают либо выдерживанием смеси воды с воздухом под давлением (рис. 4), либо под достаточно глубоким вакуумом.

Рис. 4. Схема флотационной установки с выделением воздуха из раствора
1 — трубопровод сточной воды: 2 —
приемный колодец; 3—
всасывающая труба насоса; 4—
воздухопровод; 5 —
насос; 6
и 8 — напорные трубопроводы; 7 — напорный резервуар; 9—
открытая емкость; 10—
труба для сбора пены; 11 — трубопровод очищенной воды.
Первый способ создания пересыщенного раствора воздуха имеет преимущества перед вторым, так как он позволяет регулировать степень пересыщения, подбирая ее в соответствии с требуемым эффектом флотации.
Как и по приведенному выше методу флотации, пересыщенная воздухом вода подается в открытый резервуар-отстойник, где вследствие снижения давления до атмосферного происходят бурное воздухоотделение и флотация нерастворимых примесей.
Растворимость газа в воде зависит от температуры. давления и продолжительности насыщения. Температура поступающих на флотационные установки сточных вод практически не поддается регулированию, давлении же и продолжительность насыщения могут быть изменяемы в желаемых пределах.
Г. Фильтрование
Фильтрование применяют при очистке воды от содержащихся в ней грубодисперсных примесей, а также масел и смол. В качестве фильтрующего материала применяют пористые и сыпучие материалы (песок, антрацитовую крошку, кокс, бурый уголь, торф и др.), а также металлические сетки и различные ткани (в том числе ткани из искусственного волокна). В практике различают следующие способы фильтрования: безнапорное, напорное и фильтрование под вакуумом.
Наиболее распространенными являются сетчатые и тканевые фильтры; их применяют для удаления из воды взвешенных веществ, а также для обезвоживания осадка. Эти фильтры, преимущественно вакуумные, получили распространение на предприятиях целлюлозно-бумажной промышленности (фильтры Вако, Кинцле).
Фильтры из пористых материалов применяют в основном для задержания масел, смол и мелких нерастворенных примесей.
Химическая очистка производится несколькими способами:
- Нейтрализация сточных вод (3 способа):
1. Фильтрационный способ (при помощи вертикальных или горизонтальных фильтров)
2. Реагентный способ (нейтрализуют сточную воду реагентами)
3. Способ использования нейтрализующей способности водоема.
- Обезвреживание сточных вод, содержащих токсичные компоненты
1. Извлечение хрома и кадмия
2. Извлечение меди
3. Извлечение свинца
4. Извлечение фтора
5. Удаление цианитов.
Существует несколько физико-химических методов очистки сточных вод:
1.
Экстракция. Экстракционный метод очистки сточных вод основан на том, что при тщательном перемешивании двух взаимно нерастворимых жидкостей (например воды и бензола) всякое иное вещество, находящееся в растворе, распределиться между ними соответственно своей растворимости в этих жидкостях.
2.
Эвапорация. Выпаривание применяют при очистке сточных вод от летучих с водяным паром органических веществ в периодически действующих аппаратах или непрерывно действующих дистилляционных колоннах.
3.
Аэрация. Физико-химическая сущность очистки сточных вод методом аэрации заключается в окислении содержащихся в них примесей кислородом воздуха, а также в переходе растворенных летучих веществ в газовую фазу.
4.
Выпаривание. Выпаривание сточных вод применяют для увеличения концентрации содержащихся в ней солей и ускорения последующей кристаллизации.
5.
Кристаллизация. Очистка сточных вод методом кристаллизации основана на выделении из сточной жидкости кристаллов загрязняющего ее вещества, образующихся при естественном или искусственном ускорении испарения жидкости.
6.
Адсорбция. Очистка сточных вод методом адсорбции осуществляется двумя путями: 1) введением в очищаемую сточную жидкость определенных количеств сорбента с последующим перемешиванием и отстаиванием; 2) фильтрование воды через слой сорбента.
Биологическая очистка, а чаще доочистка сточных вод производится на локальных или общегородских очистных сооружениях.
Список использованной литературы
1. Дитяча енциклопедія В.У Тесль. «На перехрестях екології». М.:Думка, 1985.
2. Кэррингтон Р.; Біологія моря; Ленінград; 1966 рік
3. АК Бубнов А.Ю., Михайлов М.К. «Управляем ли мы процессом урбанизации?», М. 1995
4. Справочник проектировщика. Канализация населенных мест и промышленных предприятий, Под ред. Г.М. Федоровского, М. – 1963.
5. Справочник инженера-химика. В 2-х томах. Том второй. Под.ред Н.М. Жаворонкова, Л. «Химия», - 1969.
|